计算机毕业设计:Python空气污染数据分析可视化系统 Django框架 可视化 数据分析 Prophet时间序列 大数据 大模型 深度学习(建议收藏)✅
博主介绍:✌全网粉丝10W+,前互联网大厂软件研发、集结硕博英豪成立工作室。专注于计算机相关专业项目实战6年之久,选择我们就是选择放心、选择安心毕业✌
> 🍅想要获取完整文章或者源码,或者代做,拉到文章底部即可与我联系了。🍅🍅感兴趣的可以先收藏起来,点赞、关注不迷路,大家在毕设选题,项目以及论文编写等相关问题都可以给我留言咨询,希望帮助同学们顺利毕业 。🍅
1、毕业设计:2026年计算机专业毕业设计选题汇总(建议收藏)✅
2、大数据毕业设计:2026年选题大全 深度学习 python语言 JAVA语言 hadoop和spark(建议收藏)✅
1、项目介绍
技术栈
采用 Python 语言开发,基于 Django 框架搭建后端服务,前端使用 Echarts 实现数据可视化,结合 HTML 构建页面结构,运用 Prophet 时间序列算法模型进行空气质量预测。
功能模块
· 系统主页
· 综合评估分析
· 分布与相关性分析
· 数据中心
· 趋势与对比分析
· 空气质量预测
· 主要污染物预测
· 登录
· 后台数据表管理
项目介绍
本系统基于 Django 框架构建空气质量分析可视化平台,对城市空气质量数据进行多维度分析与展示。系统提供综合评估分析、分布与相关性分析、趋势对比分析等模块,通过词云图、雷达图、饼图、散点图、折线图、柱状图等形式直观呈现空气质量等级、污染物浓度及 AQI 变化趋势。数据中心支持数据的筛选查询与集中管理,后台提供数据增删改查与导出功能。基于 Prophet 时间序列算法,系统可预测未来多日的 AQI 及主要污染物浓度变化。
2、项目界面
空气质量分析可视化系统主页
该页面为空气质量分析可视化系统主页,展示系统欢迎信息与介绍,呈现实时监测、智能预测、深度分析三大核心功能模块,同时说明前后端技术栈,用于系统功能概览与技术架构展示。
空气质量分析可视化系统综合评估分析页
该页面为空气质量分析可视化系统的综合评估分析板块,通过词云图展示城市空气质量等级特征,以雷达图呈现城市污染物浓度水平,辅助完成城市空气质量的综合评估。
空气质量分析可视化系统分布与相关性分析页
该页面为空气质量分析可视化系统的分布与相关性分析板块,通过饼图展示空气质量等级分布占比,以散点图呈现PM2.5浓度与AQI指数的相关性,直观分析区域空气质量分布与污染物关联规律。
空气质量分析可视化系统数据中心页
该页面为空气质量分析可视化系统的数据中心板块,以表格形式展示各城市空气质量相关数据,支持按字段筛选与搜索查询,可查看城市名称、污染物浓度等详细信息,实现空气质量数据的集中管理与查询。
空气质量分析可视化系统趋势与对比分析页
该页面为空气质量分析可视化系统的趋势与对比分析模块,通过折线图展示选定城市AQI指数随日期的变化趋势,以柱状图对比不同城市PM2.5平均浓度,直观呈现空气质量波动规律与城市间污染程度差异,辅助数据洞察与分析。
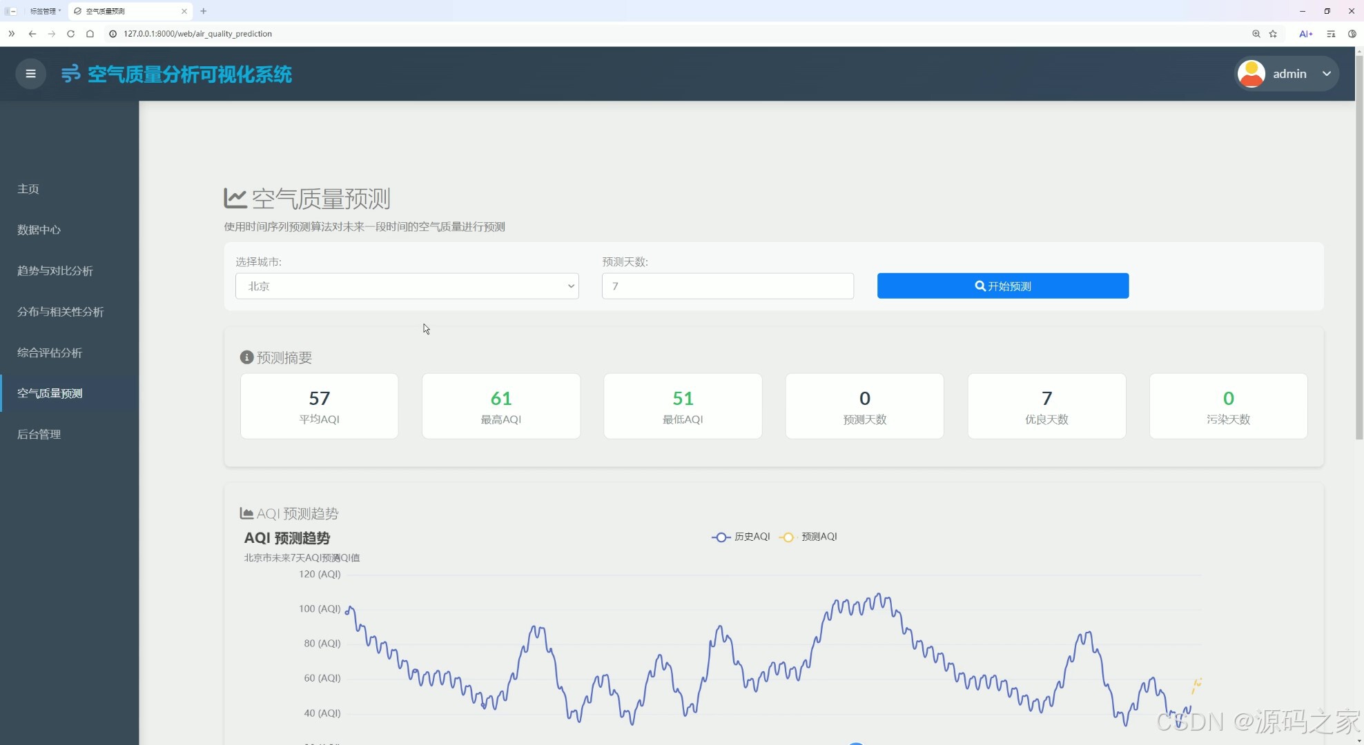
空气质量分析可视化系统空气质量预测页
该页面为空气质量分析可视化系统的空气质量预测模块,支持选择城市与预测天数,通过时间序列算法预测未来空气质量,展示预测摘要数据与AQI预测趋势图,直观呈现历史与预测的空气质量变化情况。

空气质量分析可视化系统主要污染物预测页
该页面为空气质量分析可视化系统的空气质量预测模块,通过多折线图展示选定城市未来多日各类主要污染物的浓度预测趋势,直观呈现各污染物的变化情况,辅助空气质量的精细化预测分析。

空气质量分析可视化系统主要污染物预测页
该页面为空气质量分析可视化系统的空气质量预测模块,通过多折线图展示选定城市未来多日各类主要污染物的浓度预测趋势,直观呈现各污染物的变化情况,辅助空气质量的精细化预测分析。

空气质量分析可视化系统登录页
该页面为空气质量分析可视化系统的登录入口,提供用户名或邮箱、密码输入框,支持记住我、忘记密码、立即注册等功能,用于验证用户身份,保障系统访问安全。

空气质量分析可视化系统后台数据表管理页
该页面为空气质量分析可视化系统的后台数据管理模块,以表格展示各城市空气质量数据,支持搜索筛选、增加删除、导出Excel等操作,实现空气质量数据的后台维护与管理。
3、项目说明
一、技术栈简要说明
本系统采用 Python 语言开发,基于 Django 框架搭建后端服务,前端使用 Echarts 实现数据可视化,结合 HTML 构建页面结构,运用 Prophet 时间序列算法模型进行空气质量预测。
二、功能模块详细介绍
· 系统主页
该页面为空气质量分析可视化系统主页,展示系统欢迎信息与介绍,呈现实时监测、智能预测、深度分析三大核心功能模块,同时说明前后端技术栈,用于系统功能概览与技术架构展示。
· 综合评估分析
该页面为系统的综合评估分析板块,通过词云图展示城市空气质量等级特征,以雷达图呈现城市污染物浓度水平,辅助完成城市空气质量的综合评估,帮助用户快速了解不同城市的空气质量状况分布。
· 分布与相关性分析
该页面为系统的分布与相关性分析板块,通过饼图展示空气质量等级分布占比,直观反映各等级所占比例;以散点图呈现 PM2.5 浓度与 AQI 指数的相关性,分析两者之间的关联规律,为污染物治理提供数据参考。
· 数据中心
该页面为系统的数据中心板块,以表格形式展示各城市空气质量相关数据,包括城市名称、各类污染物浓度等详细信息,支持按字段筛选与搜索查询,实现空气质量数据的集中管理与便捷查询。
· 趋势与对比分析
该页面为系统的趋势与对比分析模块,通过折线图展示选定城市 AQI 指数随日期的变化趋势,帮助用户把握空气质量波动规律;以柱状图对比不同城市 PM2.5 平均浓度,直观呈现城市间污染程度差异,辅助数据洞察与分析决策。
· 空气质量预测
该页面为系统的空气质量预测模块,支持用户选择城市与预测天数,通过 Prophet 时间序列算法预测未来空气质量,展示预测摘要数据与 AQI 预测趋势图,直观呈现历史数据与预测结果的空气质量变化情况。
· 主要污染物预测
该页面为系统的污染物预测模块,通过多折线图展示选定城市未来多日各类主要污染物的浓度预测趋势,涵盖 PM2.5、PM10、二氧化硫、二氧化氮等指标,直观呈现各污染物的变化情况,辅助空气质量的精细化预测分析。
· 登录
该页面为系统的登录入口,提供用户名或邮箱、密码输入框,支持记住我、忘记密码、立即注册等功能,用于验证用户身份,保障系统访问安全,确保不同用户拥有差异化的操作权限。
· 后台数据表管理
该页面为系统的后台数据管理模块,以表格形式展示各城市空气质量数据,支持搜索筛选、增加删除、导出 Excel 等操作,实现空气质量数据的后台维护与管理,方便管理员对数据进行更新和整理。
三、项目总结
本系统基于 Django 框架构建空气质量分析可视化平台,对城市空气质量数据进行多维度分析与展示。系统提供综合评估分析、分布与相关性分析、趋势对比分析等核心模块,通过词云图、雷达图、饼图、散点图、折线图、柱状图等多种图表形式,直观呈现空气质量等级分布、污染物浓度水平及 AQI 变化趋势。数据中心支持数据的筛选查询与集中管理,后台提供数据增删改查与 Excel 导出功能,便于数据维护。基于 Prophet 时间序列算法,系统可预测未来多日的整体 AQI 及各类主要污染物浓度变化,为用户提供空气质量预警与决策支持,适用于环境监测、健康出行、城市规划等应用场景。
4、核心代码
from django.shortcuts import render, get_object_or_404, reverse, redirect
from django.http import HttpResponse, HttpResponseRedirect
from django.contrib.auth.decorators import login_required
from django.core.paginator import Paginator
from django.utils import timezone
from datetime import timedelta
# Create your views here.
from . import models
from collections import Counter
@login_required
def index(request):
if request.method == 'GET':
# 获取最近的数据记录
recent_data = models.XinXi.objects.all().order_by('-datetiems')[:10]
# 获取搜索关键词
Search = request.GET.get('Search', '')
if Search:
# 如果有搜索关键词,按城市名称模糊搜索,并保持日期降序排序
results = models.XinXi.objects.filter(city__icontains=Search).order_by('-datetiems')
return render(request, 'fenxi/table.html', locals())
# 获取统计数据
city_count = len(list(set([i.city for i in models.XinXi.objects.all()])))
data_count = models.XinXi.objects.count()
# 获取最新AQI
latest_record = models.XinXi.objects.order_by('-datetiems').first()
latest_aqi = latest_record.AQI if latest_record else '--'
# 设置预测准确率
prediction_accuracy = "95%"
return render(request, 'fenxi/index.html', locals())
@login_required
def table_data(request):
if request.method == 'GET':
# 默认查询所有数据,并按日期从大到小排序
results = models.XinXi.objects.all().order_by('-datetiems') # 降序排序
# 获取搜索关键词
Search = request.GET.get('Search', '')
if Search:
# 如果有搜索关键词,按城市名称模糊搜索,并保持日期降序排序
results = models.XinXi.objects.filter(city__icontains=Search).order_by('-datetiems')
return render(request, 'fenxi/table.html', locals())
@login_required
def fenxi(request):
if request.method == 'GET':
citys = list(set([i.city for i in models.XinXi.objects.all()]))
citys.sort()
city = request.GET.get('city')
if not city:
city = '北京'
# 按日期从小到大排序
datas1 = models.XinXi.objects.filter(city=city).order_by('datetiems')
# 质量折线图
count_AQI = []
count_name = []
for resu in datas1:
count_name.append(resu.datetiems)
count_AQI.append(resu.AQI)
# 各地区最新AQI
datas2 = datas1.order_by('-datetiems')[:1] # 获取最新的记录
zuijia_name = []
zuijia_shuju = []
for resu in datas2:
zuijia_name.append('AQI')
zuijia_shuju.append(resu.AQI)
zuijia_name.append('ranking')
zuijia_shuju.append(resu.ranking)
zuijia_name.append('PM2_5')
zuijia_shuju.append(resu.PM2_5)
zuijia_name.append('PM10')
zuijia_shuju.append(resu.PM10)
zuijia_name.append('So2')
zuijia_shuju.append(resu.So2)
zuijia_name.append('No2')
zuijia_shuju.append(resu.No2)
zuijia_name.append('Co')
zuijia_shuju.append(resu.Co)
zuijia_name.append('O3')
zuijia_shuju.append(getattr(resu, '_O3'))
return render(request, 'fenxi/fenxi.html', locals())
5、项目列表





6、源码获取方式
🍅由于篇幅限制,获取完整文章或源码、代做项目的,查看【用户名】、【专栏名称】就可以找到我啦🍅
感兴趣的可以先收藏起来,点赞、关注不迷路,下方查看👇🏻获取联系方式👇🏻
AtomGit 是由开放原子开源基金会联合 CSDN 等生态伙伴共同推出的新一代开源与人工智能协作平台。平台坚持“开放、中立、公益”的理念,把代码托管、模型共享、数据集托管、智能体开发体验和算力服务整合在一起,为开发者提供从开发、训练到部署的一站式体验。
更多推荐



所有评论(0)