把近5万个源文件喂给AI之前,我先做了一件事(附开源工具)
近5万个文件,AI说"我看不完"
你面前是一个五年历史的大型项目。
21个子项目,46000多个文件,C++、Java、ObjC、TypeScript四个技术栈混在一起。你刚接手,或者你就是原作者但已经半年没碰这块代码了。

你打开AI编程助手,让它帮你理清项目结构。
结果要么是token直接爆了——几万个源文件全部读一遍,几百万token打底,任何模型的上下文窗口都装不下。要么AI只扫了几个目录就开始一本正经地总结,告诉你"这是一个模块化设计良好的项目"。
你看了一眼那个塞满了.obj和Debug/目录的仓库,心想它可能在跟你开玩笑。
这不是AI的问题,是你喂给它的方式不对。
把几万个文件直接扔给AI,就像把一整个图书馆的书倒在桌上,跟人说"帮我总结一下"。信息量太大,没有结构,谁来都懵。
| 直接喂AI的后果 | 原因 |
|---|---|
| Token爆炸 | 46000个文件的源码 = 几百万token,塞不进任何模型 |
| 幻觉严重 | AI只看了冰山一角就开始"推断"全局,结论不可信 |
| 遗漏角落 | 藏在vendor目录里的过期三方库、构建垃圾永远不会被扫到 |
你得先帮它缩小范围、组织信息。
先给项目做个CT,再让AI读片
思路很简单:不要让AI直接读源码。先做一次高速扫描,把项目结构数据化,再把结构化数据喂给AI。
就像医生不会拿肉眼直接看你的骨头——先拍CT,再基于影像做诊断。
具体来说,你需要用脚本跑一遍整个项目目录,提取出这些结构化信息:
- 文件分类:哪些是项目自有代码、哪些是三方库、哪些是构建产物
- 体积分布:自有代码占多大、三方库占多大、垃圾文件占多大
- 技术栈分布:C++多少、Java多少、每个子项目用什么语言
- 三方库清单:每个库的名称、版本、许可证
- Git活跃度:哪些目录最近还有人改、哪些三年没人碰
这些信息汇总起来,就是项目的一份"结构化体检报告"。
为什么这样做比直接喂源码好?三条理由:
Token高效。 46000个文件的结构化摘要可能只有几千token,原始源码要几百万。这不是省钱的问题——是根本塞不塞得进去的问题。
不遗漏角落。 脚本扫描是穷举式的,每个文件、每个目录都会被统计。AI读代码是采样式的——它优先看README和入口文件,然后"推断"其余部分。那些藏在角落里的过期三方库、被提交进仓库的600多MB构建垃圾,AI自己翻,可能一辈子都翻不到。
分析质量暴涨。 你给AI一份清晰的全景数据,它能画出依赖拓扑、识别重复代码、发现安全风险。你让它自己瞎翻源码,它只能跟你说"这个函数可能有问题"。基于结构化数据的分析和基于零散片段的猜测,可信度完全不在一个量级。

实操:从46000个文件到一份审计报告
方法论说完了,来看实操。
我把这个流程做成了一个 Claude Code Skill,最近用它对自己的一个大型C++项目做了完整审计——21个子项目,46000多个源文件,四个技术栈。下面是完整过程。
第一步:高速预扫描
第一步跑预扫描脚本。不需要编译项目,不需要配置构建环境,纯Python零依赖。
python scripts/pre-scan.py /path/to/project -d ./scan-output
几秒钟扫完,输出结构化Markdown数据——三分类统计(项目代码/三方库/构建产物各占多大)、目录树、三方库清单、技术栈分布、Git活跃度。
大型monorepo会被自动识别并拆分。我的项目被拆成了21个子项目,每个单独生成一份扫描报告。
第二步:AI逐子项目深度分析
预扫描输出的Markdown,就是喂给AI的"CT片子"。
但AI拿到这份数据后,并不是把所有源文件从头到尾读一遍——那和直接喂源码没区别,token照样爆。它用的是一个三层策略:
- 文件名推断:先从目录结构和文件名判断每个模块的职责和技术栈,不读内容就能建立全局骨架
- 关键文件精读:每个模块只挑2-5个关键文件深读——构建配置、核心头文件、入口文件——用最少的token抓住模块本质
- 质量抽样:针对性地检查线程安全、内存管理、错误处理等维度,不做地毯式扫描
这个策略可以按需调整深度:快速摸底时每个模块只读1-2个文件,深度审计时扩展到5-10个。我这次用的是标准模式——46000个文件里,AI实际精读的可能不到500个,但对每个模块的判断准确度远超穷举式阅读。

分析分两轮:21个子项目先各自独立分析,然后做全局交叉审阅——找跨项目的重复代码、共享依赖、潜在冲突。
第三步:一份HTML报告,全局视图
分析完成后生成一份可交互的本地HTML报告。
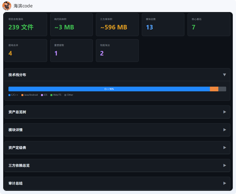
打开就是总览页面——21个子项目的卡片,每个展示文件数、体积、技术栈、判决分布。点击可以下钻到子项目详情。

点进其中一个子项目——一个跨平台RTSP播放器——数字就开始让人坐不住了:
自有代码只有3MB,三方库占了596MB。
整个项目里你实际写的代码连总体积的0.5%都不到。剩下99.5%是别人写的。而这些"别人写的"代码,你知道它们是什么版本、有没有已知漏洞吗?

我在46000个文件里发现了什么
扫描完成后,报告里的发现比我预想的触目惊心得多。
基础设施失控增殖
项目的基础库——线程、锁、缓冲、日志、H264解析——被完整复制到了30多个位置。不是引用,是复制粘贴。每份各自演进了好几年,接口已经不一致。编解码层15+份、编码器封装10+份、RTMP基础库12+份——整个项目的基础设施在失控增殖。
AI还自动理清了依赖层级:L0基础层被30+个项目依赖,动它就是动地基;L1协议层是中间件;L2业务层才是最终产品。一个L0层的API变更,可能导致30个项目同时编译不过。


8项严重风险 + 一堆过期依赖
全局风险扫描揪出了8项严重/高危问题——DataBuffer浅拷贝导致double-free、volatile bool全局误用(7+模块)、GPL v2许可证传染、4处硬编码exit(1)、636MB构建垃圾被提交进仓库。这些分散在不同子项目的角落里,靠人肉Review半年都发现不了。
三方依赖方面:FFmpeg还在用 2015年的2.x版本(avcodec-56),当前主线已到7.x;FreeImage用的是2013年的版本,项目已停止维护;gSOAP生成代码占了467MB。这些库以源码或DLL形式塞在目录里,npm/pip/Gradle统统管不了——你不扫描,根本不知道它们的存在。

四色判决:先删什么,再改什么
发现问题是第一步。关键是给出可执行的判决。
审计对32个模块逐一做出了四级定性:
| 判决 | 含义 | 动作 |
|---|---|---|
| 🟢 核心基石 | 架构合理,持续维护 | 保持现状 |
| 🟡 提纯合并 | 存在重复,需要收敛 | 多份副本合并为一份 |
| 🟣 重塑提取 | 架构有问题 | 重写或重新设计 |
| 🔴 彻底淘汰 | 已废弃或完全冗余 | 直接删除 |
以其中一个跨平台播放器子项目为例:13个模块,7个核心基石不用动、4个提纯合并、1个重塑提取、2个直接淘汰。
这不是拍脑袋——是扫完所有代码之后的数据驱动判断。

拿到判决后,优先行动清单也清楚了:
- 统一基础库:30+份副本收敛到一份,消除DataBuffer的double-free隐患
- 升级FFmpeg:从2015年的2.x升级到5.x+,统一Windows/Android版本
- 排查GPL传染:确认oRTP的GPL v2是否扩散到商业模块
- 合并SDK封装:多份重复的SDK层整合为统一接口
- 清理构建垃圾:删除Debug/ipch/obj,释放636MB空间
有了这份清单,再谈重构工期、人力分配、优先级排序,就不是空对空了。
方法论总结:让AI看懂大项目的正确姿势
回到方法论。不管你用什么AI工具、什么编程语言、多大的项目,这三步都适用:
- 先用脚本穷举扫描——把项目结构数据化:目录、文件、体积、技术栈、三方库、Git活跃度
- 把结构化数据喂给AI——而不是让它自己翻源码
- AI基于结构化数据做深度分析——给出可执行的行动建议
这三步,把AI从"盲人摸象"变成"精准读片"。
本文的扫描和分析流程,我用的是 repo-scan——一个开源的 Claude Code Skill,一条命令完成全流程:预扫描 → AI分析 → HTML报告。Python 3 零依赖,C++/Android/iOS/Web 四大技术栈全覆盖。
如果你也有一个"看不清全貌"的大项目,试试先给它做个CT。
更多 AI 工程实战,欢迎加入我的专栏:AI工具实战
本文所使用的repo-scan地址:https://github.com/haibindev/repo-scan
作者:海滨code | 10年+码农,曾任某互联网大厂技术专家。常年专注于原生应用和高性能服务器开发、视频传输和处理技术以及AI个人生产力研究。
公众号:海滨code | 交流请加WX:hbstream(个人主页:https://haibindev.github.io/),转载请注明作者和出处
AtomGit 是由开放原子开源基金会联合 CSDN 等生态伙伴共同推出的新一代开源与人工智能协作平台。平台坚持“开放、中立、公益”的理念,把代码托管、模型共享、数据集托管、智能体开发体验和算力服务整合在一起,为开发者提供从开发、训练到部署的一站式体验。
更多推荐


所有评论(0)