计算机毕业设计:Python城市天气预警与生活指数分析系统 Flask框架 集成学习 可视化 和风天气 API 数据分析 大数据 AI (建议收藏)✅
博主介绍:✌全网粉丝50W+,前互联网大厂软件研发、集结硕博英豪成立工作室。专注于计算机相关专业项目实战8年之久,选择我们就是选择放心、选择安心毕业✌
> 🍅想要获取完整文章或者源码,或者代做,拉到文章底部即可与我联系了。🍅🍅感兴趣的可以先收藏起来,点赞、关注不迷路,大家在毕设选题,项目以及论文编写等相关问题都可以给我留言咨询,希望帮助同学们顺利毕业 。🍅
1、毕业设计:2026年计算机专业毕业设计选题汇总(建议收藏)✅
2、大数据毕业设计:2026年选题大全 深度学习 python语言 JAVA语言 hadoop和spark(建议收藏)✅
1、项目介绍
技术栈
采用 Python 语言开发,基于 Flask 框架搭建后端服务,使用 MySQL 数据库进行数据存储,整合 requests 爬虫技术与和风天气 API 获取气象数据,运用随机森林回归、梯度提升回归及随机森林分类的集成学习算法构建天气预测模型,前端采用 Echarts 实现数据可视化。
功能模块
· 用户登录注册
· 多维度气象数据可视化
· 各省份天气地图
· 数据大屏
· 城市实时天气查询
· 未来天气预报
· 天气预警监测
· 历史数据查询
· 空气质量监测
· 生活指数查询
· 集成学习天气预测
· 管理员后台数据管理
项目介绍
本系统基于 Flask 框架构建气象综合管理平台,通过爬虫技术和和风天气 API 采集多城市气象数据,存入 MySQL 数据库。系统面向普通用户提供注册登录、实时天气、未来预报、预警监测、历史查询、空气质量及生活指数查询等功能,并通过 Echarts 展示温度极值、风速湿度 TOP10、省份天气地图及数据大屏等可视化模块。创新集成随机森林回归、梯度提升回归与随机森林分类算法,实现未来 7 天天气预测并与 API 数据对比。管理员端可对用户及气象数据进行增删改查管理。
2、项目界面
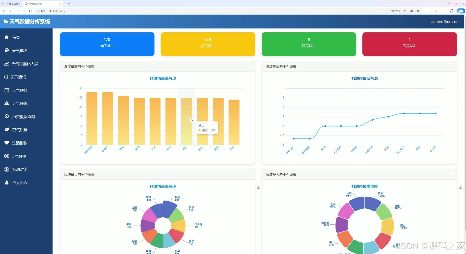
天气数据分析系统首页整合天气数据概览与多维度可视化分析功能,标题为天气数据分析系统,页面呈现晴天、阴天、雨天等城市数量统计,同时通过柱状图、折线图、环形图展示各城市最高气温、最低气温、最高风速及最高湿度等关键气象指标的分布特征,直观呈现气象数据的空间与类别规律。
天气数据分析系统的中国天气地图页面,提供数据类型选择模块,可展示温度、体感温度、风力等级等气象要素,以中国地图为载体呈现气象要素的空间分布,同时展示相关统计信息与操作提示,直观展现全国气象分布特征。
天气数据可视化大屏页面,以中国地图为核心展示城市天气记录分布,同时呈现一线城市温度变化、城市天气类型数量、温度分布、天气类型分布、风向分布等多维度气象数据可视化模块,直观展现全国气象数据的时间与空间特征。

天气数据分析系统的实时天气查询页面,提供城市名称输入与常用城市快捷选择功能,支持查询天气与强制刷新操作,可展示目标城市的实时天气状况、体感温度、能见度、相对湿度、大气压强、风力信息、天空状况等多维度实时气象数据。

天气数据分析系统的天气预报页面,提供城市名称输入、常用城市快捷选择与预报天数选择功能,支持搜索天气操作,可展示目标城市未来多日的天气表格数据,同时呈现最高温度与最低温度的变化趋势图表,直观展现城市未来气象变化情况。
天气数据分析系统的天气预警监测页面,提供城市名称输入与查询功能,支持全国主要城市与中文城市名称查询,展示历史预警记录,呈现天气预警信息与数据统计,助力用户精准掌握区域天气预警动态与气象风险状况。
天气数据分析系统的历史数据查询页面,提供城市名称输入、日期选择与常用城市快捷选择功能,支持查询操作,以表格形式展示目标城市的历史气象数据,包含日期、最高温度、最低温度、天气、风向等多维度历史气象信息,直观呈现城市历史气象变化情况。
天气数据分析系统的空气质量监测页面,提供城市名称输入与常用城市快捷选择功能,支持查询空气质量、刷新与清空操作,展示目标城市的AQI空气质量指数、主要污染物浓度等多维度空气质量数据,同时提供健康建议,直观呈现城市空气质量状况与健康影响提示。

该页面展示了天气数据分析系统的生活指数查询功能模块,支持城市名称输入与常用城市快速选择,可展示穿衣、洗车、感冒、运动、旅游、紫外线等多维度生活指数相关数据,通过卡片式布局呈现各生活指数详情,直观为用户提供基于天气条件的各类生活活动适宜性参考信息。
天气数据分析系统的集成学习天气预测页面,提供城市与预测天数选择功能,基于多模型融合算法,可展示目标城市未来多日的天气预测数据,以卡片形式呈现每日天气状况、最高温度、最低温度等气象信息,直观展现城市未来气象变化趋势,为用户提供精准的天气预测服务。

天气数据分析系统的用户登录页面,提供邮箱与密码输入框,支持用户登录操作,同时提供注册新用户与管理员登录入口,是进入系统的身份验证入口,保障系统访问安全,为不同权限用户提供对应的系统访问通道。
天气数据分析系统管理后台的实时天气管理页面,提供城市搜索与添加数据功能,以表格形式展示各城市的实时气象数据,包含温度、体感温度、天气情况等多维度气象信息,支持编辑与删除操作,同时可切换不同气象数据分类,实现气象数据的集中管理与维护。
3、项目说明
一、技术栈简要说明
本系统采用 Python 语言开发,基于 Flask 框架搭建后端服务,使用 MySQL 数据库进行数据存储,整合 requests 爬虫技术与和风天气 API 获取气象数据,运用随机森林回归、梯度提升回归及随机森林分类的集成学习算法构建天气预测模型,前端采用 Echarts 实现数据可视化。
二、功能模块详细介绍
· 用户登录注册
该页面提供邮箱与密码输入框,支持用户登录操作,同时提供注册新用户与管理员登录入口,是进入系统的身份验证入口,保障系统访问安全,为不同权限用户提供对应的系统访问通道。
· 多维度气象数据可视化
系统首页整合天气数据概览,呈现晴天、阴天、雨天等城市数量统计,通过柱状图、折线图、环形图展示各城市最高气温、最低气温、最高风速及最高湿度等关键气象指标的分布特征,直观呈现气象数据的空间与类别规律。
· 各省份天气地图
该页面提供数据类型选择模块,可展示温度、体感温度、风力等级等气象要素,以中国地图为载体呈现气象要素的空间分布,同时展示相关统计信息与操作提示,直观展现全国气象分布特征。
· 数据大屏
该页面以中国地图为核心展示城市天气记录分布,同时呈现一线城市温度变化、城市天气类型数量、温度分布、天气类型分布、风向分布等多维度气象数据可视化模块,直观展现全国气象数据的时间与空间特征。
· 城市实时天气查询
该页面提供城市名称输入与常用城市快捷选择功能,支持查询天气与强制刷新操作,可展示目标城市的实时天气状况、体感温度、能见度、相对湿度、大气压强、风力信息、天空状况等多维度实时气象数据。
· 未来天气预报
该页面提供城市名称输入、常用城市快捷选择与预报天数选择功能,支持搜索天气操作,可展示目标城市未来多日的天气表格数据,同时呈现最高温度与最低温度的变化趋势图表,直观展现城市未来气象变化情况。
· 天气预警监测
该页面提供城市名称输入与查询功能,支持全国主要城市与中文城市名称查询,展示历史预警记录,呈现天气预警信息与数据统计,助力用户精准掌握区域天气预警动态与气象风险状况。
· 历史数据查询
该页面提供城市名称输入、日期选择与常用城市快捷选择功能,支持查询操作,以表格形式展示目标城市的历史气象数据,包含日期、最高温度、最低温度、天气、风向等多维度历史气象信息。
· 空气质量监测
该页面提供城市名称输入与常用城市快捷选择功能,支持查询空气质量、刷新与清空操作,展示目标城市的 AQI 空气质量指数、主要污染物浓度等多维度空气质量数据,同时提供健康建议。
· 生活指数查询
该模块支持城市名称输入与常用城市快速选择,可展示穿衣、洗车、感冒、运动、旅游、紫外线等多维度生活指数相关数据,通过卡片式布局呈现各生活指数详情,为用户提供基于天气条件的生活活动适宜性参考。
· 集成学习天气预测
该页面提供城市与预测天数选择功能,基于随机森林回归、梯度提升回归与随机森林分类的多模型融合算法,展示目标城市未来多日的天气预测数据,以卡片形式呈现每日天气状况、最高温度、最低温度等气象信息。
· 管理员后台数据管理
该页面提供城市搜索与添加数据功能,以表格形式展示各城市的实时气象数据,包含温度、体感温度、天气情况等多维度气象信息,支持编辑与删除操作,同时可切换不同气象数据分类,实现气象数据的集中管理与维护。
三、项目总结
本系统基于 Flask 框架构建气象综合管理平台,通过爬虫技术和和风天气 API 采集多城市气象数据,存入 MySQL 数据库。系统面向普通用户提供注册登录、实时天气、未来预报、预警监测、历史查询、空气质量及生活指数查询等功能,并通过 Echarts 展示温度极值、风速湿度 TOP10、省份天气地图及数据大屏等可视化模块。创新集成随机森林回归、梯度提升回归与随机森林分类算法,实现未来 7 天天气预测并与 API 数据对比。管理员端可对用户及气象数据进行增删改查管理,系统兼具可视化的直观性、查询的实用性与预测的智能化。
4、核心代码
from flask import Flask, render_template, request, redirect, session, jsonify
from userUtils.query import query
from userUtils.home import *
from map.utils import city_item
from Search.line import line
from Search.table import table
from history.search import search_history_weather
from prediction.forest import predict_weather, get_available_cities
import time
from admin_routes import admin_bp
import json
from warning_scheduler import start_warning_scheduler, stop_warning_scheduler, get_scheduler_status, force_update_warnings
import atexit
app = Flask(__name__, template_folder='templates')
app.secret_key = 'your_secret_key'
# 获取前台用户状态
def get_user_status():
"""
获取前台用户登录状态(不涉及管理员)
返回: email
"""
return session.get('email')
# 城市列表缓存
cities_cache = {
'data': None,
'timestamp': 0,
'expire_time': 3600 # 1小时过期
}
# 注册管理员蓝图
app.register_blueprint(admin_bp)
@app.route('/')
def every():
# 重定向到登录页面
return redirect('/login')
@app.route("/login", methods=['GET', 'POST'])
def login():
if request.method == "POST":
email = request.form.get('email')
password = request.form.get('password')
user = query('SELECT * FROM users WHERE email = %s AND password = %s', [email, password], 'select_one')
if user:
session['email'] = email
return redirect('/home')
else:
error_message = '账号或密码错误'
return render_template('login.html', error_message=error_message)
else:
return render_template('login.html')
@app.route("/register", methods=['GET', 'POST'])
def register():
if request.method == "POST":
username = request.form.get('username')
email = request.form.get('email')
password = request.form.get('password')
password_checked = request.form.get('passwordChecked')
if password != password_checked:
error_message = '两次密码输入结果不符,请重新输入.'
return render_template('register.html', error_message=error_message)
email_exists = query('SELECT * FROM users WHERE email = %s', [email], 'select_one')
if email_exists:
error_message = '该邮箱已被注册.'
return render_template('register.html', error_message=error_message)
user_exists = query('SELECT * FROM users WHERE username = %s', [username], 'select_one')
if user_exists:
error_message = '用户名已被注册.'
return render_template('register.html', error_message=error_message)
query('INSERT INTO users(username, email, password) VALUES(%s, %s, %s)', [username, email, password])
session['email'] = email
return redirect('/login')
else:
return render_template('register.html')
@app.route("/home")
def home():
email = get_user_status()
cloudy, sunny, rainy, snowy = count_weather()
highest_temperature, lowest_temperature = highest_lowest_temperature()
highest_wind, highest_humidity = highest_wind_humidity()
return render_template('home.html',
email=email,
sunny=sunny,
cloudy=cloudy,
rainy=rainy,
snowy=snowy,
highest_temperature=highest_temperature,
lowest_temperature=lowest_temperature,
highest_wind=highest_wind,
highest_humidity=highest_humidity,
is_admin=False)
5、项目列表





6、源码获取方式
🍅由于篇幅限制,获取完整文章或源码、代做项目的,查看我的【用户名】、【专栏名称】、【顶部选题链接】就可以找到我啦🍅
感兴趣的可以先收藏起来,点赞、关注不迷路,下方查看👇🏻获取联系方式👇🏻
AtomGit 是由开放原子开源基金会联合 CSDN 等生态伙伴共同推出的新一代开源与人工智能协作平台。平台坚持“开放、中立、公益”的理念,把代码托管、模型共享、数据集托管、智能体开发体验和算力服务整合在一起,为开发者提供从开发、训练到部署的一站式体验。
更多推荐



所有评论(0)