计算机毕业设计:Python全国气象监测与预报可视化系统 Flask框架 多元线性回归 气象 天气 机器学习 爬虫 数据分析 可视化 深度学习(建议收藏)✅
博主介绍:✌全网粉丝10W+,前互联网大厂软件研发、集结硕博英豪成立工作室。专注于计算机相关专业项目实战6年之久,选择我们就是选择放心、选择安心毕业✌
> 🍅想要获取完整文章或者源码,或者代做,拉到文章底部即可与我联系了。🍅🍅感兴趣的可以先收藏起来,点赞、关注不迷路,大家在毕设选题,项目以及论文编写等相关问题都可以给我留言咨询,希望帮助同学们顺利毕业 。🍅
1、毕业设计:2025年计算机专业毕业设计选题汇总(建议收藏)✅
1、项目介绍
技术栈
采用 Python 语言开发,基于 Flask 轻量级框架搭建后端服务,使用 MySQL 数据库进行数据存储与管理,通过 requests 库实现定时爬虫从中国天气网及全国气象站点抓取气象数据,并运用 scikit-learn 机器学习库中的多元线性回归算法构建预测模型。
功能模块
· 可视化功能模块
· 版本管理功能模块
· 用户管理功能模块
· 实时气象数据管理功能模块
· 爬虫管理功能模块
项目介绍
本系统是一个集数据采集、处理、预测与可视化于一体的全国气象数据平台。通过定时爬虫技术自动抓取各城市温度、降雨量、风速、空气质量等气象信息,经清洗整合后存入 MySQL 数据库。后端采用 Flask 框架搭建 Web 服务,前端结合 Echarts 实现气象数据的图表化展示,包括温度变化趋势、降雨量分布、空气质量排行等。系统基于多元线性回归算法对历史气象数据进行分析建模,实现对天气变化的预测功能,为用户提供科学及时的气象信息服务。
2、项目界面
(1)全国气象数据概况
该页面是气象数据分析系统的首页,左侧设有控制台、系统管理、数据管理、数据分析、系统日志等导航模块,主区域展示多类天气城市数量统计卡片,搭配气象数据表格及全国降雨量、温度、空气质量排行等可视化图表,直观呈现气象相关数据。

(2)全国各城市气象数据分析
该页面是气象数据分析系统的城市数据分析模块,左侧可切换各类气象管理功能,顶部支持按省份、城市检索气象数据,主区域展示城市基础气象信息,并配有温度、降雨量、风速、AQI等要素的变化趋势折线图,直观呈现城市气象数据的动态特征。

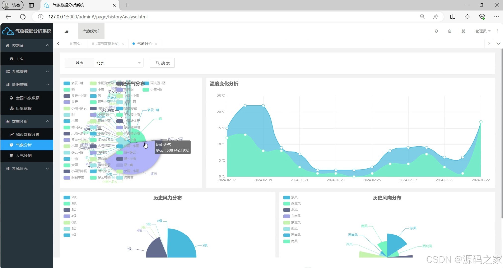
(3)气象数据分析
该页面集成了城市气象数据查询、多维度图表可视化分析功能,可展示天气类型分布、温度变化趋势、历史风力与风向分布等模块,以图表形式直观呈现各类气象指标的统计特征与动态走向。

(4)天气预报-----天气预测(机器学习多元线性回归预测算法)
该页面集成了城市气象数据管理、天气分析可视化功能,可展示城市气象数据统计、温度变化趋势、历史风力与风向分布等模块,支持城市维度的气象数据查询,通过图表直观呈现各类气象指标的动态特征与分析结果,同时提供系统管理相关的配置与操作入口,完整覆盖气象数据的查询、分析与管理全流程。

(5)全国气象数据管理
该页面集成了气象数据分析核心功能模块,涵盖控制台数据管控、全国气象数据历史查询、城市维度分析、天气预测可视化、系统日志管理等多元功能,可一键实现数据检索、趋势分析、报表生成与操作日志全流程闭环管理。

(6)注册登录界面
该页面是全国气象数据采集预测可视化系统的登录界面,设有登录账号和密码输入框,搭配立即登录按钮,同时提供注册账号入口,用于用户身份验证,是进入系统的专属入口,保障系统操作的权限安全。

(7)数据采集
该页面是气象数据分析系统的代码开发界面,展示了Python爬虫相关代码,用于实现全国各城市气象数据的采集功能,可抓取温度、风向、风力等气象信息,下方控制台同步输出数据爬取的运行日志,完成气象数据的自动化采集与存储,为系统提供数据支撑。

3、项目说明
一、技术栈简要说明
本系统采用 Python 语言开发,后端基于 Flask 轻量级框架搭建 Web 服务,使用 MySQL 数据库进行数据存储与管理。通过 requests 库实现定时爬虫,从中国天气网及全国气象站点抓取气象数据,并运用 scikit-learn 机器学习库中的多元线性回归算法构建预测模型。前端结合 HTML、CSS、JavaScript 及 Echarts 实现气象数据的可视化展示。
二、功能模块详细介绍
· 可视化功能模块
该模块负责将采集到的气象数据以图表形式直观呈现。用户可在全国气象数据概况页面查看多类天气城市数量统计卡片、气象数据表格以及全国降雨量、温度、空气质量排行等可视化图表。在全国各城市气象数据分析页面,可查看温度、降雨量、风速、AQI等要素的变化趋势折线图。气象数据分析页面则展示天气类型分布、温度变化趋势、历史风力与风向分布等图表,帮助用户理解气象指标的统计特征与动态走向。
· 版本管理功能模块
该模块用于管理系统不同版本的迭代与更新,记录各版本的功能变更、修复内容及发布时间,确保系统在升级过程中保持良好的可追溯性,便于后续维护与回溯。
· 用户管理功能模块
该模块提供注册登录界面,用户需输入账号和密码完成身份验证后方可进入系统。系统支持新用户注册账号,通过权限控制保障操作安全,确保不同用户拥有差异化的数据访问与操作权限。
· 实时气象数据管理功能模块
该模块集成了全国气象数据管理功能,涵盖控制台数据管控、全国气象数据历史查询、城市维度分析等子功能。用户可按省份、城市检索气象数据,查看城市基础气象信息,支持数据检索、趋势分析、报表生成等操作,实现气象数据的全流程闭环管理。
· 爬虫管理功能模块
该模块展示 Python 爬虫代码开发界面,通过定时爬虫技术从全国各大气象站点抓取温度、风向、风力等气象信息。下方控制台同步输出数据爬取的运行日志,完成气象数据的自动化采集、清洗与存储,为整个系统提供稳定的数据支撑。
三、项目总结
本系统是一个集数据采集、处理、预测与可视化于一体的全国气象数据综合平台。通过定时爬虫技术自动抓取各城市温度、降雨量、风速、空气质量等气象信息,经清洗整合后存入 MySQL 数据库。后端采用 Flask 框架搭建 Web 服务,前端结合 Echarts 实现气象数据的图表化展示,包括温度变化趋势、降雨量分布、空气质量排行等多个可视化维度。系统基于多元线性回归算法对历史气象数据进行分析建模,实现对天气变化的预测功能。此外,系统还具备版本管理、用户权限控制、实时气象数据管理及爬虫调度等完整功能模块,为用户提供了科学、及时、全面的气象信息服务。
4、核心代码
import joblib
"""
多元线性回归预测
"""
import os
import machine_learning.deal_data as deal_data
# 加载模型
module_path = os.path.dirname(__file__)
path = module_path + '/model.joblib'
model = joblib.load(path)
# 预测数据(cityname, record_date, high, low, weather, wd, ws)
def predict(cityname, record_date, high, low, weather, wd, ws):
city = cityname
cityname, record_date, high, low, weather, wd, ws = deal_data.transformer_item(cityname, record_date, high, low,
weather, wd, ws)
next_input = [float(cityname), float(record_date), float(high), float(low), float(weather), float(wd), float(ws)]
result = []
for i in range(1, 11):
record_date, record_str = deal_data.getNextDay(i)
pred_y = model.predict([next_input])[0]
next_input = [float(cityname), float(record_date)]
next_input.extend(pred_y)
result.append(
deal_data.de_transformer_item(city, record_str, pred_y[0], pred_y[1], pred_y[2], pred_y[3], pred_y[4]))
return result
if __name__ == '__main__':
print(predict("闵行", "2023-10-15", 34, 28, "阴", "东南风", 2))
5、项目列表





6、项目获取
🍅由于篇幅限制,获取完整文章或源码、代做项目的,查看我的【用户名】、【专栏名称】、【顶部选题链接】就可以找到我啦🍅
感兴趣的可以先收藏起来,点赞、关注不迷路,下方查看👇🏻获取联系方式👇🏻
AtomGit 是由开放原子开源基金会联合 CSDN 等生态伙伴共同推出的新一代开源与人工智能协作平台。平台坚持“开放、中立、公益”的理念,把代码托管、模型共享、数据集托管、智能体开发体验和算力服务整合在一起,为开发者提供从开发、训练到部署的一站式体验。
更多推荐



所有评论(0)