计算机毕业设计:Python二手车分析与定价系统 Django框架 可视化 线性回归 数据分析 机器学习 深度学习 AI 大模型(建议收藏)✅
博主介绍:✌全网粉丝10W+,前互联网大厂软件研发、集结硕博英豪成立软件开发工作室,专注于计算机相关专业项目实战6年之久,累计开发项目作品上万套。凭借丰富的经验与专业实力,已帮助成千上万的学生顺利毕业,选择我们,就是选择放心、选择安心毕业✌
> 🍅想要获取完整文章或者源码,或者代做,拉到文章底部即可与我联系了。🍅🍅感兴趣的可以先收藏起来,点赞、关注不迷路,大家在毕设选题,项目以及论文编写等相关问题都可以给我留言咨询,希望帮助同学们顺利毕业 。🍅
1、毕业设计:2026年计算机专业毕业设计选题汇总(建议收藏)✅
1、项目介绍
技术栈
Python语言、Django框架、ECharts可视化库、机器学习线性回归预测算法、HTML、训练集与测试集划分、模型评估(均方误差MSE)
功能模块
· 数据可视化分析大屏
· 城市和车型分析
· 里程与价格分析
· 上牌日期分析和颜色分析
· 词云图分析
· 数据中心
· 价格预测
· 注册登录
· 后台数据管理
项目介绍
该项目基于Django框架构建二手车数据可视化分析系统,集成ECharts实现多维度图表展示。系统将数据集按80%训练集与20%测试集划分,采用线性回归模型进行训练,并通过均方误差评估模型性能。用户可输入上牌年份与里程数,模型返回预测价格。平台涵盖市场概览大屏、城市车型分布、里程价格散点图、上牌趋势与颜色偏好、品牌词云、数据表格管理、价格预测及用户注册登录等模块,同时提供Django后台进行数据增删改查,实现从数据展示到智能定价的一体化分析。
2、项目界面
(1)数据可视化分析大屏
该页面为汽车数据可视化分析系统首页,整合品牌车种数、市场热门系列等数据概览模块,呈现市场分布地理可视化图表、热销车型榜单、用户时间占比环形图,还涵盖品牌起售价数据展示与系统后台功能导航,实现多维度汽车数据的可视化呈现与分析管理。
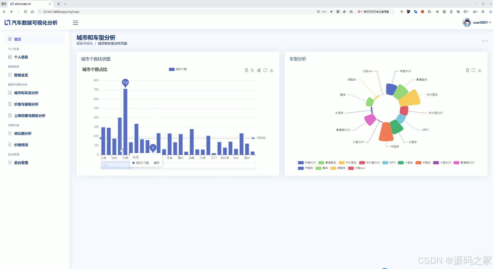
(2)城市和车型分析
该页面为汽车数据可视化分析系统的城市和车型分析页面,左侧通过柱状图展示不同城市的车辆分布情况,右侧通过环形雷达图呈现各类车型的占比分布,实现城市维度与车型维度的汽车数据可视化分析,辅助市场分布与车型结构的相关分析。
(3)里程与价格分析
该页面为汽车数据可视化分析系统的里程价格分析页面,上方设置系列选择与提交模块,可筛选指定车型,下方通过散点图直观呈现所选车型的里程与价格对应关系,实现特定车型里程和价格的关联分析,辅助车辆价格走势相关研究。

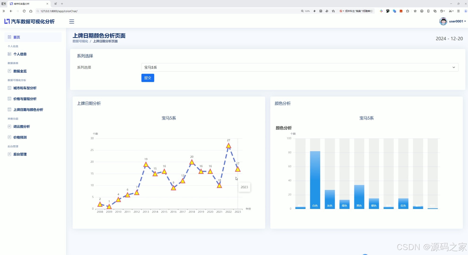
(4)上牌日期分析和颜色分析
该页面为汽车数据可视化分析系统的上牌日期与颜色分析页面,上方设置系列选择与提交模块,可筛选指定车型,左侧通过折线图展示所选车型的上牌日期分布趋势,右侧通过柱状图呈现该车型的车身颜色占比情况,实现车型上牌时间与颜色偏好的可视化分析。
(5)词云图分析
该页面为汽车数据可视化分析系统的词云图页面,通过词云图直观呈现汽车相关文本数据中各品牌等关键词的出现频次与热度分布,以不同字号和颜色区分热度,直观展示市场热门品牌与用户关注焦点,辅助汽车品牌市场热度的可视化分析。
(6)数据中心
该页面为汽车数据可视化分析系统的数据全览页面,以表格形式完整呈现各类汽车的品牌、系列、价格、里程等全维度原始数据,支持分页查看、搜索检索与Excel数据导出,实现汽车全量数据的统一管理、快速检索与导出操作,方便用户查看与分析原始数据。
(7)价格预测
该页面为汽车数据可视化分析系统的价格预测页面,提供系列选择、年份、公里数的输入与提交模块,可基于所选车型、年份与里程数据,通过算法计算并输出对应的预测价格,实现汽车价格的智能预测,为车辆交易定价提供参考。

(8)注册登录
该页面为汽车数据可视化分析系统的登录页面,提供用户名与密码输入区域,配备登录按钮、记住我选项及注册账号入口,实现用户身份验证、权限准入与账号注册功能,保障系统安全访问与用户管理。
(9)后台数据管理
该页面为汽车数据可视化分析系统的Django后台管理页面,展示汽车数据表列表,提供增加、删除等操作按钮,支持批量选择与全选操作,可对汽车数据进行增删管理,同时关联用户数据与权限管理模块,实现系统后台数据的统一维护与管理。
3、项目说明
一、技术栈简要说明
本系统后端采用Python语言与Django框架构建,负责业务逻辑处理、数据库交互及页面路由管理。前端可视化部分使用ECharts库生成各类交互式图表。在价格预测模块中,基于机器学习线性回归算法,将数据集按80%训练集与20%测试集划分,模型训练后通过均方误差(MSE)进行性能评估。前端页面使用HTML进行结构搭建,整体实现了数据展示与智能预测的融合。
二、功能模块详细介绍
· 数据可视化分析大屏
该页面为系统首页,集中展示了二手车市场的核心指标。页面整合了品牌车种数、市场热门系列等数据概览模块,并呈现市场分布地理可视化图表、热销车型榜单以及用户时间占比环形图。同时还展示了品牌起售价数据并配备系统后台功能导航,帮助用户从宏观层面快速把握二手车市场的整体状况。
· 城市和车型分析
此页面左侧采用柱状图展示不同城市的车辆分布数量,右侧通过环形雷达图呈现各类车型的占比情况。用户可以通过该模块直观对比各城市的二手车存量差异,同时了解不同车型在市场中的受欢迎程度,为区域市场策略和车型结构调整提供数据参考。
· 里程与价格分析
页面上方设置了系列选择下拉框与提交按钮,用户可筛选指定车型。下方通过散点图展示所选车型的里程数与价格之间的对应关系。该模块能够清晰呈现车辆行驶里程与售价的负相关趋势,帮助用户分析特定车型的价格随里程变化的规律。
· 上牌日期分析和颜色分析
该页面同样提供车型筛选功能。左侧使用折线图展示所选车型在不同上牌年份的数量分布趋势,右侧通过柱状图呈现车身颜色的占比情况。这一模块有助于了解二手车车龄结构以及消费者对车辆颜色的偏好特征。
· 词云图分析
该页面以词云图形式呈现汽车相关文本数据中的关键词,包括品牌名称、车型系列等。不同字号和颜色代表关键词出现的频次差异,字号越大表示热度越高。用户可以通过该模块快速识别市场中的热门品牌与用户关注焦点。
· 数据中心
此页面以表格形式完整展示所有汽车的原始数据,包括品牌、系列、价格、里程、上牌年份、颜色等全维度信息。表格支持分页查看、关键词搜索检索以及Excel文件导出功能,方便用户对数据进行统一管理、快速查找和二次分析。
· 价格预测
该页面提供系列选择、上牌年份输入、公里数输入以及提交按钮。用户填写相应信息后,系统调用训练好的线性回归模型进行预测,并返回预测价格结果。该模块为二手车买卖双方提供客观的定价参考,辅助交易决策。
· 注册登录
该页面包含用户名与密码输入区域,配备登录按钮、记住我选项以及注册账号入口。用户需先注册账号,通过身份验证后方可登录系统。该模块保障了系统的访问安全,并为后续个性化服务提供用户标识。
· 后台数据管理
该页面为Django框架自带的后台管理界面,展示了汽车数据表的列表视图。管理员可以执行增加、删除、批量选择及全选等操作,对汽车数据进行增删改查。同时该后台还关联用户数据与权限管理模块,实现了系统数据的统一维护。
三、项目总结
本项目基于Django框架整合ECharts可视化技术与线性回归预测算法,构建了一套功能完善的二手车数据可视化分析平台。系统覆盖了从数据概览大屏、多维度图表分析(城市车型、里程价格、上牌日期与颜色、词云热度)到原始数据管理、智能价格预测以及用户认证与后台维护等完整功能链条。通过训练集与测试集划分及均方误差评估,保证了价格预测模型的可靠性。该平台为二手车经销商、市场分析师及消费者提供了直观的数据展示与科学的定价参考,实现了数据驱动决策的价值。
4、核心代码
def cityChar(request):
username = request.session.get('username')
conn = user.connect_to_mysql()
Xdata, Ydata = getEchartsData.getCityData(conn)
resultData = getEchartsData.getmodelData(conn)
# 1、过滤掉 resultData 中的 None 名称
resultData = [
item for item in resultData if item['name'] is not None
return render(request, 'cityChar.html', {
'username': username,
'Xdata': Xdata,
'Ydata': Ydata,
'resultData': resultData,
})
def priceChar(request):
username = request.session.get(
'username'
)
conn = user.connect_to_mysql()
year, mon, day = getCarData.getNoWtime() # 获取时间
result = getCarData.getQianten(conn)
if request.method == 'POST':
series = request.POST.get('series')
result2 = getEchartsData.getSeriesData(conn,series)
return render(request, 'rateCharm.html', {
'username': username,
'nowTime': {
'year': year,
'mon': mon,
'day': day,
},
'result': result,
'result2':result2,
'seriesTwo':series,
})
return render(request, 'rateCharm.html', {
'username': username,
'nowTime': {
'year': year,
'mon': mon,
'day': day,
},
'result':result,
})
def colorChar(request):
username = request.session.get(
'username'
)
conn = user.connect_to_mysql()
year, mon, day = getCarData.getNoWtime() # 获取时间
result = getCarData.getQianten(conn)
if request.method == 'POST':
series = request.POST.get('series')
Xdata,Ydata = getEchartsData.getYearData(conn, series)
CXdata, CYdata = getEchartsData.getColorData(conn, series)
return render(request, 'ColorChar.html', {
'username': username,
'nowTime': {
'year': year,
'mon': mon,
'day': day,
},
'result': result,
'Xdata': Xdata,
'Ydata': Ydata,
'seriesTwo': series,
'CXdata': CXdata,
'CYdata': CYdata,
})
return render(request, 'ColorChar.html', {
'username': username,
'nowTime': {
'year': year,
'mon': mon,
'day': day,
},
'result': result,
})
def calprediction(request):
username = request.session.get(
'username'
)
conn = user.connect_to_mysql()
year, mon, day = getCarData.getNoWtime() # 获取时间
result = getCarData.getQianten(conn)
if request.method == 'POST':
series = request.POST.get('series')
pyear = request.POST.get('year')
mile = request.POST.get('mile')
predictPrice = predictprice.calculate(series,pyear,mile)
return render(request, 'calprediction.html', {
'username': username,
'nowTime': {
'year': year,
'mon': mon,
'day': day,
},
'Yseries':series,
'result': result,
'predictPrice': "预测价格为:"+str(round(predictPrice,4))+"万元",
'year':pyear,
'mile':mile
})
return render(request, 'calprediction.html', {
'username': username,
'nowTime': {
'year': year,
'mon': mon,
'day': day,
},
'result': result,
})
def exportExcel(request):
if request.method == 'POST':
conn = user.connect_to_mysql()
result = getCarData.getAlldata(conn)
workbook = Workbook()
# 创建一个工作表
worksheet = workbook.active
# 添加标题行
headers = list(result[0].keys())
for col_num, header in enumerate(headers, 1):
col_letter = get_column_letter(col_num)
cell = worksheet.cell(row=1, column=col_num, value=header)
cell.font = Font(bold=True)
# 添加数据
for row_num, row_data in enumerate(result, 2):
for col_num, key in enumerate(headers, 1):
worksheet.cell(row=row_num, column=col_num, value=row_data[key])
# 创建 HttpResponse 对象,设置内容类型和文件头
response = HttpResponse(content_type='application/vnd.openxmlformats-officedocument.spreadsheetml.sheet')
response['Content-Disposition'] = 'attachment; filename=exported_data.xlsx'
# 将 Excel 文件写入 HttpResponse
workbook.save(response)
return response
def detailIntroCloud(request):
username = request.session.get(
'username'
)
return render(request, 'detailIntroCloud.html', {
})
5、项目列表





6、项目获取方式
🍅由于篇幅限制,获取完整文章或源码、代做项目的,拉到文章底部即可看到个人联系方式。🍅
点赞、收藏、关注,不迷路,下方查看👇🏻获取联系方式👇🏻
AtomGit 是由开放原子开源基金会联合 CSDN 等生态伙伴共同推出的新一代开源与人工智能协作平台。平台坚持“开放、中立、公益”的理念,把代码托管、模型共享、数据集托管、智能体开发体验和算力服务整合在一起,为开发者提供从开发、训练到部署的一站式体验。
更多推荐


所有评论(0)