实用程序:Python打造进程网络监控与分析工具——全方位掌握你的网络与进程状态
前言
在日常使用电脑的过程中,你是否好奇过这些困惑:为什么网络突然变卡?哪个进程在偷偷占用大量带宽?某个端口被哪个程序占用了?为了解决这些问题,博主用python开发了一款「进程网络监控与分析工具」,它能全方位监控网络状态、分析进程网络行为、诊断网络问题,帮你轻松掌握系统网络全貌。程序涵盖进程网络监控,系统总带宽波动查询,网络环境信息,端口占用监控,网络诊断服务,限制宽带等全面的功能,并配有UI界面,0上手门槛!
代码已开源到Github,欢迎访问下载:https://github.com/ChenAI-TGF/SysNetMonitor_GUI
如果觉得好用的话可以点点Star,十分感谢!!
也可以直接私信我要开源代码
先来个界面预览:

项目简介
这款工具是基于Python开发的GUI应用,旨在为用户提供直观、全面的网络与进程监控能力。无论是普通用户排查网络故障,还是开发者分析程序网络行为,都能满足需求。工具支持Windows主流系统,部分功能兼容Linux/macOS,界面简洁大方,操作简单易上手。
环境要求
在使用工具前,需确保你的环境满足以下要求:
- Python版本:3.7及以上(推荐3.9+,兼容性更佳)
- 支持系统:主要支持Windows(部分功能兼容Linux/macOS)
- 依赖库:
- 内置库:tkinter、ctypes、platform、socket(无需额外安装)
- 第三方库:psutil(进程与系统监控)、ttkbootstrap(UI美化)、matplotlib(图表绘制)、numpy(数据处理)、requests(网络请求)、netifaces(网络接口信息)、speedtest-cli(网速测试)
核心功能详解
工具包含多个大核心功能模块,覆盖从进程监控到网络诊断的全场景需求,以下是详细介绍:
1. 进程网络监控
这是工具的核心功能之一,能够实时展示系统中所有进程的网络活动状态。

- 实时监控:显示进程的PID、名称、本地/远程IP端口、上传/下载速度、总流量等关键信息。
- 详情查看:双击任意进程,可打开详情窗口,查看该进程的带宽变化曲线(支持实时刷新)、历史网络活动记录。
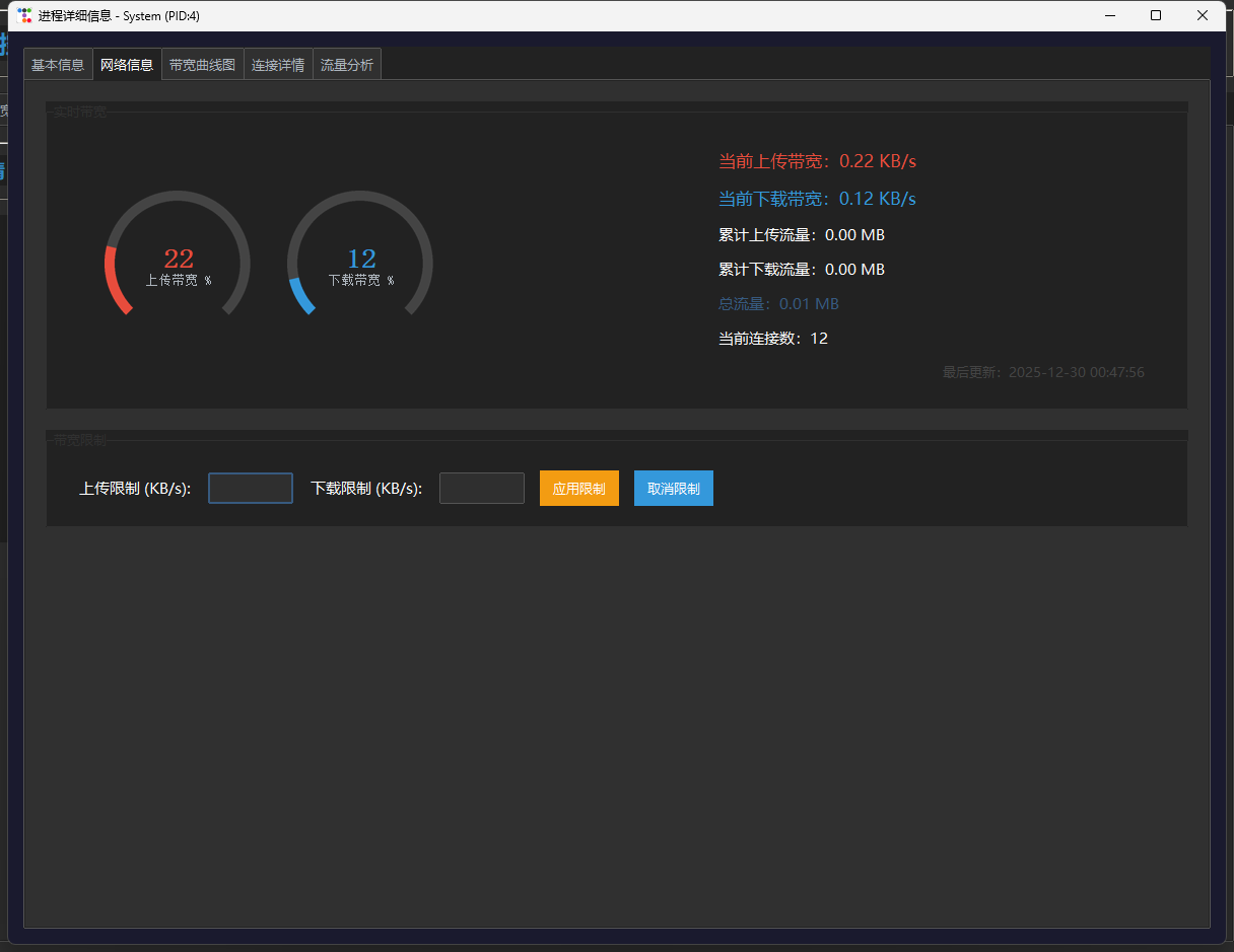
- 带宽管理:在进程详情窗口中,可设置上传/下载带宽预警阈值(当超过阈值时会触发提醒);在主界面选中进程后,点击「限制进程带宽」可手动限制其网络速度。
2. 端口占用监控
轻松网络调试中,端口占用是常见问题,该模块可快速定位端口占用情况:

- 端口信息全展示:表格列出所有端口的协议类型(TCP/UDP)、本地IP和端口、远程IP和端口、连接状态、所属进程PID及名称。
- 精准筛选:支持通过端口号搜索和协议类型(TCP/UDP/全部)筛选,快速定位目标端口。
- 关联进程:双击端口查看端口对应的进程名称和PID,方便直接占用端口的程序(双击端口记录可跳进程详情)。
3. 网络环境信息
全面展示当前网络环境的基础信息,帮你快速了解当前网络配置:

- 网络概览:包含公网IP、运营商信息、ASN(自治系统编号)、网络类型(有线/无线)、默认网关、DNS服务器、网络延迟和丢包率。
- 网卡详情:显示所有网卡的详细信息,包括网卡名称、MAC地址、IP地址(IPv4/IPv6)、子网掩码、广播地址等。
- 一键刷新:点击「刷新网络信息」按钮,可实时更新所有网络环境数据。
4. 网络诊断工具
集成网络故障排查提供实用功能:

- 网速测试:测试当前网络的上传/下载速度(基于speedtest-cli)。
- Ping测试:输入目标IP或域名,执行Ping命令,查看延迟和丢包情况。
- 路由追踪:追踪数据包从本地到目标地址的路由路径,定位网络瓶颈节点。
5. 数据导出与分析
支持将监控数据导出保存,方便后续分析:

- 数据导出:在「操作面板」标签页,可将进程网络数据、端口占用数据导出为CSV格式,便于用Excel等工具进一步分析。
- 图表导出:在进程详情窗口的带宽曲线图中,点击「导出图表」可将实时带宽曲线保存为PNG图片。
导出效果如下


6. 进程具体数据分析
6.1 基本信息

6.2 网络信息

6.2 带宽曲线图

6.4 连接详情

6.5 流量分析

使用方法
1. 运行应用
- 直接执行脚本:
python 你的脚本文件名.py - 执行脚本之后,如果你不是以管理员权限运行的脚本,程序会询问你是否可以用管理员权限来执行,选择是既可

2. 基本操作
- 各标签页均均有「刷新」按钮,点击可手动更新数据。
- 在「进程网络监控」标签页双击进程,打开详情窗口;在「端口占用监控」标签页双击端口记录,查看对应进程信息。

3. 高级功能
-
带宽限制设置:在进程详情窗口配置该进程上传和下载的带宽限制。

-
多条件筛选:端口监控支持组合筛选(端口号+协议),快速定位异常连接。
AtomGit 是由开放原子开源基金会联合 CSDN 等生态伙伴共同推出的新一代开源与人工智能协作平台。平台坚持“开放、中立、公益”的理念,把代码托管、模型共享、数据集托管、智能体开发体验和算力服务整合在一起,为开发者提供从开发、训练到部署的一站式体验。
更多推荐

所有评论(0)