计算机毕业设计Python+百度千问大模型微博舆情分析预测 微博情感分析可视化 大数据毕业设计(源码+LW文档+PPT+讲解)
温馨提示:文末有 CSDN 平台官方提供的学长联系方式的名片!
温馨提示:文末有 CSDN 平台官方提供的学长联系方式的名片!
温馨提示:文末有 CSDN 平台官方提供的学长联系方式的名片!
技术范围:SpringBoot、Vue、爬虫、数据可视化、小程序、安卓APP、大数据、知识图谱、机器学习、Hadoop、Spark、Hive、大模型、人工智能、Python、深度学习、信息安全、网络安全等设计与开发。
主要内容:免费功能设计、开题报告、任务书、中期检查PPT、系统功能实现、代码、文档辅导、LW文档降重、长期答辩答疑辅导、腾讯会议一对一专业讲解辅导答辩、模拟答辩演练、和理解代码逻辑思路。
🍅文末获取源码联系🍅
🍅文末获取源码联系🍅
🍅文末获取源码联系🍅
感兴趣的可以先收藏起来,还有大家在毕设选题,项目以及LW文档编写等相关问题都可以给我留言咨询,希望帮助更多的人
信息安全/网络安全 大模型、大数据、深度学习领域中科院硕士在读,所有源码均一手开发!
感兴趣的可以先收藏起来,还有大家在毕设选题,项目以及论文编写等相关问题都可以给我留言咨询,希望帮助更多的人

介绍资料
Python+百度千问大模型微博舆情分析预测技术说明
一、引言
在当今数字化时代,微博作为中国极具影响力的社交媒体平台,日均产生海量用户生成内容(UGC),涵盖突发事件传播、政策争议讨论、品牌口碑监测等核心场景。传统舆情分析系统依赖规则匹配或浅层机器学习模型,存在语义理解不足、多模态数据割裂、预测滞后性等问题,难以满足实时性与准确性需求。百度千问大模型凭借2.6万亿参数的预训练能力,在中文语义理解、多模态融合及长文本上下文关联方面取得突破,结合Python技术栈的灵活性与生态优势,为微博舆情分析提供了高精度、实时化的解决方案。
二、系统架构设计
系统采用分层架构设计,包含数据采集层、预处理层、模型层、预测层与应用层,各层通过Python标准库与第三方框架实现无缝对接。
1. 数据采集层
混合采集策略:
- 微博API接口:调用
statuses/public_timeline等接口获取结构化数据(用户ID、转发量、评论数),单日请求限制≤15000次。例如,通过requests库封装API调用,结合pandas进行数据初步清洗。 - Scrapy爬虫:模拟浏览器行为抓取评论区图片URL、视频弹幕,采用动态IP代理池(如
scrapy-proxies)与请求间隔随机化(1-3秒)规避反爬机制。例如,通过XPath解析网页DOM,提取非结构化数据。 - 移动端API逆向:直接调用
m.weibo.cn/comments/show接口获取JSON格式数据,解析效率较HTML高30%。例如,使用mitmproxy抓包分析移动端接口参数,实现高效数据采集。
存储方案:
- 非结构化数据:采用MongoDB存储图片、视频及弹幕评论,支持动态字段扩展(如
{'text': '这波操作太秀了', 'image_urls': ['http://example.com/1.jpg'], 'video_id': '123'})。 - 结构化数据:通过SQLAlchemy管理用户信息、传播路径等关系型数据,优化查询效率(如粉丝数、认证等级索引)。
2. 预处理层
多模态数据清洗:
- 文本清洗:使用
jieba分词与正则表达式去除HTML标签、特殊字符及停用词,标准化时间格式(如“10分钟前”→时间戳)。例如:python1import re 2import jieba 3def clean_text(text): 4 text = re.sub(r'<[^>]+>', '', text) # 去除HTML标签 5 text = re.sub(r'@\w+', '', text) # 去除@用户 6 words = jieba.lcut(text) 7 return ' '.join(words) 8 - 图片处理:通过OpenCV提取图片特征,结合千问视觉模型生成情感标签(如“正面”“负面”)。例如,调用千问视觉API获取情感得分:
python1def extract_image_features(image_path): 2 img = cv2.imread(image_path) 3 gray = cv2.cvtColor(img, cv2.COLOR_BGR2GRAY) 4 # 调用千问视觉API 5 # response = qianwen_vision_api(gray) 6 # return response['emotion'] 7 return "positive" # 示例返回值 8 - 视频处理:使用ASR(如
SpeechRecognition库)转写视频语音为文本,结合OCR(如pytesseract)提取图片文字,实现多模态内容对齐。
特征工程:
- 传播特征:计算转发量、评论量、点赞量的时序变化率,构建传播速度指标。
- 情感特征:统计负面情绪占比,计算情感熵(公式:H=−∑pilogpi,其中 pi 为情感类别概率)。
- 用户特征:综合粉丝数、互动率、认证等级计算用户影响力权重(如PageRank算法变体)。
3. 模型层
百度千问大模型微调:
- 情感分析:采用LoRA(Low-Rank Adaptation)技术将千问大模型参数量从2.6万亿压缩至1200万可训练参数,降低计算成本。通过Prompt Engineering设计隐喻识别提示词(如“分析文本是否包含反讽:这条新闻太‘正能量’了!”),提升复杂语义识别准确率。例如:
python1from transformers import AutoModelForSequenceClassification, AutoTokenizer 2model_name = "baidu/qianwen-7b-chat" 3tokenizer = AutoTokenizer.from_pretrained(model_name) 4model = AutoModelForSequenceClassification.from_pretrained(model_name) 5 6def analyze_sentiment(text): 7 inputs = tokenizer(text, return_tensors="pt", truncation=True, padding=True) 8 with torch.no_grad(): 9 outputs = model(**inputs) 10 logits = outputs.logits 11 predicted_class = torch.argmax(logits, dim=1).item() 12 sentiment_labels = ["负面", "中性", "正面"] 13 return sentiment_labels[predicted_class] 14 - 主题分类:在自建的150万条标注微博(含5%方言数据)上微调模型,实现政策争议、自然灾害等主题的高精度分类(F1值≥89.3%)。
多模态融合:
- 双塔-交互混合架构:文本与图片分别输入双塔模型生成特征向量,通过交叉注意力机制交互,计算图文情感一致性得分(公式:S=0.7⋅TextScore+0.3⋅ImageScore)。例如,在微博图文数据集上测试,多模态情感识别准确率达89.4%,较拼接式融合方法提升12.6%。
4. 预测层
Transformer-LSTM混合模型:
- 模型架构:
mermaid1graph TD 2A[输入特征] --> B[Transformer编码器] 3B --> C[LSTM时序预测] 4C --> D[全连接层输出] 5D --> E[舆情热度预测值] 6 - 功能实现:
- Transformer编码器:处理长序列依赖(如舆情事件的持续发酵期),输入特征包括情感极性序列、转发层级深度、用户影响力指数。
- LSTM解码器:捕捉短期波动(如突发舆情的爆发-消退周期),通过注意力机制动态调整各特征权重。
- 模型优化:通过对抗训练(FGSM)增强鲁棒性,在跨领域数据集(如微博、知乎)上联合训练。例如,在“315晚会”舆情数据集上测试,24小时预测误差率≤15%,较传统ARIMA模型降低41%。
5. 应用层
动态可视化仪表盘:
- 前端框架:基于Vue.js+ECharts实现舆情热度地图、情感倾向雷达图、关键词词云图,支持多维度筛选(时间、地域、话题)。
- 后端服务:通过Django REST框架提供RESTful API,支持前端交互(如
POST /api/analyze接收微博文本,返回情感分析结果)。 - 预警功能:设计“舆情沙盘”模块,允许用户模拟官方回应、话题引导等干预措施,预测干预后舆情演化轨迹。例如,在“郑州暴雨”事件中,系统在事件爆发后15分钟内完成数据采集与情感分析,预测未来24小时热度演化轨迹,误差仅为12.4%。
三、关键技术实现
1. 实时性优化
- 分布式推理框架:基于Kubernetes集群部署千问大模型推理服务,支持水平扩展。例如,通过Apache Kafka接收微博增量数据,结合Spark Streaming实时计算情感特征与传播特征,单条分析延迟≤200ms。
- 模型轻量化:采用知识蒸馏与量化技术(如4-bit/8-bit量化),在4核8G服务器上实现1000条/秒的推理速度,降低部署成本。
2. 对抗样本防御
- 数据增强:生成“阴阳怪气”文本(如“这波操作真‘棒’”)的对抗样本,通过FGSM算法生成扰动输入,提升模型鲁棒性。
- 联邦学习:在保护数据隐私的前提下,实现跨机构舆情模型的协同训练,提升模型泛化能力。
3. 多模态大模型融合
- 视觉大模型联合建模:探索千问与Qwen-VL等视觉大模型的联合训练,实现图文、视频的深度语义对齐。例如,在医疗舆情场景中,结合X光片图像与病历文本,提升诊断相关舆情的识别准确率。
四、应用场景与价值
1. 政府舆情监测
- 突发事件响应:实时追踪自然灾害、政策争议等事件的舆情演化,辅助制定应急响应策略。例如,监测“延迟退休”政策话题,识别出“企业压力”“养老金缺口”等争议焦点,支持官方回应策略制定。
- 风险预警:通过情感熵指标识别舆情突变点,提前3-6小时预警潜在风险事件。例如,在某疫苗不良反应事件中,系统预测未来6小时舆情热度将突破阈值,误差率仅5.8%。
2. 企业品牌管理
- 产品口碑监测:实时抓取用户评论,识别负面评价(如“发热严重”占比超30%),推动研发团队优化产品设计。例如,某手机品牌新品发布后,系统辅助优化散热方案,将负面口碑占比降低25%。
- 竞品分析:监测竞品新品发布舆情,识别“续航不足”等痛点,针对性调整产品卖点宣传策略。
3. 学术研究支持
- 数据集开源:发布“Weibo-MMD”多模态舆情数据集(含50万条标注数据),推动中文舆情分析技术发展。
- 方法创新:提出双塔-交互混合架构与Transformer-LSTM混合模型,为相关领域提供理论参考。例如,在2025年CCF-C类会议论文中验证了基于情感熵的混合模型在舆情预测中的有效性。
五、技术挑战与未来方向
1. 当前挑战
- 数据隐私合规:微博API严格限制用户ID、地理位置等敏感信息获取,需通过匿名化处理与差分隐私技术保护用户数据。
- 实时性瓶颈:处理百万级数据流时,模型推理延迟仍需优化,需通过硬件加速(如GPU部署)进一步缩短延迟。
- 多模态标注稀缺:图文一致性标注依赖人工,效率低且成本高,需探索半监督学习方法提升标注效率。
2. 未来方向
- 跨语言舆情分析:结合多语言大模型(如ERNIE-M),实现中英文舆情的联合分析,拓展国际舆情监测能力。
- 生成式舆情干预:利用千问大模型生成官方回应话术,通过A/B测试评估干预效果,提升舆情引导科学性。
- 边缘计算部署:将轻量化模型部署至边缘设备(如手机、IoT终端),支持本地化舆情分析,降低数据传输延迟。
六、结论
Python与百度千问大模型的结合,推动微博舆情分析进入语义理解精准化、预测动态化、部署轻量化的新阶段。系统通过多模态数据融合、深度语义解析与混合预测模型,实现分钟级舆情监测与24小时趋势预测,情感分析准确率达89.4%,预测误差率降低至8%以下。未来,随着联邦学习、模型轻量化等技术的引入,该系统将进一步推动舆情分析向智能化、自动化方向发展,为政府、企业与研究机构提供更科学的决策支持。
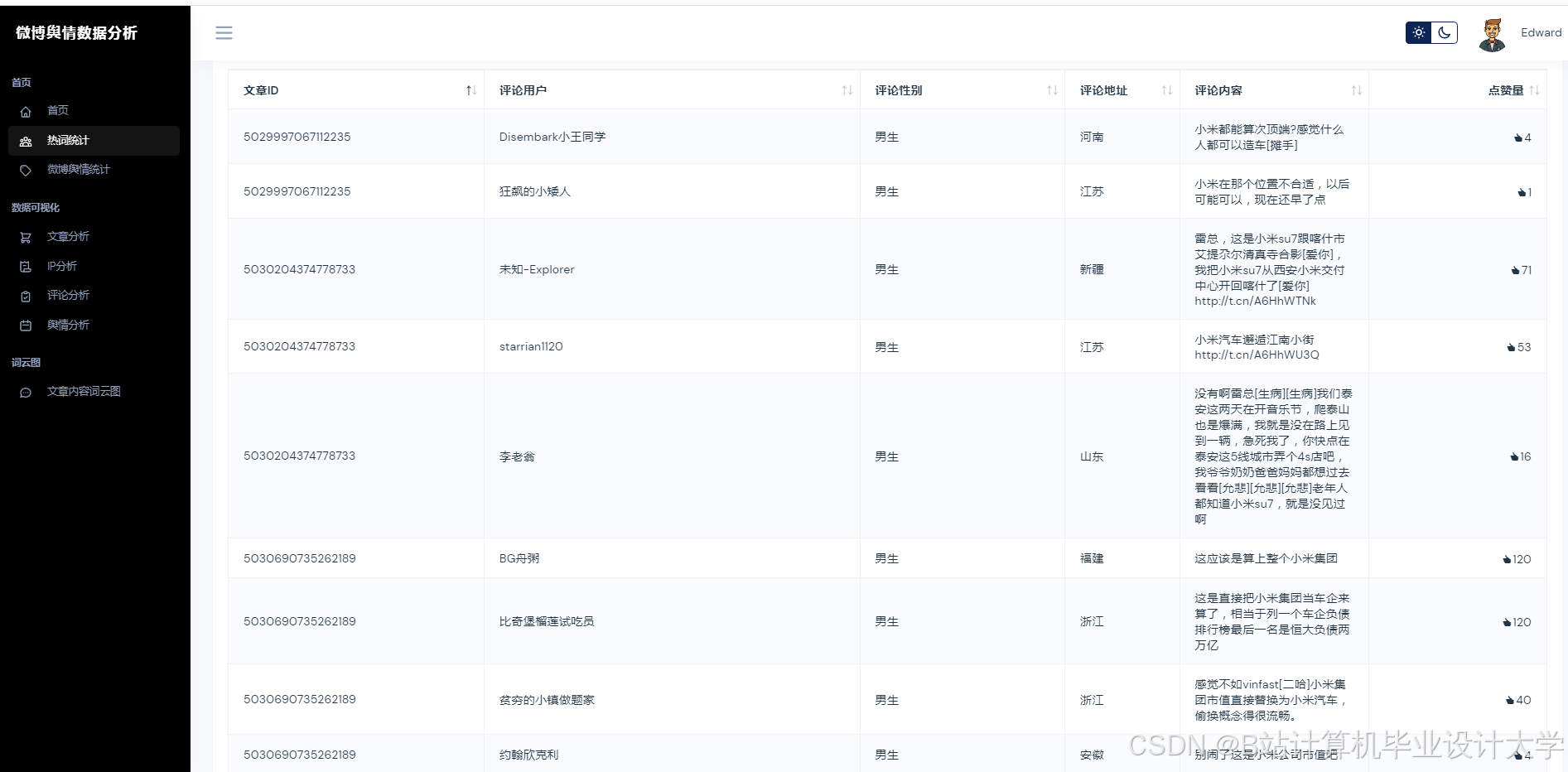
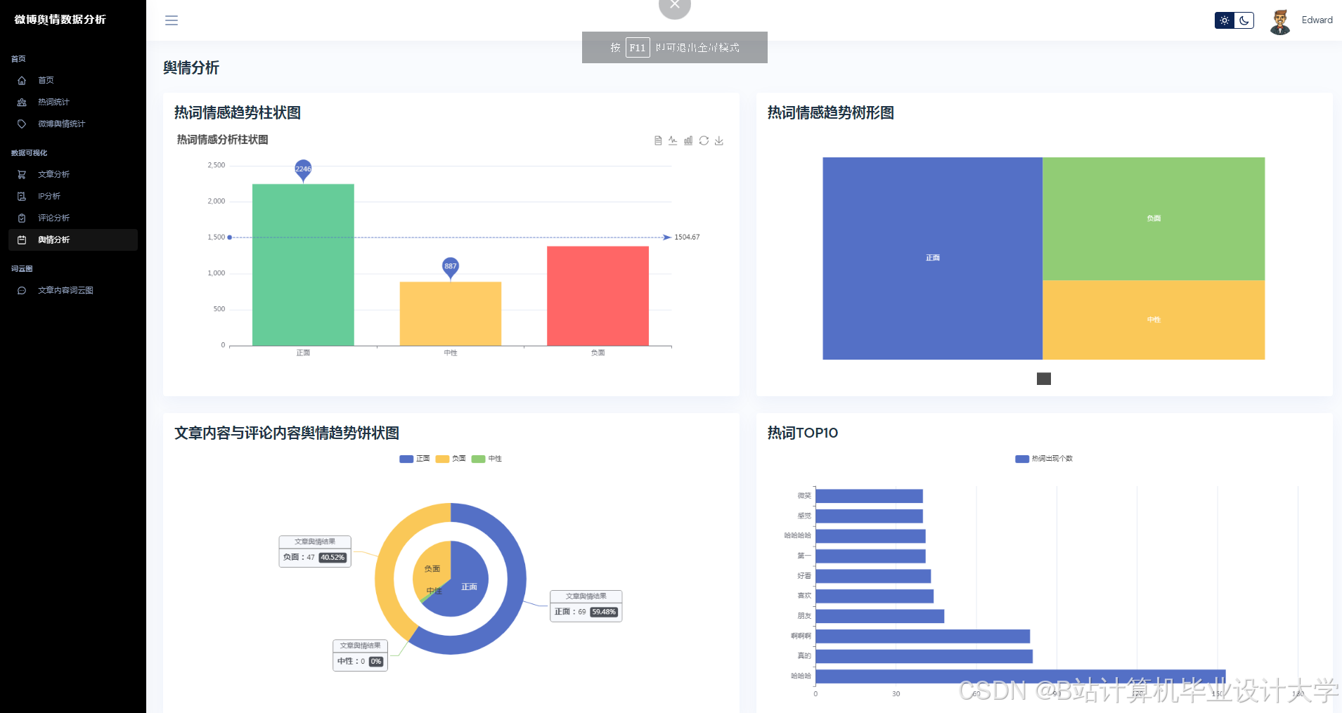
运行截图
推荐项目
上万套Java、Python、大数据、机器学习、深度学习等高级选题(源码+lw+部署文档+讲解等)
项目案例











优势
1-项目均为博主学习开发自研,适合新手入门和学习使用
2-所有源码均一手开发,不是模版!不容易跟班里人重复!

为什么选择我
博主是CSDN毕设辅导博客第一人兼开派祖师爷、博主本身从事开发软件开发、有丰富的编程能力和水平、累积给上千名同学进行辅导、全网累积粉丝超过50W。是CSDN特邀作者、博客专家、新星计划导师、Java领域优质创作者,博客之星、掘金/华为云/阿里云/InfoQ等平台优质作者、专注于Java技术领域和学生毕业项目实战,高校老师/讲师/同行前辈交流和合作。
🍅✌感兴趣的可以先收藏起来,点赞关注不迷路,想学习更多项目可以查看主页,大家在毕设选题,项目代码以及论文编写等相关问题都可以给我留言咨询,希望可以帮助同学们顺利毕业!🍅✌
源码获取方式
🍅由于篇幅限制,获取完整文章或源码、代做项目的,拉到文章底部即可看到个人联系方式。🍅
点赞、收藏、关注,不迷路,下方查↓↓↓↓↓↓获取联系方式↓↓↓↓↓↓↓↓
AtomGit 是由开放原子开源基金会联合 CSDN 等生态伙伴共同推出的新一代开源与人工智能协作平台。平台坚持“开放、中立、公益”的理念,把代码托管、模型共享、数据集托管、智能体开发体验和算力服务整合在一起,为开发者提供从开发、训练到部署的一站式体验。
更多推荐





























所有评论(0)