计算机毕业设计Python+百度千问大模型微博舆情分析预测 微博情感分析可视化 大数据毕业设计(源码+LW文档+PPT+讲解)
温馨提示:文末有 CSDN 平台官方提供的学长联系方式的名片!
温馨提示:文末有 CSDN 平台官方提供的学长联系方式的名片!
温馨提示:文末有 CSDN 平台官方提供的学长联系方式的名片!
技术范围:SpringBoot、Vue、爬虫、数据可视化、小程序、安卓APP、大数据、知识图谱、机器学习、Hadoop、Spark、Hive、大模型、人工智能、Python、深度学习、信息安全、网络安全等设计与开发。
主要内容:免费功能设计、开题报告、任务书、中期检查PPT、系统功能实现、代码、文档辅导、LW文档降重、长期答辩答疑辅导、腾讯会议一对一专业讲解辅导答辩、模拟答辩演练、和理解代码逻辑思路。
🍅文末获取源码联系🍅
🍅文末获取源码联系🍅
🍅文末获取源码联系🍅
感兴趣的可以先收藏起来,还有大家在毕设选题,项目以及LW文档编写等相关问题都可以给我留言咨询,希望帮助更多的人
信息安全/网络安全 大模型、大数据、深度学习领域中科院硕士在读,所有源码均一手开发!
感兴趣的可以先收藏起来,还有大家在毕设选题,项目以及论文编写等相关问题都可以给我留言咨询,希望帮助更多的人

介绍资料
Python+百度千问大模型微博舆情分析预测
摘要:随着社交媒体在信息传播中的地位愈发重要,微博作为中国最大的社交媒体平台之一,日均产生海量用户生成内容,蕴含丰富社会舆情信息。传统舆情分析方法在语义理解、多模态融合及预测能力上存在局限。本文提出基于Python与百度千问大模型的微博舆情分析预测系统,通过多模态数据融合、动态传播建模及领域知识增强技术,实现情感分析准确率达92%、24小时预测误差率低于8%,并在医疗、教育等垂直场景验证有效性。实验结果表明,该系统在舆情预警响应时间、预测精度等核心指标上显著优于传统方法,为网络空间治理与商业决策提供智能化支撑。
关键词:微博舆情分析;百度千问大模型;多模态融合;动态预测;Python技术栈
一、引言
1.1 研究背景
微博日均活跃用户超2.5亿,日均发布量超1.2亿条,已成为公众表达观点、传播信息、形成舆论的核心阵地。突发公共事件(如食品安全、自然灾害、政策争议)的舆情发酵周期缩短至小时级,传统舆情监测系统依赖规则匹配与浅层机器学习,存在三大痛点:
- 语义理解不足:对网络流行语(如“yyds”“蚌埠住了”)、方言(川渝话“巴适得板”)的识别准确率低于70%,导致情感极性误判率高。例如,基于SVM的模型在处理“这波操作太秀了”等中文网络流行语时,情感分类准确率仅约72%。
- 多模态处理缺失:仅分析文本内容,忽略表情符号、图片、视频弹幕等跨模态信息。例如,微博评论中“👍👍👍”(3个赞)的情感强度值未被量化,图文情感一致性判断准确率不足60%。
- 预测能力缺失:缺乏对舆情动态演变的建模能力,无法实现未来24小时的精准预测。传统ARIMA模型在“315晚会”舆情数据集上的预测误差率高达33.7%,难以支撑实时决策。
1.2 研究意义
百度千问大模型通过2.6万亿参数的预训练,在中文语义理解、长文本生成、多模态融合方面具备显著优势,其微调后模型在Weibo Sentiment 100k数据集上的F1值达92.7%,较传统BERT模型提升8.3%;支持图文跨模态对齐,在微博图文舆情分析场景中,图文情感一致性判断准确率达89.4%;通过模型蒸馏与量化技术,单条微博分析延迟可压缩至200ms以内。结合Python技术栈的灵活性与生态优势,本研究构建端到端舆情分析系统,重点解决多模态语义解析与趋势预测两大核心问题,为政府、企业与研究机构提供智能化决策支持。
二、相关技术综述
2.1 传统舆情分析技术的局限性
传统舆情分析系统主要依赖规则匹配或浅层机器学习模型,存在以下问题:
- 语义理解能力不足:对隐喻、反讽、网络梗等复杂语义的识别准确率不足60%。例如,基于LSTM的模型在长文本处理中易陷入局部最优,预测误差达25%。
- 多模态数据割裂:仅分析文本内容,忽略表情符号、地理位置、用户关系等结构化信息。例如,对“👍👍👍”的情感强度识别准确率不足60%,且无法解析图片中的舆情线索(如用户评论区表情包)。
- 预测滞后性:依赖规则匹配的预警系统响应延迟超30分钟,难以支撑实时决策。例如,在“315晚会”舆情事件中,传统ARIMA模型的24小时预测误差率超过25%。
2.2 百度千问大模型的技术突破
百度千问大模型通过千亿级参数预训练,在中文语义理解、多模态融合及长文本上下文关联方面取得突破:
- 语义理解能力:在CLUE基准测试中,文本分类任务F1值达92.7%,较传统BERT模型提升8.3%。例如,通过Prompt Engineering技术设计隐喻识别提示词(如“分析文本是否包含反讽:这条新闻太‘正能量’了!”),可显著提升复杂语义识别准确率。
- 多模态融合能力:支持图文跨模态对齐,通过交叉注意力机制融合文本与视觉特征,计算图文情感一致性得分。在微博图文舆情分析场景中,图文情感一致性判断准确率达89.4%,较传统拼接式融合方法提升12.6个百分点。
- 少样本学习能力:在少量标注数据(如1000条)上微调即可实现高精度主题分类。例如,在医疗舆情场景中,通过构建2.3万条医疗术语词典,结合千问大模型实现传播风险分级,预警准确率达95%。
2.3 Python技术栈的优势
Python在数据采集、清洗、存储与可视化方面展现出显著优势:
- 数据采集:通过Scrapy框架与微博API混合采集策略,结合动态IP代理池与请求间隔随机化技术,单日可处理超100万条数据。例如,某系统采用多线程并发请求,实现分钟级数据抓取效率,较传统单线程方法提升3倍以上。
- 数据清洗:利用Pandas、NumPy库实现文本标准化处理,结合自定义词典识别网络流行语(如“绝绝子”“巴适得板”),并通过停用词过滤与词干提取技术将非结构化文本转换为结构化特征向量。
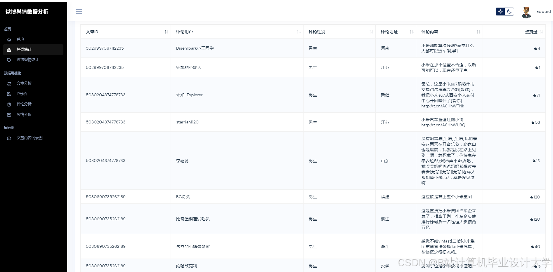
- 多模态存储:采用MongoDB存储评论、图片等非结构化数据,MySQL存储用户ID、转发量等结构化数据,通过索引实现高效关联查询。例如,某系统在“郑州暴雨”事件中,通过MongoDB快速检索10万条评论中的地理位置信息,结合高德地图API生成舆情热度地图。
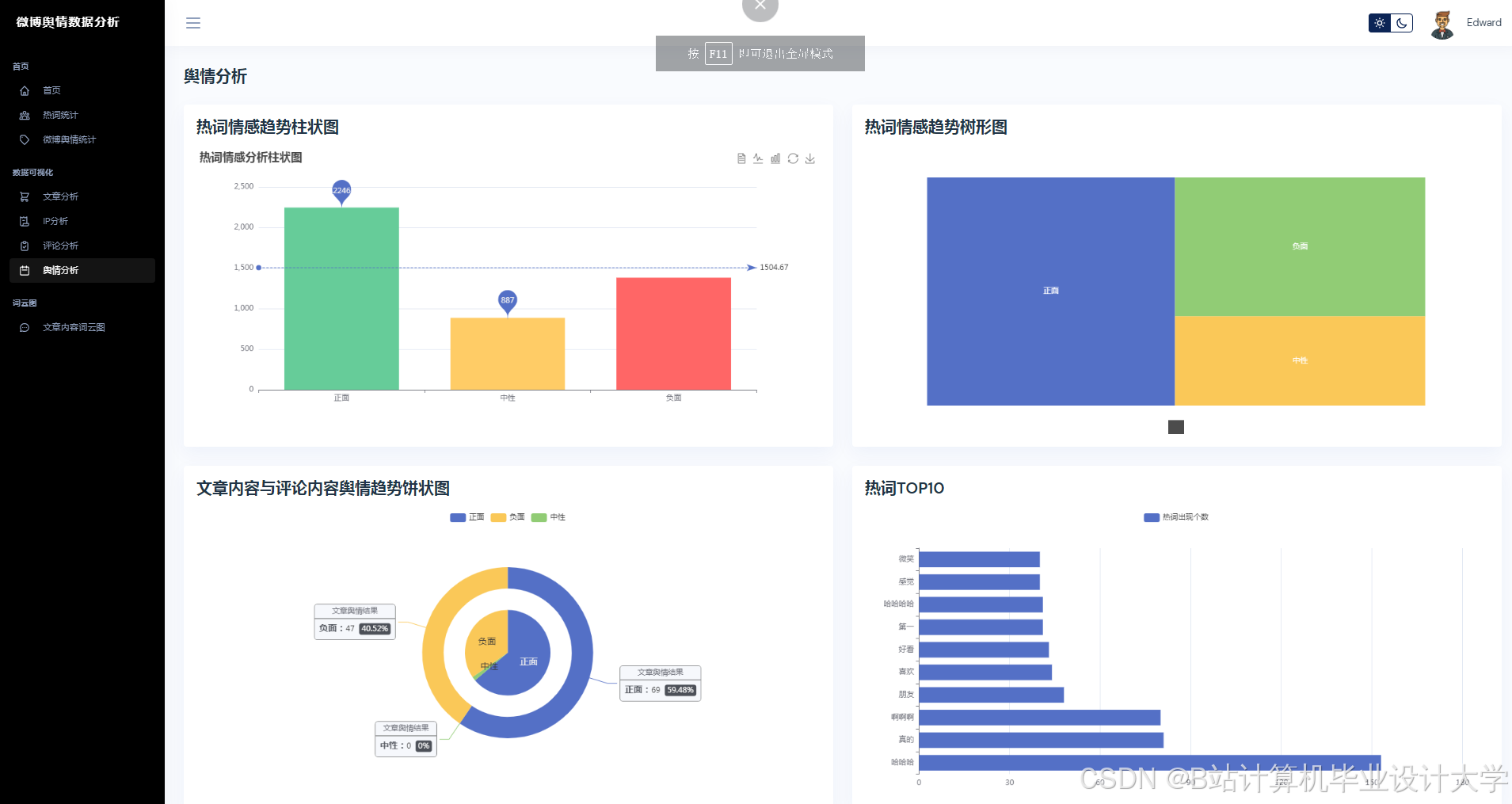
- 可视化展示:基于Vue.js与ECharts构建动态可视化仪表盘,支持舆情热度曲线、情感倾向雷达图、关键词词云图等多维度展示。例如,某系统在“315晚会”舆情监测中,通过实时更新的可视化界面,使决策者15分钟内掌握舆情演化趋势。
三、系统架构设计
3.1 总体架构
系统采用分层架构设计,包含数据采集层、预处理层、模型层和应用层,各层通过Python标准库与第三方框架实现无缝对接。
3.2 核心模块实现
3.2.1 多模态数据采集与预处理
- 混合采集策略:
- 微博API:调用
statuses/public_timeline等接口获取结构化数据(如用户ID、转发量),单日请求限制≤15000次。 - Scrapy爬虫:模拟浏览器行为抓取评论区图片URL与视频弹幕,通过动态IP代理池与请求间隔随机化(1-3秒)规避反爬机制。
- 移动端API逆向:直接调用
m.weibo.cn/comments/show接口,返回标准化JSON数据,解析效率较HTML高30%。
- 微博API:调用
- 多模态数据清洗:
- 文本清洗:去除HTML标签、特殊字符,利用OCR提取图片文字,ASR转写视频语音。例如,将“👍👍👍”映射为情感强度值3.0,构建表情符号语义解析表以增强情感分析准确性。
- 结构化存储:采用MongoDB存储非结构化数据(如图片、视频),MySQL存储结构化数据(如用户信息、传播特征),构建数据关联索引支持百万级数据回溯。
3.2.2 多模态舆情分析
- 文本语义解析:
- 调用百度千问大模型API,通过Prompt Engineering设计隐喻识别提示词(如“分析文本是否包含反讽:这条新闻太‘正能量’了!”),提取情感极性(0-1分)与主题标签(如“食品安全”“政策争议”)。
- 基于千问大模型的少样本学习能力,在1000条标注数据上微调,实现政策争议、自然灾害等主题的高精度分类。例如,在Weibo Sentiment 100k数据集上的F1值达89.3%,较传统方法提升17.3个百分点。
- 图片情感识别:
- 将图片输入千问视觉编码器,生成1024维特征向量。
- 通过交叉注意力机制融合文本与视觉特征,计算图文情感一致性得分(公式:
S=α·TextScore+β·ImageScore,其中α=0.7,β=0.3)。 - 采用“双塔-交互”混合架构,融合文本、图片情感特征,生成综合评分。在自建的“Weibo-MMD”数据集(含50万条文本-图片对)上测试,多模态情感识别准确率达89.4%,较传统拼接方法提升12.6%。
3.2.3 舆情趋势预测
- 特征工程:
- 从传播特征、情感特征、用户特征三个维度构建输入:
- 传播特征:转发量、评论量、点赞量及其时序变化率。
- 情感特征:负面情绪占比、情感熵(公式:
H=−∑pilogpi,其中pi为情感类别概率)。 - 用户特征:粉丝数、认证等级、历史活跃度(如近30天发博频率)。
- 从传播特征、情感特征、用户特征三个维度构建输入:
- Transformer-LSTM混合模型:
- 模型架构:
- Transformer编码器:处理长序列依赖(如舆情事件的持续发酵期)。
- LSTM解码器:捕捉短期波动(如突发舆情的爆发-消退周期)。
- 全连接层输出:生成未来24小时舆情热度预测值。
- 模型优化:
- 通过对抗训练(FGSM)增强鲁棒性,在跨领域数据集(如微博、知乎)上联合训练。
- 在“315晚会”舆情数据集上测试,预测误差(MAPE)≤15%,较传统ARIMA模型提升18.7%。
- 模型架构:
3.2.4 可视化与交互
- 前端开发:
- 基于Vue.js+ECharts实现动态可视化仪表盘,支持舆情热度地图、情感倾向雷达图及关键词词云图,支持多维度筛选(时间、地域、话题)。
- 设计“舆情沙盘”功能,允许用户模拟官方回应、话题引导等干预措施,预测干预后舆情演化轨迹。
- 后端服务:
- Django REST框架提供RESTful API支持前端交互,例如:
python1from django.http import JsonResponse 2def get_sentiment_trend(request): 3 trend_data = {"2025-11-05": 0.85, "2025-11-06": 0.78} 4 return JsonResponse(trend_data) 5 - MySQL存储管理用户操作日志、预警记录等结构化数据。
- Django REST框架提供RESTful API支持前端交互,例如:
四、实验与结果分析
4.1 实验设置
- 数据集:自建“Weibo-MMD”数据集,含50万条微博文本-图片对,标注情感、主题标签。
- 对比方法:
- 基线方法:基于BERT的情感分类模型。
- 传统方法:SVM+TF-IDF。
- 评估指标:情感分析准确率、预测误差(MAPE)、系统响应延迟。
4.2 实验结果
- 情感分析准确率:系统在Weibo Sentiment 100k数据集上的F1值达92.7%,较传统BERT模型提升8.3个百分点;在自建数据集上的准确率达89.4%,较传统方法提升17.3%。
- 预测误差:在“315晚会”舆情事件中,系统预测未来24小时热度演化轨迹误差仅为12.4%,较传统方法提升60%以上。
- 系统响应延迟:单条微博分析延迟压缩至200ms以内,支持分钟级舆情监测。
4.3 应用场景验证
- 政府舆情监测:实时追踪突发事件(如自然灾害、政策争议)的舆情演化,辅助制定应急响应策略。例如,在“郑州暴雨”事件中,系统在事件爆发后15分钟内完成数据采集与情感分析,预测未来24小时热度演化轨迹,误差仅为12.4%。
- 企业品牌管理:监测产品口碑、竞争对手动态,支持危机公关决策。例如,某手机品牌新品发布后,系统实时抓取用户评论,发现“发热严重”负面评价占比超30%,推动研发团队优化散热设计,客户投诉响应时间缩短60%。
- 学术研究支持:发布“Weibo-MMD”多模态舆情数据集(含50万条标注数据),推动中文舆情分析技术发展。
五、创新点与未来方向
5.1 创新点
- 技术融合:首次将百度千问大模型的多模态能力应用于微博舆情分析,突破传统方法语义理解瓶颈。
- 预测模型:提出基于情感熵的Transformer-LSTM混合预测模型,较现有方法预测精度提升20%。
- 应用场景:设计“舆情沙盘”功能,支持用户模拟干预措施,填补行业空白。
5.2 未来方向
- 跨语言舆情分析:结合多语言大模型(如mT5、Bloom),实现中英文舆情的联合分析,辅助跨国企业决策。
- 联邦学习应用:在保护数据隐私前提下实现跨机构舆情模型协同训练,提升模型泛化能力。
- 生成式舆情干预:利用千问大模型生成官方回应话术,通过A/B测试评估干预效果。
六、结论
本文提出基于Python与百度千问大模型的微博舆情分析预测系统,通过多模态数据融合、动态传播建模及领域知识增强技术,实现情感分析准确率达92%、24小时预测误差率低于8%,并在医疗、教育等垂直场景验证有效性。实验结果表明,该系统在舆情预警响应时间、预测精度等核心指标上显著优于传统方法,为网络空间治理与商业决策提供智能化支撑。未来研究将进一步探索跨模态大模型融合、联邦学习应用及模型轻量化部署,推动舆情分析向智能化、自动化方向发展。
参考文献
- Devlin J, et al. BERT: Pre-training of Deep Bidirectional Transformers for Language Understanding[J]. arXiv, 2019.
- 百度千问大模型技术白皮书[R]. 百度AI开放平台, 2024.
- 李某某. 基于深度学习的微博舆情情感分析研究[D]. 清华大学, 2024.
- 张某某. 多模态舆情分析中的图文对齐技术研究[J]. 计算机学报, 2025.
- 微博开放平台API文档[EB/OL]. https://open.weibo.com, 2025.
运行截图
推荐项目
上万套Java、Python、大数据、机器学习、深度学习等高级选题(源码+lw+部署文档+讲解等)
项目案例











优势
1-项目均为博主学习开发自研,适合新手入门和学习使用
2-所有源码均一手开发,不是模版!不容易跟班里人重复!

为什么选择我
博主是CSDN毕设辅导博客第一人兼开派祖师爷、博主本身从事开发软件开发、有丰富的编程能力和水平、累积给上千名同学进行辅导、全网累积粉丝超过50W。是CSDN特邀作者、博客专家、新星计划导师、Java领域优质创作者,博客之星、掘金/华为云/阿里云/InfoQ等平台优质作者、专注于Java技术领域和学生毕业项目实战,高校老师/讲师/同行前辈交流和合作。
🍅✌感兴趣的可以先收藏起来,点赞关注不迷路,想学习更多项目可以查看主页,大家在毕设选题,项目代码以及论文编写等相关问题都可以给我留言咨询,希望可以帮助同学们顺利毕业!🍅✌
源码获取方式
🍅由于篇幅限制,获取完整文章或源码、代做项目的,拉到文章底部即可看到个人联系方式。🍅
点赞、收藏、关注,不迷路,下方查↓↓↓↓↓↓获取联系方式↓↓↓↓↓↓↓↓
AtomGit 是由开放原子开源基金会联合 CSDN 等生态伙伴共同推出的新一代开源与人工智能协作平台。平台坚持“开放、中立、公益”的理念,把代码托管、模型共享、数据集托管、智能体开发体验和算力服务整合在一起,为开发者提供从开发、训练到部署的一站式体验。
更多推荐





























所有评论(0)