养老院管理系统
养老院管理系统
一、项目背景
1.1 行业背景
随着我国人口老龄化进程加速,养老服务需求持续增长。传统养老机构在日常管理中普遍依赖纸质台账和人工记录,存在信息孤岛、效率低下、数据易丢失等问题。为提升养老机构的管理效率和服务质量,亟需一套信息化管理系统来实现业务流程的数字化、规范化。
1.2 项目概述
养老院管理系统(Nursing Home Management System)是一套基于 B/S 架构的综合管理平台,采用前后端分离的开发模式,涵盖老人档案管理、床位管理、护理管理、费用结算、报表统计等核心业务模块,旨在为养老机构提供一站式信息化解决方案。
1.3 项目目标
- 实现养老机构核心业务的数字化管理,替代传统纸质办公方式
- 提供直观的数据可视化看板,辅助管理层进行科学决策
- 建立完善的权限体系,确保数据安全和操作可追溯
- 降低管理成本,提高护理服务效率和老人满意度
1.4 适用对象
| 角色 | 职责 |
|---|---|
| 超级管理员 | 系统配置、用户管理、全模块权限 |
| 财务人员 | 费用结算、账单管理、报表统计 |
| 护理主管 | 护理计划制定、排班管理、老人档案查看 |
| 普通护工 | 护理记录填写、日常护理执行 |
二、系统架构
2.1 整体架构
系统采用经典的 B/S 三层架构,前后端完全分离,通过 RESTful API 进行数据交互。
┌─────────────────────────────────────────────────────┐
│ 浏览器 (Chrome) │
│ Vue.js 3 + Element Plus │
└──────────────────────┬──────────────────────────────┘
│ HTTP / RESTful API
▼
┌─────────────────────────────────────────────────────┐
│ Nginx (反向代理) │
│ 静态资源托管 / 接口转发 │
└──────────────────────┬──────────────────────────────┘
│
▼
┌─────────────────────────────────────────────────────┐
│ Spring Boot 应用服务 │
│ ┌───────────┬───────────┬───────────┬────────────┐ │
│ │Controller │ Service │ DAO │ Security │ │
│ │ 控制层 │ 业务层 │ 持久层 │ 安全层 │ │
│ └───────────┴───────────┴───────────┴────────────┘ │
│ ┌───────────────────────────────────────────────┐ │
│ │ MyBatis-Plus / Spring Data Redis │ │
│ └───────────────────────────────────────────────┘ │
└──────────┬────────────────────────┬─────────────────┘
│ │
▼ ▼
┌─────────────┐ ┌─────────────┐
│ MySQL 8.0 │ │ Redis │
│ 持久化存储 │ │ 缓存/会话 │
└─────────────┘ └─────────────┘
2.2 技术选型
后端技术栈
| 技术 | 版本 | 用途 |
|---|---|---|
| Java | 21 | 开发语言 |
| Spring Boot | 4.0.4 | 应用框架 |
| Spring Security | - | 认证与授权(JWT) |
| MyBatis-Plus | 3.5.15 | ORM 框架,含分页插件和自动填充 |
| MySQL | 8.0 | 关系型数据库 |
| Redis | 7.x | 缓存与会话管理 |
| JJWT | 0.12.6 | JWT 令牌生成与验证 |
| Knife4j | 4.5.0 | API 接口文档(Swagger 增强) |
| Lombok | - | 简化 Java 代码 |
| Maven | 3.9+ | 项目构建与依赖管理 |
前端技术栈
| 技术 | 版本 | 用途 |
|---|---|---|
| Vue.js | 3.5.30 | 前端渐进式框架 |
| Element Plus | 2.13.6 | UI 组件库 |
| Vue Router | 4.6.4 | 前端路由管理 |
| Pinia | 3.0.4 | 状态管理 |
| Axios | 1.13.6 | HTTP 请求客户端 |
| ECharts | 6.0.0 | 数据可视化图表 |
| Vite | 8.0.1 | 前端构建工具 |
| NProgress | 0.2.0 | 页面加载进度条 |
2.3 后端分层架构
com.xiaoa.yanglao
├── config/ # 配置类(Security、Redis、MyBatis-Plus、跨域等)
├── common/ # 公共模块(统一响应封装、基类实体、常量)
├── exception/ # 异常处理(业务异常、全局异常处理器)
├── security/ # 安全模块(JWT 令牌、认证过滤器、用户认证服务)
├── modules/ # 业务模块
│ ├── system/ # 系统管理(用户、角色、菜单、字典)
│ ├── elder/ # 老人档案(入院登记、档案管理、健康记录)
│ ├── bed/ # 床位管理(楼栋、房间、床位、调床)
│ ├── care/ # 护理管理(护理记录、排班管理)
│ ├── finance/ # 费用结算(收费标准、账单、缴费、退费)
│ └── report/ # 报表统计(入住统计、费用统计、床位统计)
└── YanglaoApplication.java # 启动类
每个业务模块遵循统一的分层结构:
| 层次 | 职责 | 技术 |
|---|---|---|
| Controller 控制层 | 接收请求、参数校验、调用 Service | Spring MVC, Validation |
| Service 业务层 | 核心业务逻辑、事务管理 | Spring Transaction |
| Mapper/DAO 持久层 | 数据库 CRUD 操作 | MyBatis-Plus |
| Entity 实体层 | 数据库表映射对象 | Lombok |
| DTO 传输层 | 请求/响应数据传输对象 | Lombok |
2.4 前端项目结构
frontend/src/
├── api/ # API 接口模块(按业务域组织)
│ ├── auth.js # 认证接口
│ ├── elder.js # 老人管理接口
│ ├── bed.js # 床位管理接口
│ ├── care.js # 护理管理接口
│ ├── finance.js # 费用管理接口
│ ├── report.js # 报表统计接口
│ └── system/ # 系统管理接口(user.js, role.js, menu.js, dict.js)
├── views/ # 页面组件
│ ├── login/ # 登录页
│ ├── dashboard/ # 首页看板
│ ├── system/ # 系统管理页面
│ ├── elder/ # 老人管理页面
│ ├── bed/ # 床位管理页面
│ ├── care/ # 护理管理页面
│ ├── finance/ # 费用管理页面
│ └── report/ # 报表统计页面
├── layout/ # 后台布局(侧边栏、顶栏、面包屑)
├── router/ # 路由配置
├── store/ # Pinia 状态管理
├── utils/ # 工具函数(Axios 封装等)
├── assets/ # 静态资源
├── App.vue # 根组件
└── main.js # 应用入口
三、功能模块说明
3.1 系统管理模块
提供系统的基础配置和权限管理功能。
| 功能 | 说明 |
|---|---|
| 用户管理 | 管理员、护工、财务等用户的增删改查,支持状态启禁用 |
| 角色管理 | 角色的创建、权限分配,基于 RBAC 模型 |
| 菜单管理 | 系统菜单的动态配置,支持目录/菜单/按钮三级 |
| 字典管理 | 系统常量数据维护,缓存至 Redis 提升访问性能 |
RBAC 权限模型:
用户(sys_user) ──多对多── 角色(sys_role) ──多对多── 菜单/权限(sys_menu)
3.2 老人档案管理模块
管理老人的全生命周期信息,从入院登记到退院办理。
| 功能 | 说明 |
|---|---|
| 入院登记 | 老人基本信息录入(姓名、性别、年龄、身份证号等) |
| 档案管理 | 老人信息的查询、修改、列表展示 |
| 健康档案 | 健康状况记录、病史、过敏信息 |
| 家属信息 | 紧急联系人、家属关系维护 |
| 评估记录 | 老人入院评估、定期评估记录 |
| 退院办理 | 退院手续办理与记录 |
3.3 床位/房间管理模块
实现对养老院物理空间的精细化管理。
| 功能 | 说明 |
|---|---|
| 楼栋管理 | 楼栋信息维护(栋名、楼层数等) |
| 房间管理 | 房间信息、房间类型、房间状态管理 |
| 床位管理 | 床位分配、床位状态实时展示(空闲/已入住/维修/预留) |
| 调床记录 | 调床申请与历史记录跟踪 |
3.4 护理管理模块
| 功能 | 说明 |
|---|---|
| 护理记录 | 日常护理日志的填写与查询 |
| 排班管理 | 护工班次安排与管理 |
3.5 费用结算模块
| 功能 | 说明 |
|---|---|
| 收费标准 | 床位费、护理费、餐费等收费项设置 |
| 账单管理 | 月度账单生成、账单明细查询 |
| 缴费管理 | 缴费登记、缴费状态跟踪 |
| 退费管理 | 退院退费计算与处理 |
3.6 报表统计模块
基于 ECharts 提供可视化数据分析。
| 功能 | 说明 |
|---|---|
| 入住统计 | 入住率、入住/退住趋势分析 |
| 费用统计 | 收费汇总、月收入统计 |
| 床位统计 | 床位使用率、空床率、各状态分布 |
四、核心设计
4.1 认证授权机制
系统采用 JWT(JSON Web Token)实现无状态的身份认证,结合 Redis 进行 Token 的集中管理。
认证流程:
1. 用户提交用户名和密码 → AuthController 接收登录请求
2. 校验用户名密码(BCrypt 加密比对)
3. 校验通过 → JwtTokenProvider 生成 JWT Token
4. Token 存入 Redis(key: token:{userId},过期时间 24h)
5. 返回 Token 和用户信息给前端
6. 前端存储 Token 到 localStorage
后续每次请求:
7. 前端在 HTTP Header 中携带 Authorization: Bearer {token}
8. JwtAuthenticationFilter 拦截请求,解析并验证 Token
9. 检查 Redis 中 Token 是否有效(判断用户是否已登出)
10. 验证通过 → 设置 SecurityContext → 放行请求
4.2 Redis 缓存策略
| 缓存项 | Key 格式 | 过期时间 | 说明 |
|---|---|---|---|
| 登录令牌 | token:{userId} |
24h | JWT Token 存储 |
| 用户权限 | user:perms:{userId} |
30min | 用户权限列表 |
| 字典数据 | dict:{dictType} |
不过期 | 系统字典缓存 |
| 床位状态 | bed:status:{floor} |
5min | 楼层床位状态快照 |
4.3 统一响应格式
所有 API 接口统一返回以下 JSON 格式:
{
"code": 200,
"message": "操作成功",
"data": { ... }
}
| 状态码 | 说明 |
|---|---|
| 200 | 操作成功 |
| 400 | 请求参数错误 |
| 401 | 未认证(Token 无效或过期) |
| 403 | 无权限 |
| 500 | 服务器内部错误 |
4.4 RESTful API 规范
接口设计遵循 RESTful 风格:
GET /api/elders # 查询老人列表
GET /api/elders/{id} # 查询老人详情
POST /api/elders # 新增老人
PUT /api/elders/{id} # 修改老人信息
DELETE /api/elders/{id} # 删除老人记录
4.5 数据库设计原则
- 所有表使用 InnoDB 引擎,字符集
utf8mb4 - 主键使用自增
BIGINT类型 - 每张表包含
create_time、update_time公共字段(由 MyBatis-Plus 自动填充) - 逻辑删除使用
del_flag字段(0-正常, 1-已删除) - 表名、字段名使用小写下划线命名
- 关键查询字段建立索引
五、关键代码片段
5.1 统一响应封装 - Result.java
通过泛型封装所有接口的统一返回格式,保证前后端交互的规范性。
package com.xiaoa.yanglao.common;
import lombok.Data;
@Data
public class Result<T> {
private int code;
private String message;
private T data;
private Result() {}
public static <T> Result<T> success() {
return success(null);
}
public static <T> Result<T> success(T data) {
Result<T> result = new Result<>();
result.setCode(200);
result.setMessage("操作成功");
result.setData(data);
return result;
}
public static <T> Result<T> error(String message) {
return error(500, message);
}
public static <T> Result<T> error(int code, String message) {
Result<T> result = new Result<>();
result.setCode(code);
result.setMessage(message);
return result;
}
}
5.2 JWT 令牌管理 - JwtTokenProvider.java
负责 JWT Token 的生成、解析和验证,采用 HMAC-SHA 算法签名。
@Component
public class JwtTokenProvider {
private final SecretKey key;
private final long expiration;
public JwtTokenProvider(@Value("${jwt.secret}") String secret,
@Value("${jwt.expiration}") long expiration) {
this.key = Keys.hmacShaKeyFor(Base64.getDecoder().decode(secret));
this.expiration = expiration;
}
// 生成 Token:包含用户ID和用户名
public String generateToken(Long userId, String username) {
Date now = new Date();
Date expiryDate = new Date(now.getTime() + expiration);
return Jwts.builder()
.subject(username)
.claim("userId", userId)
.issuedAt(now)
.expiration(expiryDate)
.signWith(key)
.compact();
}
// 验证 Token 有效性
public boolean validateToken(String token) {
try {
parseClaims(token);
return true;
} catch (Exception e) {
return false;
}
}
private Claims parseClaims(String token) {
return Jwts.parser()
.verifyWith(key)
.build()
.parseSignedClaims(token)
.getPayload();
}
}
5.3 JWT 认证过滤器 - JwtAuthenticationFilter.java
每次请求经过此过滤器,自动解析 Token 并设置 Spring Security 的认证上下文。
@Component
@RequiredArgsConstructor
public class JwtAuthenticationFilter extends OncePerRequestFilter {
private final JwtTokenProvider jwtTokenProvider;
private final UserDetailsService userDetailsService;
private final RedisTemplate<String, Object> redisTemplate;
@Override
protected void doFilterInternal(HttpServletRequest request, HttpServletResponse response,
FilterChain filterChain) throws ServletException, IOException {
String token = resolveToken(request);
if (StringUtils.hasText(token) && jwtTokenProvider.validateToken(token)) {
Long userId = jwtTokenProvider.getUserIdFromToken(token);
// 检查 Redis 中是否存在该 Token(用户未登出)
String redisKey = Constants.TOKEN_PREFIX + userId;
Object cachedToken = redisTemplate.opsForValue().get(redisKey);
if (cachedToken != null) {
String username = jwtTokenProvider.getUsernameFromToken(token);
UserDetails userDetails = userDetailsService.loadUserByUsername(username);
UsernamePasswordAuthenticationToken authentication =
new UsernamePasswordAuthenticationToken(userDetails, null, userDetails.getAuthorities());
SecurityContextHolder.getContext().setAuthentication(authentication);
}
}
filterChain.doFilter(request, response);
}
private String resolveToken(HttpServletRequest request) {
String bearerToken = request.getHeader(Constants.TOKEN_HEADER);
if (StringUtils.hasText(bearerToken) && bearerToken.startsWith(Constants.TOKEN_PREFIX_BEARER)) {
return bearerToken.substring(Constants.TOKEN_PREFIX_BEARER.length());
}
return null;
}
}
5.4 Security 配置 - SecurityConfig.java
配置安全策略:禁用 CSRF(前后端分离)、使用无状态会话、放行登录和文档接口。
@Configuration
@EnableWebSecurity
@EnableMethodSecurity
@RequiredArgsConstructor
public class SecurityConfig {
private final JwtAuthenticationFilter jwtAuthenticationFilter;
@Bean
public SecurityFilterChain securityFilterChain(HttpSecurity http) throws Exception {
http
.csrf(AbstractHttpConfigurer::disable)
.sessionManagement(session -> session.sessionCreationPolicy(SessionCreationPolicy.STATELESS))
.authorizeHttpRequests(auth -> auth
.requestMatchers("/auth/login", "/auth/register").permitAll()
.requestMatchers("/doc.html", "/webjars/**", "/v3/api-docs/**").permitAll()
.anyRequest().authenticated()
)
.addFilterBefore(jwtAuthenticationFilter, UsernamePasswordAuthenticationFilter.class);
return http.build();
}
@Bean
public PasswordEncoder passwordEncoder() {
return new BCryptPasswordEncoder();
}
}
5.5 全局异常处理 - GlobalExceptionHandler.java
统一捕获和处理系统异常,避免原始错误信息暴露给前端。
@Slf4j
@RestControllerAdvice
public class GlobalExceptionHandler {
@ExceptionHandler(BusinessException.class)
public Result<?> handleBusinessException(BusinessException e) {
log.error("业务异常: {}", e.getMessage());
return Result.error(e.getCode(), e.getMessage());
}
@ExceptionHandler(MethodArgumentNotValidException.class)
public Result<?> handleValidationException(MethodArgumentNotValidException e) {
String message = e.getBindingResult().getAllErrors().getFirst().getDefaultMessage();
return Result.error(400, message);
}
@ExceptionHandler(Exception.class)
public Result<?> handleException(Exception e) {
log.error("系统异常", e);
return Result.error("系统内部错误");
}
}
5.6 实体基类 - BaseEntity.java
所有实体类的公共基类,自动维护主键和时间字段。
@Data
public class BaseEntity implements Serializable {
@TableId(type = IdType.AUTO)
private Long id;
@TableField(fill = FieldFill.INSERT)
private LocalDateTime createTime;
@TableField(fill = FieldFill.INSERT_UPDATE)
private LocalDateTime updateTime;
}
5.7 老人实体 - Elder.java
老人档案的数据模型,继承 BaseEntity 自动获取公共字段。
@Data
@EqualsAndHashCode(callSuper = true)
@TableName("elder")
public class Elder extends BaseEntity {
private String name; // 姓名
private Integer gender; // 性别
private Integer age; // 年龄
private String idCard; // 身份证号
private String phone; // 联系电话
private String photo; // 照片
private LocalDate birthday; // 出生日期
private String nativePlace; // 籍贯
private Integer maritalStatus; // 婚姻状况
private LocalDate checkInDate; // 入院日期
private LocalDate checkOutDate;// 退院日期
private Integer status; // 状态(在住/退住)
private Integer careLevel; // 护理等级
private Long bedId; // 床位ID
private String remark; // 备注
@TableLogic
private Integer delFlag; // 逻辑删除标志
}
5.8 老人管理控制器 - ElderController.java
提供老人档案的完整 RESTful API,集成 Knife4j 接口文档注解。
@Tag(name = "老人档案管理")
@RestController
@RequestMapping("/elder")
@RequiredArgsConstructor
public class ElderController {
private final ElderService elderService;
@Operation(summary = "分页查询老人列表")
@GetMapping("/list")
public Result<PageResult<Elder>> list(
@RequestParam(defaultValue = "1") int pageNum,
@RequestParam(defaultValue = "10") int pageSize,
@RequestParam(required = false) String name,
@RequestParam(required = false) Integer status,
@RequestParam(required = false) Integer careLevel) {
Page<Elder> page = elderService.listElders(pageNum, pageSize, name, status, careLevel);
return Result.success(new PageResult<>(page.getTotal(), page.getRecords()));
}
@Operation(summary = "入院登记")
@PostMapping("/checkIn")
public Result<Void> checkIn(@RequestBody Elder elder) {
elderService.checkIn(elder);
return Result.success();
}
@Operation(summary = "退院办理")
@PostMapping("/{id}/checkOut")
public Result<Void> checkOut(@PathVariable Long id) {
elderService.checkOut(id);
return Result.success();
}
}
5.9 认证控制器 - AuthController.java
处理用户登录和登出请求。
@Tag(name = "认证管理")
@RestController
@RequestMapping("/auth")
@RequiredArgsConstructor
public class AuthController {
private final SysUserService sysUserService;
@Operation(summary = "用户登录")
@PostMapping("/login")
public Result<Map<String, Object>> login(@Valid @RequestBody LoginDTO loginDTO) {
Map<String, Object> result = sysUserService.login(
loginDTO.getUsername(), loginDTO.getPassword());
return Result.success("登录成功", result);
}
@Operation(summary = "用户登出")
@PostMapping("/logout")
public Result<Void> logout() {
Long userId = SecurityUtils.getUserId();
if (userId != null) {
sysUserService.logout(userId);
}
return Result.success("退出成功", null);
}
}
5.10 MyBatis-Plus 配置 - MybatisPlusConfig.java
配置分页插件和公共字段自动填充,减少重复代码。
@Configuration
@MapperScan("com.xiaoa.yanglao.modules.*.mapper")
public class MybatisPlusConfig implements MetaObjectHandler {
@Bean
public MybatisPlusInterceptor mybatisPlusInterceptor() {
MybatisPlusInterceptor interceptor = new MybatisPlusInterceptor();
interceptor.addInnerInterceptor(new PaginationInnerInterceptor(DbType.MYSQL));
return interceptor;
}
@Override
public void insertFill(MetaObject metaObject) {
this.strictInsertFill(metaObject, "createTime", LocalDateTime::now, LocalDateTime.class);
this.strictInsertFill(metaObject, "updateTime", LocalDateTime::now, LocalDateTime.class);
}
@Override
public void updateFill(MetaObject metaObject) {
this.strictUpdateFill(metaObject, "updateTime", LocalDateTime::now, LocalDateTime.class);
}
}
5.11 Axios 请求封装 - request.js
前端统一的 HTTP 请求封装,自动携带 Token、处理响应状态码和错误提示。
import axios from 'axios'
import { ElMessage, ElMessageBox } from 'element-plus'
import { useUserStore } from '@/store/user'
import router from '@/router'
import NProgress from 'nprogress'
const service = axios.create({
baseURL: '/api',
timeout: 15000
})
// 请求拦截器:自动携带 JWT Token
service.interceptors.request.use(config => {
NProgress.start()
const userStore = useUserStore()
if (userStore.token) {
config.headers['Authorization'] = 'Bearer ' + userStore.token
}
return config
})
// 响应拦截器:统一处理错误码
service.interceptors.response.use(response => {
NProgress.done()
const res = response.data
if (res.code !== 200) {
ElMessage.error(res.message || '请求失败')
// 401 未认证 → 引导重新登录
if (res.code === 401) {
ElMessageBox.confirm('登录已过期,请重新登录', '提示', {
confirmButtonText: '重新登录', type: 'warning'
}).then(() => {
const userStore = useUserStore()
userStore.logout()
router.push('/login')
})
}
return Promise.reject(new Error(res.message || '请求失败'))
}
return res
})
export default service
5.12 Pinia 用户状态管理 - user.js
管理用户登录状态、Token 持久化和菜单权限。
import { defineStore } from 'pinia'
import { login as loginApi, logout as logoutApi } from '@/api/auth'
export const useUserStore = defineStore('user', {
state: () => ({
token: localStorage.getItem('token') || '',
userInfo: JSON.parse(localStorage.getItem('userInfo') || '{}'),
menus: []
}),
getters: {
isLoggedIn: state => !!state.token
},
actions: {
async login(loginForm) {
const res = await loginApi(loginForm)
this.token = res.data.token
this.userInfo = res.data.user || {}
localStorage.setItem('token', this.token)
localStorage.setItem('userInfo', JSON.stringify(this.userInfo))
return res
},
async logout() {
try { await logoutApi() } catch (e) { /* ignore */ }
this.token = ''
this.userInfo = {}
this.menus = []
localStorage.removeItem('token')
localStorage.removeItem('userInfo')
}
}
})
六、数据库设计
6.1 核心数据表
系统共包含以下核心数据表:
| 模块 | 表名 | 说明 |
|---|---|---|
| 系统管理 | sys_user |
用户表 |
sys_role |
角色表 | |
sys_user_role |
用户角色关联表 | |
sys_menu |
菜单权限表 | |
sys_role_menu |
角色菜单关联表 | |
sys_dict_type |
字典类型表 | |
sys_dict_data |
字典数据表 | |
| 老人管理 | elder |
老人档案表 |
elder_family |
老人家属表 | |
elder_health |
老人健康档案表 | |
elder_assessment |
老人评估记录表 | |
| 床位管理 | building |
楼栋表 |
room |
房间表 | |
bed |
床位表 | |
bed_transfer |
调床记录表 | |
| 护理管理 | care_record |
护理记录表 |
care_schedule |
护工排班表 | |
| 费用管理 | charge_item |
收费项目表 |
bill |
账单表 | |
bill_detail |
账单明细表 | |
payment |
缴费记录表 |
6.2 用户表结构示例
CREATE TABLE `sys_user` (
`id` BIGINT NOT NULL AUTO_INCREMENT COMMENT '用户ID',
`username` VARCHAR(50) NOT NULL COMMENT '用户名',
`password` VARCHAR(200) NOT NULL COMMENT '密码(BCrypt加密)',
`real_name` VARCHAR(50) DEFAULT NULL COMMENT '真实姓名',
`phone` VARCHAR(20) DEFAULT NULL COMMENT '手机号',
`email` VARCHAR(100) DEFAULT NULL COMMENT '邮箱',
`gender` TINYINT DEFAULT 0 COMMENT '性别(0-未知, 1-男, 2-女)',
`avatar` VARCHAR(500) DEFAULT NULL COMMENT '头像地址',
`status` TINYINT DEFAULT 1 COMMENT '状态(0-禁用, 1-正常)',
`del_flag` TINYINT DEFAULT 0 COMMENT '删除标志(0-正常, 1-已删除)',
`create_time` DATETIME DEFAULT CURRENT_TIMESTAMP COMMENT '创建时间',
`update_time` DATETIME DEFAULT CURRENT_TIMESTAMP ON UPDATE CURRENT_TIMESTAMP COMMENT '更新时间',
PRIMARY KEY (`id`),
UNIQUE KEY `uk_username` (`username`)
) ENGINE=InnoDB DEFAULT CHARSET=utf8mb4 COMMENT='用户表';
七、页面展示
7.1 登录页面
登录页面采用居中卡片式布局,渐变背景配合白色表单卡片,提供用户名和密码输入。
页面特性:
- 表单校验(用户名和密码必填)
- 回车键快速登录
- 登录成功后自动跳转至首页或原访问地址
- 渐变紫色背景(
#667eea → #764ba2)

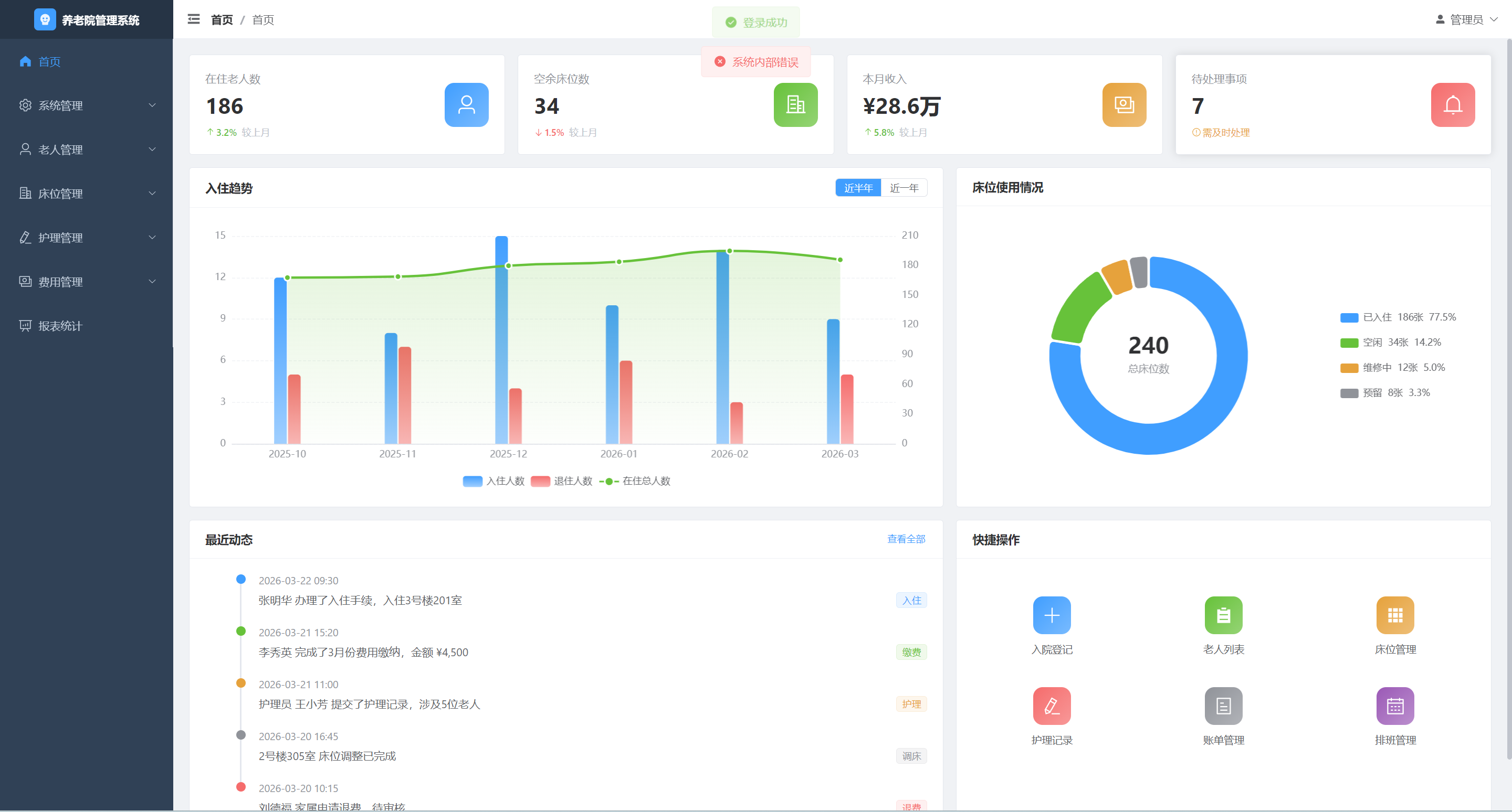
7.2 首页仪表盘
首页提供全局数据概览,分为三个区域:统计卡片、图表区域和快捷操作区。
统计卡片区(顶部):
| 卡片 | 数据 | 趋势 |
|---|---|---|
| 在住老人数 | 实时统计 | 较上月增长/下降百分比 |
| 空余床位数 | 实时统计 | 较上月变化百分比 |
| 本月收入 | 财务汇总 | 较上月增长/下降百分比 |
| 待处理事项 | 待办计数 | 提示需及时处理 |
图表区域(中部):
- 左侧:入住趋势图(柱状图 + 折线图组合),支持切换近半年/近一年
- 蓝色柱状:入住人数
- 红色柱状:退住人数
- 绿色折线:在住总人数
- 右侧:床位使用情况(环形饼图),展示已入住/空闲/维修中/预留占比
快捷操作区(底部):
- 左侧:最近动态时间线(入住、缴费、护理、调床、退费等事件)
- 右侧:快捷操作按钮(入院登记、老人列表、床位管理、护理记录、账单管理、排班管理)

7.3 后台管理布局
系统采用经典的后台管理布局:左侧固定导航栏 + 顶部面包屑 + 右侧内容区。
┌──────────┬──────────────────────────────────────────┐
│ [Logo] │ ☰ 首页 > 老人管理 > 老人列表 [管理员 ▼] │
│ 养老院 │──────────────────────────────────────────│
│ 管理系统 │ │
│──────────│ 页面内容区 │
│ ▸ 首页 │ │
│ ▾ 系统管理│ (router-view 动态渲染) │
│ 用户管理│ │
│ 角色管理│ │
│ 菜单管理│ │
│ 字典管理│ │
│ ▾ 老人管理│ │
│ 老人列表│ │
│ 入院登记│ │
│ ▾ 床位管理│ │
│ 楼栋管理│ │
│ 房间管理│ │
│ 床位管理│ │
│ 调床记录│ │
│ ▾ 护理管理│ │
│ 护理记录│ │
│ 排班管理│ │
│ ▾ 费用管理│ │
│ 收费标准│ │
│ 账单管理│ │
│ 缴费管理│ │
│ 退费管理│ │
│ ▸ 报表统计│ │
└──────────┴──────────────────────────────────────────┘
布局特性:
- 侧边栏支持折叠/展开(宽度 220px ↔ 64px)
- 顶栏显示面包屑导航和用户信息
- 页面切换带淡入淡出过渡动画
- 页面标题动态跟随路由变化
八、部署架构
8.1 部署方案
服务器
├── Nginx (80/443) # 反向代理、前端静态资源托管
├── Spring Boot App (8080) # 后端服务(内嵌 Tomcat)
├── MySQL (3306) # 关系型数据库
└── Redis (6379) # 缓存服务
8.2 构建命令
后端构建:
# Maven 打包
mvn clean package -DskipTests
# 运行
java -jar target/yanglao-0.0.1-SNAPSHOT.jar
前端构建:
# 安装依赖
cd frontend && npm install
# 开发环境
npm run dev
# 生产构建
npm run build
九、项目总结
养老院管理系统是一个功能完备的 B/S 架构企业级应用,具备以下技术特点:
- 架构规范:前后端分离,后端三层架构清晰,模块化程度高
- 安全可靠:基于 JWT + Spring Security + Redis 的认证授权体系,RBAC 权限模型
- 开发高效:MyBatis-Plus 自动填充与分页、Lombok 简化代码、Knife4j 自动生成 API 文档
- 体验友好:Element Plus 组件库保证 UI 一致性,ECharts 提供丰富的数据可视化
- 易于维护:统一响应格式、全局异常处理、RESTful API 规范,降低前后端对接成本
!!!商务合作,代码咨询,扫描下方二维码联系作者!!!
AtomGit 是由开放原子开源基金会联合 CSDN 等生态伙伴共同推出的新一代开源与人工智能协作平台。平台坚持“开放、中立、公益”的理念,把代码托管、模型共享、数据集托管、智能体开发体验和算力服务整合在一起,为开发者提供从开发、训练到部署的一站式体验。
更多推荐



所有评论(0)