Tableau 2026.1 发布!圆角样式、AI 调色板、地图支持混合几何等,全面升级可视化分析体验
Tableau 2026.1 聚焦 AI 驱动、灵活设计与云治理,旨在为企业带来更丰富的可视化创作、更强大的空间计算能力,以及更值得信赖的智能分析体验!
步入早春,Tableau 2026.1 正式发布啦~ 🌸 这一次,Tableau 聚焦 AI 驱动、灵活设计与云治理,旨在为企业带来更丰富的可视化创作、更强大的空间计算能力,以及更值得信赖的智能分析体验:
-
圆角设计:仪表板对象可直接调半径,快速做出多形状卡片。
-
连接器整合:Marketo、Eloqua、WDC 退役,JDBC/REST 接口让维护更省心。
-
空间计算增强:Prep 支持 MakePoint、Buffer 等空间函数,GIS 计算一步到位。
-
云端管理升级:扩展导出服务架构,订阅、缩略图、警报与 Slack 协作更统一。
-
深化智能分析:AI 自动配色与生成语义模型,Q&A 校准+指标洞察让“是什么与为什么”一键呈现。
新功能亮点不仅于此。在升级至最新版前,先来详细一览 Tableau 2026.1 最新特性吧~
Tableau Desktop
》仪表板对象支持圆角样式
在 Tableau 2026.1 版本中,你可以直接为仪表板对象设置圆角半径,无需再借助 “添加注释” 或 “插入背景图片” 等曲折方法。如图所示,只需设置半径值,即可创建简约的圆角效果,或通过增加半径值实现不同样式。
PS:圆角功能已在 Tableau Desktop、Cloud 和 Public 中正式发布。
》AI 辅助调色板生成
借助此功能,分析师可以加快自定义调色板的创建速度,同时获取颜色对比度和无障碍设计的建议。如图所示,通过“自定义调色板”对话框中的“自动生成”按钮,只需输入几个词语或简短描述即可生成新的颜色样本。
PS:此功能已在 Tableau Desktop 正式发布,使用前提是需登录已启用 Tableau Agent(要购买 Tableau+)的站点。
》查看数据模型增强
在新版本中,分析师可以更快了解 Tableau 数据模型在可视化或工作表中的使用方式,以及哪些表为可视化中的哪些胶囊提供数据。
如图所示,如果某个字段胶囊中使用了复杂的计算,你只需将鼠标悬停在该胶囊上,即可在“查看数据模型”中高亮显示参与计算的表,从而确认逻辑的正确性。
这样,你就能直接在工作流程中诊断和评估分析结果,避免在工作表和数据源选项卡之间来回切换。
PS:此功能已在 Tableau Cloud、Desktop 和 Public 中正式发布。
》表名称智能筛选器
这一新功能,让 Tableau 用户能按确切名称筛选出需要的表,从而提高大型数据模型的分析效率。如图所示,使用相同的表智能筛选器代码 “T:” ,后面添加双引号的确切表名称,就可绕过子字符串搜索。
PS:此功能已在 Tableau Cloud、Desktop 和 Public 中正式发布。
》Tableau 地图:混合几何体支持
无需再与僵化的数据纠缠,即可开始描绘真实世界。混合几何体支持功能允许 Tableau 从单个列同时绘制点、线和多边形可视化,从而消除了繁琐的数据准备工作。它为复杂的空间数据提供了一种“拖放”解决方案,无需任何变通方法即可立即生成高保真地图。
PS:此功能已在 Tableau Cloud、Desktop 和 Public 中正式发布。
》新增 REST API 连接器
无需编写自定义代码即可连接到 REST API 端点中的数据。
新版本中的 REST API 连接器为不具备开发人员资源的业务用户解锁 API 数据,从而实现自助式分析并缩短分析准备时间。
需要说明的是,REST API 连接器旨在替代已弃用的 Web 数据连接器选项。
PS:此功能已在 Tableau Desktop 和 Public 中正式发布,很快会上线 Cloud。
》新增 Google Looker 连接器
现在,企业可以将 Google Looker 强大的数据建模功能与 Tableau 业界领先的可视化功能相结合。比如,可以在 Tableau 中即时访问其受管 Looker 数据,无需手动导出。
同时,业务分析师也能使用 Looker 的业务规则在 Tableau 中对预先建模的数据进行可视化,从而实现在两个平台之间无缝连接的工作流。
PS:此功能已在 Tableau Cloud、Desktop 和 Prep 中正式发布。 
》新 Amazon S3 连接器(Beta 版)
借助新的 Amazon S3 连接器(Beta),你可以在 Tableau 中连接和分析 S3 数据。现代 S3 连接功能使用户无需编写脚本即可在 Tableau 中访问 Amazon S3 数据文件(CSV 和 Parquet)。
值得一提的是,新的连接器提高了性能和安全性,可以直接从 S3 存储中进行自助式分析,并且消除了对已弃用的 Web 数据连接器的依赖。
》移除三款数据连接器
为确保更安全高效的体验,Marketo、Oracle Eloqua 和通用 Web 数据 (WDC) 连接器已正式弃用。为避免服务中断,企业必须立即开始内容迁移。
请注意,Tableau Desktop 2026.1 现已全面移除上述连接器。替代方案如下:
替代 Marketo & Oracle Eloqua:通过 Tableau Exchange 下载基于 JDBC 的连接器。
替代 WDC:使用新的 REST API 连接器。
》适用于 Cloudera Impala 的 OAuth
通过为 Cloudera Impala 提供 OAuth 支持来简化身份验证流程。通过配置 Impala 实例使用 OAuth,企业可以摆脱传统的身份验证方式,转而采用高度安全的现代化云友好型方法来连接到 Cloudera Impala。
PS:此功能已在 Tableau Cloud、Desktop 和 Prep 中正式推出。
Tableau Prep
》Prep:空间计算和联接
Tableau Prep 2026.1 已在计算编辑器中支持以下空间计算:MakePoint、MakeLine、Buffer、Distance、Area、Intersects、Length、Outline。
现在,用户可以在 Tableau Prep 中灵活地配置两种几何数据类型之间的空间联接,来生成位置点和感兴趣的区域,操作方法与在 Tableau Desktop 中一样。
PS:此功能已在 Tableau Prep 和 Cloud 中正式发布。
》Prep:数据库内处理 - Snowflake
利用数据库内处理,让与大型数据集连接的流程处理更高效。在 2026.1 版本中,用户可以选择在 Snowflake 数据库中执行操作数据准备流程,而非在 Tableau Prep 中执行,这样就无需再使用大量内存,还能缩短处理时间。
PS:此功能目前处于 Beta 测试阶段。
》Prep:Hyper 即服务
利用 Hyper 即服务,更高效处理更大型的 Prep 流程。
Tableau Prep 现在会将流程处理器 (Minerva) 和 Hyper 分离到不同的 pod 中,从而独立扩展和部署各项服务。这有助于企业更轻松地隔离故障并有效地分配资源,从而大大减少因内存限制导致的流程失败。
PS:此功能已在 Tableau Prep 和 Cloud 中正式发布。
👉Tableau Prep 2026.1 中同样有: REST API 连接器、Google Looker 连接器、新 Amazon S3 连接器(Beta 版)、适用于 Cloudera Impala 的 OAuth 等方面的新特性,详见上文描述。
Tableau Public
》无障碍的可视化制作
在 2026.1 版本中, Tableau Public 网页端提供更完善的无障碍功能,让每个人都能创作数据可视化。
如下图所示,在 Web 制作界面中,导航到某个胶囊,然后使用键盘和辅助技术,选择上下文菜单选项将该胶囊放到放置区,包括“列”和“行”、“智能显示”、“页面”、“筛选器”或“标记”卡。
PS:此功能已在 Tableau Cloud 和 Public 中正式发布。
》Tableau Public 智能体助手
借助交互式智能向导,你可以加快 Tableau Public 之旅。它可以帮助你更快地找到答案并掌握新功能。
无论你是正在摸索第一个可视化的初学者,还是正在寻找社区最佳做法的专家,Tableau Public 网页端的智能体助手都能即时为你提供个性化知识。
👉Tableau Public 2026.1 中同样有: 仪表板对象支持圆角样式、查看数据模型增强功能、表名称智能筛选器、Tableau 地图支持混合几何体 等方面的新特性,详见上文描述。
Tableau Cloud
》图像导出改进
在 Tableau Cloud 2026.1 中导出或创建订阅时,扩展导出服务架构可帮助你加载使用扩展程序的仪表板,并生成与你在登录后看到的数据一致的图像输出。
这样,分析师和管理员就能简化导出和自动化作业的考量因素,让用户在各种操作中(例如下载仪表板,访问订阅和缩略图,接收提醒通知,以及在 Slack 上开展协作时)获得统一的仪表板体验。

》SCIM 与身份验证协议无关
通过将 Tableau Cloud 上的 SCIM 支持从 SAML 扩展到包括现代 OpenID Connect (OIDC) 协议,从而提高灵活性并简化集成。
现在,Cloud 管理员可以在 SCIM 配置中无缝选择 OIDC 作为身份验证方法。
》禁用重复的自定义视图名称
阻止创建名称重复的视图,并在保存操作将覆盖现有视图时提供明确的内联警告,从而增强产品可靠性并提供更直观的自定义视图体验。这可以消除静默故障并避免混淆,尤其是在大型企业环境中。
》Bridge:活动日志中的客户端状态
借助 Tableau 活动日志中新增的 bridge_client_status 事件类型,获得更深入的企业级监控。这项更新可提供持续的审计跟踪,准确记录 Bridge 客户端何时断开连接或重新连接,此外还每 24 小时记录一次“心跳”日志。
这种新增的可观测性使团队能够跟踪客户端的运行状况,更快地排除宕机故障,并保持数据连接的高可用性。

》Bridge:改进的作业监控
借助增强的 Tableau Bridge 监控功能,更高效地管理后台工作负载。管理员视图和 QueryJobs/getBackgroundJobs API 现在会报告“已发送到 Bridge”状态。
这项更新功能可清晰展示哪些作业在本地 Bridge 客户端运行,哪些作业在使用 Tableau Cloud Backgrounder 资源,让你能够更好地进行容量规划,更准确地排除性能故障。
》Tableau Agent:仪表板叙述
利用 AI 生成的直观解释,让数据发现变得更加轻松。Tableau Agent 提供仪表板叙述,概述仪表板内容并提供有关每个可视化的见解,突出显示有意义的趋势。
PS:此功能当前正针对 Tableau Cloud 进行 Beta 公测,即将在 Desktop 中发布。如需使用,企业需购买附加 Tableau+ 套件的 Tableau Cloud 版本。
》Pulse:增强型问答相关性见解
在 Tableau Pulse 中挖掘指标背后的隐藏驱动因素。
增强型问答(Q&A)现可根据分析师指定的关系,揭示来自不同数据源的指标之间所存在的实用相关性。它会报告关系的强度和方向,解释其意义,并引用可视化作为佐证。
增强型问答由大语言模型提供支持,但始终基于检测到的见解,帮助你可靠地将业务中的各个环节联系起来。
PS:此功能已在增购了 Tableau+ 套件的 Tableau Cloud 中正式发布。
》Pulse:管理指标提醒
管理指标通知,让 Tableau Pulse 提醒能够抓住重点事项。现在你可以针对特定指标开启或关闭提醒,以便根据当前的优先事项调整通知。这样可以屏蔽不太相关的提醒,确保最重要的动态能够突出显示。
PS:此功能已在所有 Tableau Cloud 版本中正式发布。
》Pulse:自定义目标和阈值名称
为指标的目标或阈值指定特定名称,用你公司的术语进行沟通。
在 Tableau Pulse 中,你可以自定义状态标签(例如“目标值”或“配额”),而不是使用默认的“目标”或“阈值”。这些标签会反映在所有关联的 Pulse 内容中,确保你的见解能引起团队的共鸣。
PS:此功能已在所有 Tableau Cloud 版本中正式发布。
》Pulse:增强型问答自定义主页查询
直接从 Tableau Pulse 主页通过自定义增强 Q&A 查询,更快地将好奇心转变为见解。
通过新的“使用 AI 分析”入口点,业务用户可以直接从主页上提出自己的问题,而不必从建议的问题开始。只需键入你的问题或提示,且以全视图显示你的指标,即可无缝地发现特定模式。
PS:此选项仅在指标按“指标定义”或“数据源”排序时可用。
》自带连接器 - BYOC(试点)
使用自带连接器 (BYOC) 加速你的云迁移之旅并实现管理集中化,此功能目前处于试点阶段。使用专有系统或不受支持的数据库的企业,现在可以部署自定义驱动程序和连接器,从而实现向 Tableau Cloud 的迁移。
BYOC 可充分利用 Web 制作功能、已发布数据源、数据提取和 Tableau Prep 流程,同时确保站点级治理和使用情况监控。
👉 Tableau Cloud 2026.1 中同样有: 仪表板对象支持圆角样式、查看数据模型增强、表名称智能筛选器、Tableau 地图支持混合几何体、空间计算和联接、Hyper 即服务、REST API 连接器、Google Looker 连接器、新 Amazon S3 连接器、适用于 Cloudera Impala 的 OAuth 等方面的新特性,详见上文描述。
Tableau Next
作为新一代 Agentic Analytics 智能分析平台,Tableau Next 集成在 Salesforce 中,因此作为独立产品单独介绍其新增功能。
》Tableau Next:数据编排中心
支持企业用户直接在 Tableau Next 工作区中使用自然语言创建语义模型,自动映射对象和关系,在几秒钟内将原始数据转换为结构化的语义层。
PS:此功能目前仍处于 Beta 公测阶段。
》Tableau Next:Q&A 校准
无需再猜测你的 AI 智能体是否做对,Q&A 校准将验证和优化工作交给了数据专家。通过测试 AI 智能体对精选问题的响应,专家可以对准确性进行分类,使用指导性建议微调逻辑,并验证问题,确保每个答案都准确可靠。
PS:此功能目前仍处于 Beta 公测阶段。
》Tableau Next:Personal Orgs
此新功能旨在为分析师提供安全灵活的环境来构建新的分析,从而在保持治理的同时扩大创新。通过在将批准的资产投入生产之前,让团队能通过自助式功能使用新数据来扩展受管资产。
PS:此功能目前仍处于 Beta 公测阶段。
》Tableau Next:仪表板摘要
通过仪表板摘要快速了解正在发生的事情及其原因。通过配置动态文本组件,你可以显示涵盖各项指标的文本摘要。
PS:此功能目前仍处于 Beta 公测阶段。
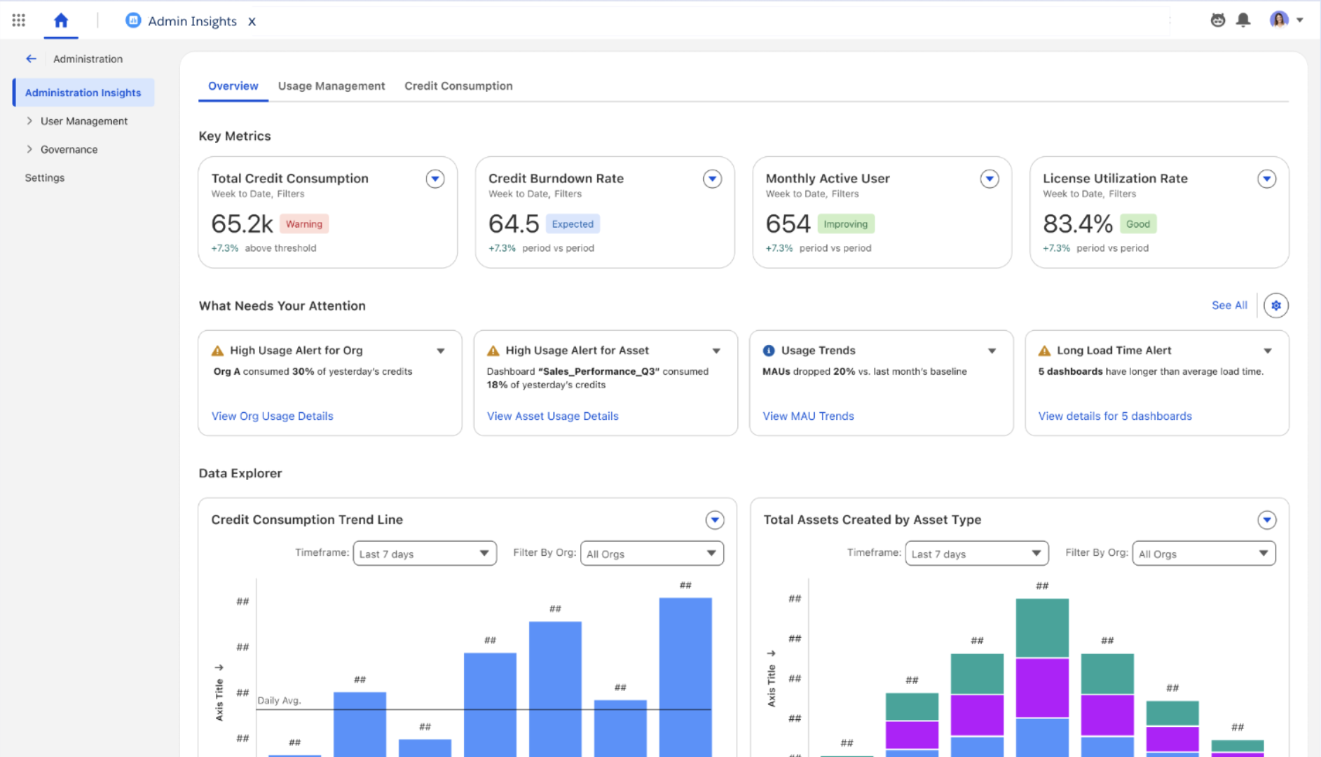
》Tableau Next:在线管理见解
通过统一的仪表板整合内容使用情况、用户参与度和使用见解,从而实现从被动分析到主动分析的转变。快速识别未充分利用的资产或效率低下的环节,并通过节约成本的建议来优化绩效,从而加强管理。
请注意,Tableau Next 基本上每个月都会推出新功能或增强功能。因此上述 Beta 功能未必要等到 2026.2 发布才可使用,具体请关注 Tableau 公告。
如需了解更多 Tableau Next 在 AI 功能方面的历史更新,请访问:https://www.tableau.com/zh-cn/products/new-features
AtomGit 是由开放原子开源基金会联合 CSDN 等生态伙伴共同推出的新一代开源与人工智能协作平台。平台坚持“开放、中立、公益”的理念,把代码托管、模型共享、数据集托管、智能体开发体验和算力服务整合在一起,为开发者提供从开发、训练到部署的一站式体验。
更多推荐


所有评论(0)