大数据项目Python hadoop spark hive电商商品数据智能分析个性化推荐系统 可视化
1、项目介绍
项目介绍
技术栈:python语言、Django框架、Echarts可视化、机器学习随机森林预测算法 预测销量、爬虫、HTML
功能模块:
· 首页数据大屏
· 整体分析
· 相关性分析
· 评论分析
· 数据中心
· 商品详情页+推荐
· 评论列表
· 销量预测
· 注册登录
· 后台管理
本项目基于Python语言与Django框架构建后端服务,采用爬虫技术采集商品多源数据,通过Echarts可视化库实现数据图表展示,并引入机器学习随机森林算法进行销量预测。系统整合了首页数据大屏、整体分析、相关性分析、评论分析、数据中心、商品详情页、评论列表、销量预测、注册登录及后台管理等核心功能模块,构建了从数据采集、存储、分析到预测应用的全流程体系,旨在为企业提供数据驱动的商品运营决策支持,帮助精准把握市场动态并优化销量策略。
2、项目界面
(1)首页数据大屏
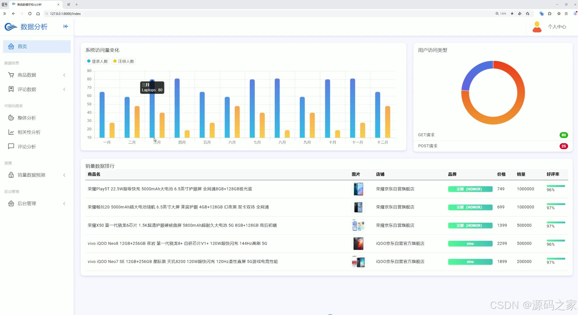
这是一个数据分析系统的首页,左侧设有首页、数据信息、可视化图表、相关性分析、评论分析、销量预测、后台管理等功能导航栏,页面通过柱状图、环形图、数据表格等形式,展示系统访问量变化、用户访问类型及销量数据排行等多维度分析内容,还提供个人中心入口。









————————————————
3、项目说明
一、技术栈简要说明
本系统后端采用Python语言结合Django框架构建,利用其MVC架构实现业务逻辑处理与数据管理。在数据采集层面,运用爬虫技术从电商平台获取商品多源数据。前端展示通过Echarts可视化库实现,将复杂数据呈现为柱状图、饼图、折线图、雷达图、词云图等多种动态图表。在预测功能层面,引入机器学习随机森林算法,基于商品历史销量、价格、好评率等多维特征进行销量预测。系统整体采用HTML构建用户交互界面,形成了完整的数据采集、分析、可视化与预测技术体系。
二、功能模块详细介绍
· 首页数据大屏
首页大屏作为系统核心总览界面,左侧设有功能导航栏,集成首页、数据信息、可视化图表、相关性分析、评论分析、销量预测、后台管理等模块入口。页面主体通过柱状图、环形图、数据表格等形式,实时展示系统访问量变化、用户访问类型分布及销量数据排行等多维度分析内容,并提供个人中心入口,帮助企业快速掌握运营全局。
· 整体分析
整体分析页面聚焦于商品数据的描述性统计。页面通过矩形图、柱状图、饼图、条形图等多种图表,对商品品牌分布、各店铺商品数量、价格区间统计以及销量区间统计等进行多维度展示,为用户提供全面的商品数据基础画像。
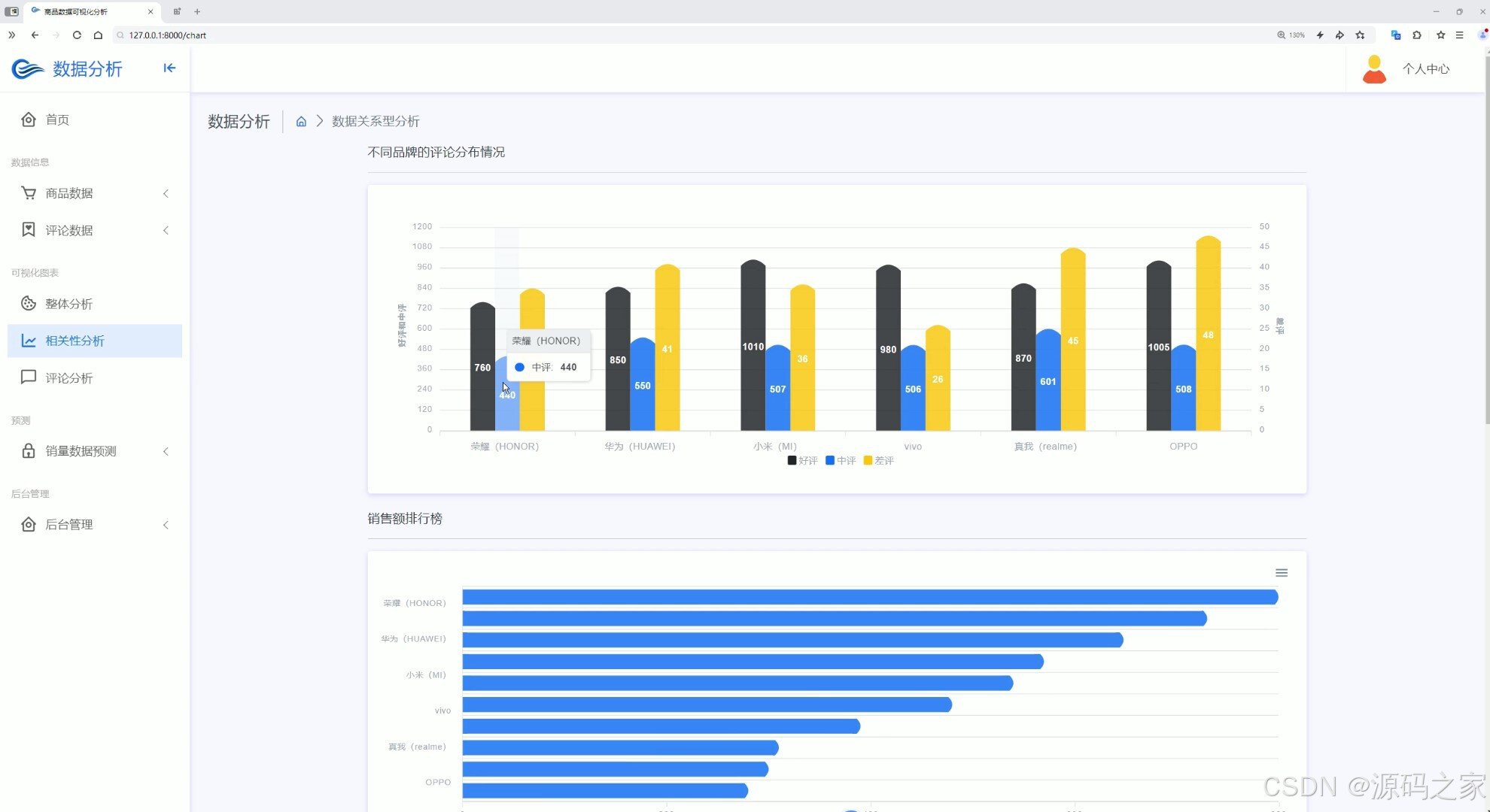
· 相关性分析
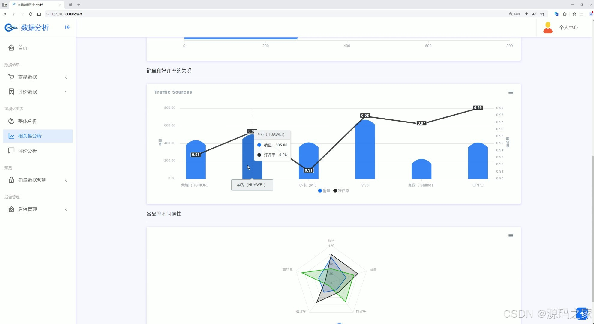
系统包含两个相关性分析页面,分别从不同角度挖掘数据关联。第一个页面通过分组柱状图和条形图,展示不同品牌的评论分布情况及销售额排行榜,实现品牌评论与销售额之间的关联分析。第二个页面采用柱状图、折线图、雷达图等,展示各品牌销量与好评率的关联数据以及各品牌不同属性的维度对比,实现商品销量、好评率等多维度指标的相关性分析功能。
· 评论分析
评论分析模块专注于用户反馈数据的深度挖掘。页面通过折线图展示评论时间分布趋势,饼图呈现评论情感极性占比,柱状图对比不同品牌评论情感差异,词云图提取评论关键词,条形图展示评论属性维度分析,实现对商品评论数据的多维度情感与趋势分析。
· 数据中心
数据中心是商品信息的集中管理页面。页面顶部配有搜索框支持快速检索,主体区域以卡片形式展示各类商品信息,包括商品图片、价格、优惠、销量、好评率及店铺详情,为用户提供便捷的商品数据浏览与查询功能。
· 商品详情页+推荐
商品详情页完整展示单件商品的核心信息,包括商品图片、名称、价格、优惠、店铺、品牌、评分等,同时提供其他详情数据与精选评论入口。该模块还整合了推荐功能,支持用户查看完整商品信息并跳转至购买页面。
· 评论列表
评论列表模块专门用于管理用户评价数据。页面顶部配有搜索框,主体区域以列表形式展示商品ID与对应的评论内容,并提供分页导航功能,支持评论数据的精确检索与高效浏览。
· 销量预测
销量预测模块是系统的核心功能页面。页面提供商品品牌、好评率、商品价格、平均得分等信息输入区域,用户输入相关参数后点击预测按钮,系统后台调用训练好的随机森林算法模型,结合输入特征进行计算并输出销量预测结果,为库存备货与营销决策提供科学依据。
· 注册登录
注册登录模块负责用户身份认证与权限管理。页面中央设有账号和密码输入框,支持记住密码功能,提供立即登录按钮,同时包含注册入口与忘记密码选项,可实现用户身份验证、账号注册及密码找回等完整功能,保障系统数据安全。
· 后台管理
后台管理模块为系统管理员提供全面的数据维护功能。页面左侧设有后台功能导航栏,中间区域配备商品搜索框及增删操作按钮,以表格形式清晰展示商品ID、名称、价格、所属店铺、品牌及评价数据等详细信息,底部整合分页导航功能,支持商品数据的检索、批量管理与多页浏览,实现商品信息的系统化管理。
三、项目总结
本项目构建了一个基于Python与Django框架的商品数据分析与销量预测系统。系统后端依托Django处理业务逻辑,前端借助Echarts实现多维度数据可视化,核心预测功能引入机器学习随机森林算法,数据采集通过爬虫技术完成。在功能设计上,系统涵盖了首页数据大屏、整体分析、相关性分析、评论分析、数据中心、商品详情页、评论列表、销量预测、注册登录及后台管理等完整模块,形成了从数据采集、存储、分析到预测应用的全流程业务闭环。该系统能够帮助企业摆脱经验决策依赖,通过数据驱动方式精准把握市场动态、优化运营策略、科学规划库存,具有显著的应用价值和推广前景。
4、核心代码
5、源码获取方式
🍅由于篇幅限制,获取完整文章或源码、代做项目的,查看我的【用户名】、【专栏名称】、【顶部选题链接】就可以找到我啦🍅
感兴趣的可以先收藏起来,点赞、关注不迷路,下方查看👇🏻获取联系方式👇🏻
AtomGit 是由开放原子开源基金会联合 CSDN 等生态伙伴共同推出的新一代开源与人工智能协作平台。平台坚持“开放、中立、公益”的理念,把代码托管、模型共享、数据集托管、智能体开发体验和算力服务整合在一起,为开发者提供从开发、训练到部署的一站式体验。
更多推荐



所有评论(0)