计算机毕业设计Python+百度千问大模型微博舆情分析预测 微博情感分析可视化 大数据毕业设计(源码+LW文档+PPT+讲解)
温馨提示:文末有 CSDN 平台官方提供的学长联系方式的名片!
温馨提示:文末有 CSDN 平台官方提供的学长联系方式的名片!
温馨提示:文末有 CSDN 平台官方提供的学长联系方式的名片!
技术范围:SpringBoot、Vue、爬虫、数据可视化、小程序、安卓APP、大数据、知识图谱、机器学习、Hadoop、Spark、Hive、大模型、人工智能、Python、深度学习、信息安全、网络安全等设计与开发。
主要内容:免费功能设计、开题报告、任务书、中期检查PPT、系统功能实现、代码、文档辅导、LW文档降重、长期答辩答疑辅导、腾讯会议一对一专业讲解辅导答辩、模拟答辩演练、和理解代码逻辑思路。
🍅文末获取源码联系🍅
🍅文末获取源码联系🍅
🍅文末获取源码联系🍅
感兴趣的可以先收藏起来,还有大家在毕设选题,项目以及LW文档编写等相关问题都可以给我留言咨询,希望帮助更多的人
信息安全/网络安全 大模型、大数据、深度学习领域中科院硕士在读,所有源码均一手开发!
感兴趣的可以先收藏起来,还有大家在毕设选题,项目以及论文编写等相关问题都可以给我留言咨询,希望帮助更多的人

介绍资料
任务书:Python + 百度千问大模型微博舆情分析预测系统开发
一、项目背景与目标
微博作为国内最大的社交媒体平台之一,日均产生数亿条用户动态,蕴含大量舆情信息。本项目旨在开发一套基于Python与百度千问大模型(QianWen)的微博舆情分析预测系统,通过自然语言处理(NLP)技术实时抓取、分析微博数据,识别热点事件、情感倾向及传播趋势,并结合千问模型的语义理解能力预测舆情发展,为企业、政府等用户提供决策支持。
二、项目范围与功能模块
1. 系统架构设计
- 数据采集层:Python爬虫(Scrapy/Selenium)抓取微博公开数据(文本、图片、用户信息)。
- 数据处理层:
- 数据清洗:去重、过滤广告/垃圾信息、处理表情符号与特殊符号。
- 情感分析:基于千问模型识别文本情感倾向(正面/负面/中性)。
- 实体识别:提取事件关键词、人物、地点等实体信息。
- 分析预测层:
- 热点发现:通过TF-IDF、TextRank算法提取高频话题。
- 传播趋势预测:基于时间序列分析(ARIMA/LSTM)预测话题热度变化。
- 舆情风险评估:结合情感极性与传播速度,生成风险等级预警。
- 可视化层:Matplotlib/ECharts展示舆情热力图、情感分布、趋势曲线等。
- 交互层:Flask/Django构建Web界面,支持用户查询、导出报告及自定义预警规则。
2. 核心功能模块
| 模块 | 功能描述 |
|---|---|
| 微博数据采集 | 1. 模拟浏览器行为抓取微博实时流数据(需处理反爬机制) 2. 存储至MongoDB(非结构化数据)与MySQL(结构化数据)。 |
| 情感分析与实体识别 | 1. 调用百度千问API对微博文本进行细粒度情感分析(如“愤怒”“喜悦”) 2. 提取事件核心要素(如“某品牌产品质量问题”中的品牌、问题类型)。 |
| 热点话题聚类 | 1. 使用K-Means/DBSCAN算法对相似微博聚类 2. 结合千问模型生成话题摘要(如“XX事件引发公众对食品安全的关注”)。 |
| 传播趋势预测 | 1. 基于历史数据训练LSTM模型,预测未来24/48小时话题热度 2. 输出置信区间与关键影响因素(如KOL参与、媒体报道)。 |
| 风险预警与报告 | 1. 设定情感阈值(如负面评论占比>30%触发预警) 2. 自动生成PDF/Excel报告,包含关键数据与建议措施。 |
| 用户交互界面 | 1. 实时舆情仪表盘(热点排行、情感分布、地域热力图) 2. 历史数据查询与对比分析功能。 |
三、技术选型
- 编程语言:Python 3.8+(主开发语言)
- 数据采集:Scrapy(异步爬取) + Selenium(动态页面渲染) + ProxyPool(代理IP池)
- 数据处理:
- 文本清洗:NLTK/Re库
- 情感分析:百度千问API(或本地部署轻量化模型如BERT-tiny)
- 实体识别:千问模型 + 正则表达式辅助
- 分析预测:
- 热点发现:Gensim(Topic Modeling) + Scikit-learn(聚类)
- 趋势预测:TensorFlow/Keras(LSTM模型) + StatsModels(ARIMA)
- 可视化:PyEcharts(交互式图表) + Folium(地图热力图)
- Web框架:Flask(轻量级API服务) + Vue.js(前端动态渲染)
- 数据库:
- MongoDB:存储原始微博数据(JSON格式)
- MySQL:存储结构化分析结果(话题、情感、用户信息)
- Redis:缓存热点数据与预测结果
- 部署环境:Docker容器化 + Nginx(反向代理) + 阿里云/腾讯云服务器
四、开发计划与里程碑
| 阶段 | 时间 | 任务 |
|---|---|---|
| 需求分析与设计 | 第1-2周 | 1. 定义舆情分析指标(情感极性、传播速度等) 2. 设计数据库表结构与API接口 3. 确定千问模型调用场景与提示词(Prompt)模板。 |
| 数据采集与清洗 | 第3-4周 | 1. 开发微博爬虫,突破反爬限制(如验证码识别) 2. 实现数据清洗管道(去重、过滤敏感词) 3. 存储初始数据集(10万+条微博)。 |
| 模型集成与测试 | 第5-6周 | 1. 调用千问API进行情感分析与实体识别,评估准确率(F1-score≥0.85) 2. 优化提示词(Prompt)提升模型对短文本的理解能力。 |
| 分析与预测模块开发 | 第7-8周 | 1. 实现热点聚类与话题摘要生成 2. 训练LSTM趋势预测模型,验证MAPE误差≤15% 3. 开发风险预警规则引擎。 |
| 可视化与交互层 | 第9周 | 1. 使用PyEcharts开发实时仪表盘 2. 集成Vue.js实现前端动态交互(如点击话题查看详情)。 |
| 系统集成与测试 | 第10周 | 1. 端到端测试(爬虫→分析→预测→可视化全流程) 2. 性能优化(单接口响应时间≤2秒) 3. 修复数据丢失、模型偏差等关键问题。 |
| 部署上线与监控 | 第11周 | 1. Docker容器化部署至云服务器 2. 配置Prometheus+Grafana监控系统资源使用率 3. 编写运维手册与故障排查指南。 |
五、交付成果
- 可运行的舆情分析系统:
- 支持微博数据实时采集、情感分析、热点发现与趋势预测。
- 提供Web界面与API接口,供第三方系统调用。
- 技术文档:
- 系统设计文档(架构图、数据库ER图、API规范)
- 千问模型调用与提示词(Prompt)优化报告
- 部署指南(Docker命令、云服务器配置、监控方案)
- 测试报告:
- 功能测试(覆盖所有核心模块)
- 性能测试(并发处理能力、响应时间)
- 模型评估报告(情感分析准确率、预测误差率)
- 源代码:
- 托管至Git仓库(如Gitee),分支管理规范(feature/bugfix/release)。
六、风险评估与应对
| 风险 | 应对措施 |
|---|---|
| 微博反爬机制升级 | 1. 定期更新爬虫代理IP池 2. 模拟真实用户行为(随机请求间隔、User-Agent轮换)。 |
| 千问模型调用限制 | 1. 申请企业级API密钥,提高调用配额 2. 对高频查询缓存结果,减少实时调用次数。 |
| 舆情预测准确性不足 | 1. 引入多模型融合(如千问+BERT)提升语义理解能力 2. 增加人工标注数据优化预测算法。 |
| 数据隐私合规问题 | 1. 严格遵循《网络安全法》,匿名化处理用户信息 2. 存储数据仅用于分析,不外泄原始内容。 |
七、验收标准
- 功能完整性:
- 完成所有核心模块开发,无严重Bug。
- 支持至少5种舆情分析维度(情感、热点、传播、风险、地域)。
- 性能指标:
- 爬虫吞吐量 ≥1000条/小时(单节点)
- 预测接口平均响应时间 ≤2秒
- 系统支持50+并发用户访问
- 模型效果:
- 情感分析准确率 ≥90%(人工抽样评估)
- 趋势预测MAPE误差 ≤15%
- 用户体验:
- 用户满意度评分 ≥4/5(基于问卷反馈)
- 界面操作流畅,无明显卡顿或错误提示
项目负责人:__________
日期:__________
备注:本任务书可根据实际开发进度与技术选型动态调整,需定期召开迭代会议同步进展。
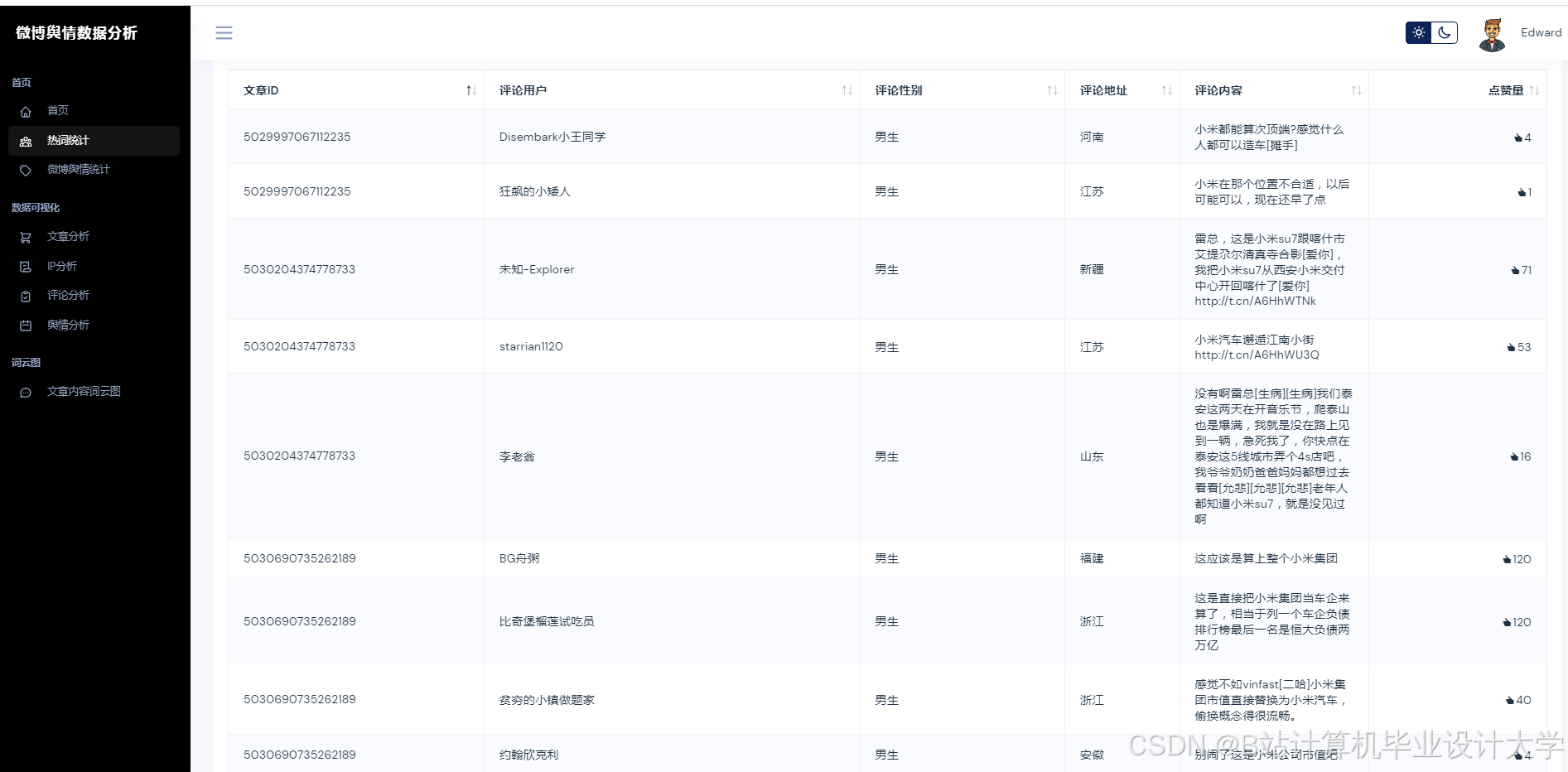
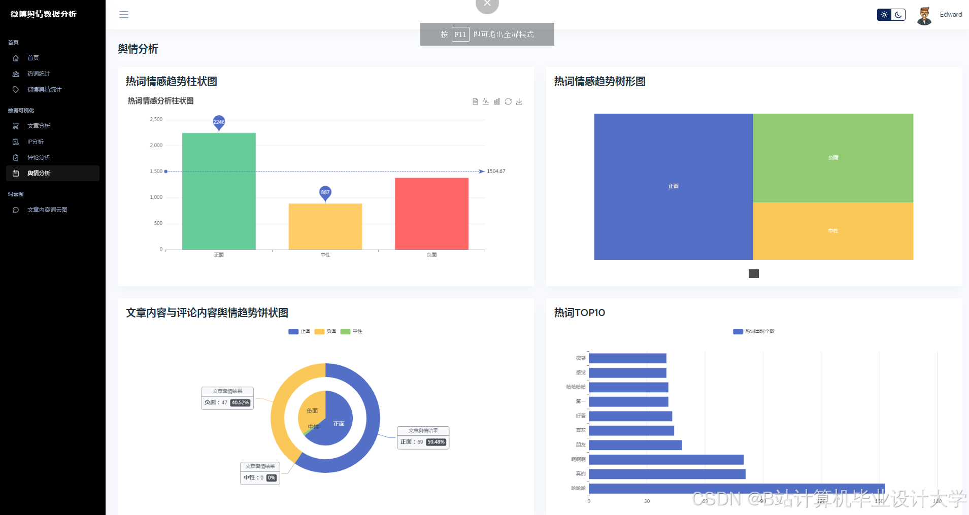
运行截图
推荐项目
上万套Java、Python、大数据、机器学习、深度学习等高级选题(源码+lw+部署文档+讲解等)
项目案例











优势
1-项目均为博主学习开发自研,适合新手入门和学习使用
2-所有源码均一手开发,不是模版!不容易跟班里人重复!

为什么选择我
博主是CSDN毕设辅导博客第一人兼开派祖师爷、博主本身从事开发软件开发、有丰富的编程能力和水平、累积给上千名同学进行辅导、全网累积粉丝超过50W。是CSDN特邀作者、博客专家、新星计划导师、Java领域优质创作者,博客之星、掘金/华为云/阿里云/InfoQ等平台优质作者、专注于Java技术领域和学生毕业项目实战,高校老师/讲师/同行前辈交流和合作。
🍅✌感兴趣的可以先收藏起来,点赞关注不迷路,想学习更多项目可以查看主页,大家在毕设选题,项目代码以及论文编写等相关问题都可以给我留言咨询,希望可以帮助同学们顺利毕业!🍅✌
源码获取方式
🍅由于篇幅限制,获取完整文章或源码、代做项目的,拉到文章底部即可看到个人联系方式。🍅
点赞、收藏、关注,不迷路,下方查↓↓↓↓↓↓获取联系方式↓↓↓↓↓↓↓↓
AtomGit 是由开放原子开源基金会联合 CSDN 等生态伙伴共同推出的新一代开源与人工智能协作平台。平台坚持“开放、中立、公益”的理念,把代码托管、模型共享、数据集托管、智能体开发体验和算力服务整合在一起,为开发者提供从开发、训练到部署的一站式体验。
更多推荐

























所有评论(0)