计算机毕业设计源码:Python电商数据分析与用户行为可视化平台 Django框架 可视化 数据分析 大数据 大模型 deepseek agent 电商 商品(建议收藏)✅
博主介绍:✌全网粉丝10W+,前互联网大厂软件研发、集结硕博英豪成立工作室。专注于计算机相关专业项目实战6年之久,选择我们就是选择放心、选择安心毕业✌
> 🍅想要获取完整文章或者源码,或者代做,拉到文章底部即可与我联系了。🍅🍅感兴趣的可以先收藏起来,点赞、关注不迷路,大家在毕设选题,项目以及论文编写等相关问题都可以给我留言咨询,希望帮助同学们顺利毕业 。🍅
1、毕业设计:2026年计算机专业毕业设计选题汇总(建议收藏)✅
2、大数据毕业设计:2026年选题大全 深度学习 python语言 JAVA语言 hadoop和spark(建议收藏)✅
1、项目介绍
技术栈
系统后端采用 Python 语言进行核心业务逻辑与数据处理开发,依托 Django 框架构建稳健的 MTV 架构,实现高效的 URL 路由与 ORM 数据库操作。前端数据可视化层面运用 Echarts 工具生成交互式图表,以直观呈现数据规律。数据存储选用轻量级 SQLite 数据库,满足 19 万条电商订单数据的高效读写与查询需求。
功能模块
· 注册登录模块
· 商品订单分析模块
· 用户分析模块
· 后台数据管理模块
项目介绍
本系统是基于 Python 与 Django 框架开发的电商订单数据分析可视化与用户行为分析平台。系统以 SQLite 数据库为核心,高效处理 19 万条电商订单数据,并运用 Echarts 实现数据的可视化呈现。平台涵盖注册登录、商品订单分析、用户分析及后台数据管理四大核心模块,旨在通过多维度的数据分析,帮助商家深入洞察用户行为与订单规律。系统能够为运营决策提供精准的数据支撑,助力商家优化运营策略、提升业务管理效率,实现数据驱动的精细化运营。
2、项目界面
(1)购买用户年龄段区间柱状图分析(少年、青少年、青年、中年、老年)、用户购买价格区间统计占比分析
该页面为电商数据分析的用户分析模块,包含购买用户年龄段分析柱状图与用户购买价格区间统计占比环形图,可直观展示不同年龄段用户数量分布及各价格区间的用户购买占比情况。
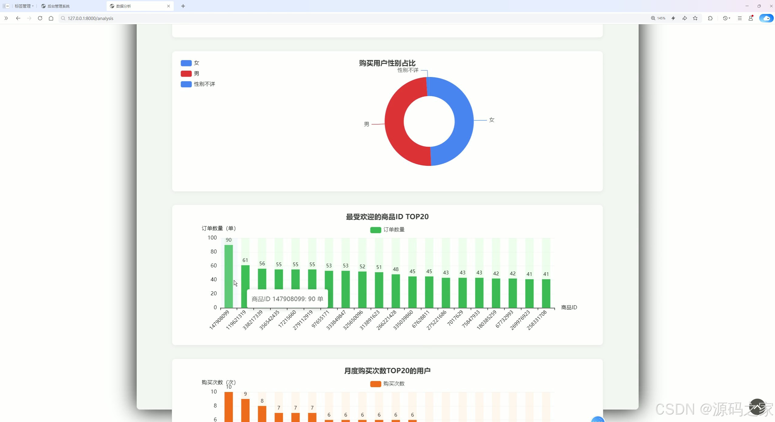
(2)购买用户性别占比、最受欢迎的商品ID Top20柱状图、月度购买次数Top20用户柱状图
该页面为电商数据分析模块,包含购买用户性别占比环形图、最受欢迎的商品ID TOP20柱状图以及月度购买次数TOP20的用户柱状图,可直观展示用户性别分布、热门商品订单情况及高活跃度用户购买频次信息。
(3)
1、各城市订单数据柱状图分析
2、每日订单量趋势折线图分析
该页面为电商数据分析的商品订单分析模块,包含各城市订单数据柱状图、每日订单量趋势折线图以及每小时订单量趋势分析图,可直观展示不同城市的订单分布、订单量随日期的变化趋势以及订单量在一天内不同时段的分布情况。

(4)每小时订单量趋势折线图分析
该页面为电商数据分析的商品订单分析模块,包含各城市订单数据柱状图、每日订单量趋势折线图以及每小时订单量趋势折线图,可直观展示不同城市的订单分布、订单量随日期的变化趋势以及订单量在一天内不同时段的分布情况。
(5)首页
该页面为电商数据分析可视化系统的首页,展示今日订单量、今日销售额、客单价、支付转化率等核心运营数据卡片,同时呈现当前用户信息、系统功能介绍及技术栈说明,可让用户快速掌握平台核心运营概况与系统功能。
(6)注册登录
该页面为电商数据分析系统的登录注册模块,设有首页登录与注册切换选项,包含用户名和密码输入框、确认登录按钮,支持账号记忆与历史账号提示,完成登录/注册后可进入系统核心功能页面。

(7)后台数据管理
该页面为电商后台管理系统的订单列表模块,以表格形式展示订单相关信息,支持按购买人搜索、新增、删除、导入导出订单数据及分页浏览操作,可实现对平台订单的高效管理与查询。
(8)后台数据管理
该页面为电商后台管理系统的数据列表模块,以表格形式展示用户及订单相关的多维度数据信息,支持按购买人搜索、新增、删除、导入导出数据及分页浏览操作,可实现对平台业务数据的全面管理与查询。

3、项目说明
一、技术栈简要说明
本系统后端基于 Python 语言开发,利用其丰富的数据处理能力对 19 万条电商订单进行清洗与统计分析。Web 框架采用 Django,通过其完善的 MTV 架构和 ORM 机制实现业务逻辑分层与数据库高效交互。前端可视化部分使用 Echarts 工具,借助其丰富的图表组件将分析结果转化为直观的柱状图、折线图及环形图。数据存储选用 SQLite 数据库,其轻量级特性能够满足中等规模数据的高效读写,同时降低系统部署复杂度。
二、核心功能模块详细介绍
系统围绕电商运营的数据分析需求,划分为首页监控、用户分析、商品订单分析及后台数据管理四大模块,为商家提供从宏观概览到微观洞察的完整数据链路。
· 首页数据监控模块
作为系统的总览入口,首页以卡片形式集中呈现今日订单量、今日销售额、客单价及支付转化率等核心运营指标。这些关键数据能够帮助管理者快速掌握平台实时动态。页面同时展示当前登录用户信息、系统功能导航及技术栈说明,使新用户能够迅速了解平台核心能力与操作方法,实现运营状况的一屏掌控。
· 用户分析模块
该模块从多维度构建用户画像,包含三组核心可视化图表。购买用户年龄段区间柱状图将用户划分为少年、青少年、青年、中年、老年五个层级,直观呈现核心消费群体的年龄分布。用户购买价格区间统计占比环形图则反映不同消费能力层级的用户比例,为商品定价与促销策略提供数据支撑。购买用户性别占比环形图进一步完善用户基础画像,帮助商家了解性别结构特征。
· 商品订单分析模块
此模块聚焦于订单数据的时空分布规律。各城市订单数据柱状图清晰展示不同地域的市场需求差异,为区域仓储布局与物流优化提供决策依据。每日订单量趋势折线图反映销售的季节性波动规律,辅助库存规划与促销活动排期。每小时订单量趋势折线图精准定位用户下单的高峰时段,便于商家优化客服排班与广告投放策略,提升运营效率。
· 热门商品与活跃用户分析模块
该模块聚焦于商品热度与用户活跃度分析。最受欢迎的商品 ID Top20 柱状图快速锁定爆款商品,帮助商家识别热销产品并指导库存倾斜。月度购买次数 Top20 用户柱状图则用于挖掘高活跃度用户,为高价值客户维护、会员等级划分及精准营销提供识别依据,助力提升用户留存与复购转化。
· 后台数据管理模块
作为系统的数据操作中枢,该模块采用表格形式集中管理订单与用户信息。管理人员可通过购买人姓名进行模糊查询,快速定位目标数据。模块支持新增、删除、导入及导出操作,满足日常数据维护需求。内置的分页浏览功能能够高效处理 19 万条数据记录,确保前台分析结果与后台数据实时同步,为商家提供灵活的数据维护与二次分析能力。
· 注册登录模块
该模块是系统的安全入口,提供统一的身份验证机制。页面设有登录与注册切换选项,用户通过输入用户名及密码完成身份核验。系统支持账号记忆功能,并对用户密码进行加密存储,保障访问安全与数据隐私。通过该模块的权限控制,确保不同角色用户能够安全访问相应的数据功能模块。
三、项目总结
本电商订单数据分析与用户行为可视化系统,基于 Python、Django、Echarts 及 SQLite 技术栈,成功构建了一个从数据采集存储、业务逻辑处理到前端可视化的完整闭环。系统依托 19 万条真实订单数据,实现了首页监控、用户画像分析、商品订单规律挖掘、热门商品识别及后台数据管理等功能。通过多维度的可视化图表,将复杂的数据库字段转化为直观的用户年龄分布、消费能力分层、地域订单差异及时段波动规律。对于电商运营者而言,该系统有效降低了数据分析的技术门槛,将原始订单数据转化为可执行的运营策略,真正实现了数据辅助决策的价值,适用于中小型电商企业快速推进数据化运营转型的实际需求。
4、核心代码
def get_data(request):
"""
获取列表信息 | 模糊查询
:param request:
:return:
"""
keyword = request.GET.get('name')
page = request.GET.get("page", '')
limit = request.GET.get("limit", '')
response_data = {}
response_data['code'] = 0
response_data['msg'] = ''
data = []
if keyword is None:
results_obj = User.objects.all()
else:
results_obj = User.objects.filter(name__contains=keyword).all()
paginator = Paginator(results_obj, limit)
results = paginator.page(page)
if results:
for user in results:
record = {
"id": user.id,
"name": user.name,
"password": user.password,
"phone": user.phone,
"role": user.role,
'create_time': user.create_time.strftime('%Y-%m-%d %H:%m:%S'),
"desc": user.description,
}
data.append(record)
response_data['count'] = len(results_obj)
response_data['data'] = data
return JsonResponse(response_data)
@login_request
def data(request):
"""
跳转页面
"""
return render(request, 'data.html', locals())
def edit_data(request):
"""
修改信息
"""
response_data = {}
user_id = request.POST.get('id')
username = request.POST.get('username')
phone = request.POST.get('phone')
User.objects.filter(id=user_id).update(
name=username,
phone=phone)
response_data['msg'] = 'success'
return JsonResponse(response_data, status=201)
def del_data(request):
"""
删除信息
"""
user_id = request.POST.get('id')
result = User.objects.filter(id=user_id).first()
try:
if not result:
response_data = {'error': '删除失败!', 'message': '找不到id为%s' % user_id}
return JsonResponse(response_data, status=403)
result.delete()
response_data = {'message': '删除成功!'}
return JsonResponse(response_data, status=201)
except Exception as e:
response_data = {'message': '删除失败!'}
return JsonResponse(response_data, status=403)
def save_file(file):
"""
保存文件
"""
if file is not None:
file_dir = os.path.join(workdir, 'static', 'uploadImg')
if not os.path.exists(file_dir):
os.mkdir(file_dir)
file_name = os.path.join(file_dir, file.name)
with open(file_name, 'wb')as f:
# chunks()每次读取数据默认 我64k
for chunk in file.chunks():
f.write(chunk)
f.close()
return file_name
else:
return None
def predict(request):
"""
预测代码
"""
image = request.FILES.get('image')
file_name = save_file(image)
file_path = os.path.join(workdir, 'static', 'uploadImg', image.name)
try:
result = main(file_path)
Info.objects.create(name=image.name,
status="成功",
result=status,
owner=request.session.get('username', 'admin'),
)
return JsonResponse({"result": status})
except Exception as e:
print(e)
return JsonResponse({"error": 403})
5、源码获取方式
🍅由于篇幅限制,获取完整文章或源码、代做项目的,查看我的【用户名】、【专栏名称】、【顶部选题链接】就可以找到我啦🍅
感兴趣的可以先收藏起来,点赞、关注不迷路,下方查看👇🏻获取联系方式👇🏻
AtomGit 是由开放原子开源基金会联合 CSDN 等生态伙伴共同推出的新一代开源与人工智能协作平台。平台坚持“开放、中立、公益”的理念,把代码托管、模型共享、数据集托管、智能体开发体验和算力服务整合在一起,为开发者提供从开发、训练到部署的一站式体验。
更多推荐

所有评论(0)