zabbix
文章目录
Zabbix
zabbix官网:Zabbix:企业级开源监控解决方案
部署手册:下载Zabbix
产品手册:产品手册
以下企业都在用:

当前支持版本

生命周期

Zabbix概述
Zabbix 由 Alexei Vladishev 创建,目前由 Zabbix SIA 积极开发和维护。Zabbix
是一款企业级开源分布式监控解决方案。
Zabbix 是一款用于监控网络众多参数、服务器/虚拟机/应用程序/服务/数据库/网站/云平台等健康状态和完整性的软件。 Zabbix 提供灵活的告警机制,允许用户为几乎任何事件配置基于邮件的告警,从而实现对服务器问题的快速响应。基于存储数据, Zabbix
提供出色的报表和数据可视化功能,使其成为容量规划的理想选择。
Zabbix 同时支持轮询和捕获两种方式。所有 Zabbix 报表、统计信息及配置参数均可通过基于 Web 的前端界面访问。该 Web 前端确保您可以从任何位置评估网络状态和服务器健康状况。经过适当配置, Zabbix 可在 IT
基础设施监控中发挥重要作用,无论是对拥有少量服务器的小型组织,还是对拥有众多服务器的大型企业都同样适用。
Zabbix 完全免费。 Zabbix 基于 GNU 通用公共许可证 version 第 2 版编写和分发,这意味着其源代码可自由分发并面向公众开放。
zabbix架构
Zabbix由多个主要软件组件构成。各组件职责概述如下。
服务器
Zabbixserver是核心组件,agents向其报告可用性、完整性信息及统计指标。服务器作为中央存储库,保存所有配置数据、统计数据和
运行数据。
数据库存储
所有配置信息以及Zabbix收集的数据均存储在数据库中。
Web 界面
为了从任何地方和任何平台轻松访问Zabbix,系统提供了基于Web的界面。该界面是Zabbix server的一部分,通常(但不一定)运行
在与服务器相同的物理机器上。
Proxy
Zabbix proxy可以代表Zabbix server 收集性能和可用性数据。proxy是Zabbix 部署中的可选组件,但它能有效分担单个Zabbix server
的负载。
Agent
Zabbix agents被部署在监控目标上,用于主动监控本地资源和应用程序,并将收集到的数据报告给Zabbix服务器。自Zabbix4.4起,
有两种类型的agents可用:Zabbix agent(轻量级,支持多种平台,使用C语言编写)和Zabbix agent2(高度灵活,易于通过插件扩
展,使用Go 语言编写)。
数据流
此外,退一步审视Zabbix内部整体数据流非常重要。为了create一个收集数据的监控项,你必须先create一个主机。转到Zabbix体系
的另一端,你必须先有一个监控项才能create触发器。你必须有一个触发器才能create动作。因此,如果你想收到服务器XCPU负载过
高的警报,你必须先为服务器Xcreate一个主机条目,接着创建一个监控其CPU的监控项,然后设置一个在CPU过高时激活的触发器,
最后配置一个发送邮件给你的动作。虽然这看起来步骤很多,但通过使用模板功能其实并不复杂。然而,正是这种设计使得create非常灵
活的配置成为可能。
搭建LNMP架构
Zabbix基于LNMP架构部署
zabbix-server通过Centos-7-template模板克隆产生
mysql001通过mysql01克隆产生
| 主机名 | IP | 功能 |
|---|---|---|
| zabbix-server | 192.168.108.50 | 安装zabbix |
| mysql001 | 192.168.108.51 | 被监控 |
安装nginx
#创建nginx的yum源
[root@zabbix-server ~]# vim /etc/yum.repos.d/nginx.repo
[nginx]
name=nginx repo
baseurl=http://nginx.org/packages/centos/7/$basearch/
enabled=1
gpgcheck=0
#安装nginx
[root@zabbix-server ~]# yum install nginx -y
#开启服务
[root@zabbix-server ~]# systemctl start nginx
[root@zabbix-server ~]# systemctl enable nginx
#防火墙添加通过http
[root@zabbix-server ~]# firewall-cmd --add-service=http --zone=public
success
[root@zabbix-server ~]# firewall-cmd --add-service=http --zone=public --permanent
success
[root@zabbix-server ~]# firewall-cmd --reload
success
[root@zabbix-server ~]#
先测试nginx环境

安装mariadb
配置yum源
#配置Mariadb10.x yum源(zabbix6.0必须使用该版本,低版本不支持)
[root@zabbix-server ~]# vim /etc/yum.repos.d/mariadb.repo
[mariadb]
name = MariaDB
baseurl = https://mirrors.aliyun.com/mariadb/yum/10.6/centos7-amd64/
enabled = 1
gpgcheck = 0
下载mariadb
[root@zabbix-server ~]# yum -y install mariadb-server mariadb
#开启服务
[root@zabbix-server ~]# systemctl enable mariadb --now
#设置root密码
[root@zabbix-server ~]# mysql
Welcome to the MariaDB monitor. Commands end with ; or \g.
Your MariaDB connection id is 3
Server version: 10.6.19-MariaDB MariaDB Server
Copyright (c) 2000, 2018, Oracle, MariaDB Corporation Ab and others.
Type 'help;' or '\h' for help. Type '\c' to clear the current input statement.
MariaDB [(none)]> DELETE FROM mysql.user WHERE User='';
Query OK, 2 rows affected (0.010 sec)
MariaDB [(none)]> ALTER USER root@localhost IDENTIFIED BY 'root123';
Query OK, 0 rows affected (0.005 sec)
MariaDB [(none)]>
连接数据库测试
[root@zabbix-server ~]# mysql -uroot -proot123
Welcome to the MariaDB monitor. Commands end with ; or \g.
Your MariaDB connection id is 5
Server version: 10.6.19-MariaDB MariaDB Server
Copyright (c) 2000, 2018, Oracle, MariaDB Corporation Ab and others.
Type 'help;' or '\h' for help. Type '\c' to clear the current input statement.
MariaDB [(none)]>
安装php
[root@zabbix-server ~]# yum -y install epel-release
[root@zabbix-server ~]# sed -i "s/#baseurl/baseurl/g" /etc/yum.repos.d/epel.repo
[root@zabbix-server ~]# sed -i "s/metalink/#metalink/g" /etc/yum.repos.d/epel.repo
[root@zabbix-server ~]# sed -i "s@https\?://download.[a-z]*\.\?[a-z]*/pub@https://repo.huaweicloud.com@g" /etc/yum.repos.d/epel.repo
[root@zabbix-server ~]# rpm -Uvh https://mirror.webtatic.com/yum/el7/webtatic-release.rpm
[root@zabbix-server ~]# yum -y install php72w php72w-cli php72w-common php72w-devel php72w-embedded php72w-gd php72w-mbstring php72w-pdo php72w-xml php72w-fpm php72w-mysqlnd php72w-opcache php72w-ldap php72w-bcmath
配置nginx支持php
#修改php-fpm配置文件,把apache改为nginx
[root@zabbix-server ~]# vim /etc/php-fpm.d/www.conf
8 user = nginx
10 group = nginx
#配置location,在index中添加index.php。以支持index.php的首页
[root@zabbix-server ~]# vim /etc/nginx/conf.d/default.conf
9 index index.php index.html index.htm;
#配置php请求被传送到后端的php-fpm模块,默认情况下php配置块是被注释的,此时去掉注释并修改
#把fastcgi_param中的/scripts改为$document_root。root是配置php程序放置的根目录。
29 location ~ \.php$ {
30 root /usr/share/nginx/html; #改成/usr/share/nginx/html
31 fastcgi_pass 127.0.0.1:9000;
32 fastcgi_index index.php;
33 fastcgi_param SCRIPT_FILENAME $document_root$fastcgi_script_name; #修改这
34 include fastcgi_params;
35 }
配置php
#修改PHP配置文件
[root@zabbix-server ~]# vim /etc/php.ini
202 short_open_tag = On #支持php短标签
359 expose_php = Off #隐藏php版本
#以下为zabbix优化配置要求
368 max_execution_time = 300 #执行时间
378 max_input_time = 300 #接收数据等待时间
389 memory_limit = 128M #每个脚本占用内存
656 post_max_size = 16M #POST数据大小
799 upload_max_filesize = 2M #上传文件大小
800 always_populate_raw_post_data = -1 #原来空的,需要添加
877 date.timezone = Asia/Shanghai #时区
#启动php-fpm服务
[root@zabbix-server ~]# systemctl enable php-fpm --now
#重启nginx
[root@zabbix-server ~]# systemctl restart nginx
测试
测试php首页
[root@zabbix-server ~]# vim /usr/share/nginx/html/info.php
<?php
phpinfo();
?>

测试连接数据库
[root@zabbix-server ~]# vim /usr/share/nginx/html/info.php
<?php
$link=mysqli_connect('127.0.0.1','root','root123');
if ($link) echo "success";
else echo "fail";
?>
# $link=mysqli_connect('127.0.0.1','root','root123'); 设置变量$link,连接数据库
# if ($link) echo "success"; 如果连接上输出success
# else echo "fail"; 连接不上输出fail
注:mysql_connect扩展自 PHP 5.5.0 起已废弃,改用mysqli或pdo_mysql

# 创建zabbix用的数据库及账号
[root@zabbix-server ~]# mysql -uroot -proot123
Welcome to the MariaDB monitor. Commands end with ; or \g.
Your MariaDB connection id is 19
Server version: 10.5.10-MariaDB MariaDB Server
Copyright (c) 2000, 2018, Oracle, MariaDB Corporation Ab and others.
Type 'help;' or '\h' for help. Type '\c' to clear the current input statement.
MariaDB [(none)]> CREATE DATABASE zabbix character set utf8 collate utf8_bin;
Query OK, 1 row affected (0.001 sec)
MariaDB [(none)]> GRANT all privileges ON *.* TO 'zabbix'@'%' IDENTIFIED BY 'zabbix123';
Query OK, 0 rows affected (0.002 sec)
MariaDB [(none)]> GRANT all privileges ON *.* TO 'zabbix'@'localhost' IDENTIFIED BY 'zabbix123';
Query OK, 0 rows affected (0.002 sec)
MariaDB [(none)]> flush privileges;
Query OK, 0 rows affected (0.002 sec)
MariaDB [(none)]> quit
Bye
[root@zabbix-server ~]#
collate的作用
对于mysql中那些字符类型的列,如VARCHAR,CHAR,TEXT类型的列,都需要有一个COLLATE类型来告知mysql如何对该列进行排序和比较。COLLATE会影响到ORDER BY语句的顺序,会影响到WHERE条件中大于小于号筛选出来的结果,会影响DISTINCT、GROUP BY、HAVING语句的查询结果。另外,mysql建索引的时候,如果索引列是字符类型,也会影响索引创建,只不过这种影响我们感知不到。凡是涉及到字符类型比较或排序的地方,都会和COLLATE有关。
测试连接zaabix数据库
[root@zabbix-server ~]# vim /usr/share/nginx/html/info.php
<?php
$link=mysqli_connect('127.0.0.1','zabbix','zabbix123');
if ($link) echo "Zabbix数据库连接成功";
else echo "Zabbix数据库连接失败";
?>
测试

zabbix-server
导入数据库
#解压
[root@zabbix-server ~]# tar zxvf zabbix-6.0.6.tar.gz
#导入数据库
[root@zabbix-server ~]# cd /root/zabbix-6.0.6/database/mysql/ #将该目录的数据库导入zabbix数据库
[root@zabbix-server mysql]# ls
data.sql double.sql history_pk_prepare.sql images.sql Makefile.am Makefile.in schema.sql
[root@zabbix-server mysql]# mysql -uroot -proot123 zabbix < schema.sql
[root@zabbix-server mysql]# mysql -uroot -proot123 zabbix < images.sql
[root@zabbix-server mysql]# mysql -uroot -proot123 zabbix < data.sql
[root@zabbix-server mysql]# mysql -uroot -proot123 zabbix < double.sql
[root@zabbix-server mysql]# mysql -uroot -proot123 zabbix < history_pk_prepare.sql
#进入zabbix数据库查看
[root@zabbix-server mysql]# mysql -uroot -proot123
Welcome to the MariaDB monitor. Commands end with ; or \g.
Your MariaDB connection id is 32
Server version: 10.5.10-MariaDB MariaDB Server
Copyright (c) 2000, 2018, Oracle, MariaDB Corporation Ab and others.
Type 'help;' or '\h' for help. Type '\c' to clear the current input statement.
MariaDB [(none)]> use zabbix;
Reading table information for completion of table and column names
You can turn off this feature to get a quicker startup with -A
Database changed
MariaDB [zabbix]> show tables;
+----------------------------+
| Tables_in_zabbix |
+----------------------------+
| acknowledges |
......
| widget_field |
+----------------------------+
178 rows in set (0.002 sec) #是178条
MariaDB [zabbix]>
安装软件包
#安装zabbix环境包
[root@zabbix-server ~]# yum install -y mysql-devel pcre-devel openssl-devel zlib-devel libxml2-devel net-snmp-devel net-snmp libssh2-devel OpenIPMI-devel libevent-devel openldap-devel libcurl-devel fping gcc gcc-c++ make
# 创建zabbix用户
[root@zabbix-server ~]# useradd -s /sbin/nologin -M zabbix
#使得编译器在编译 C 代码时使用 GNU C99 标准
[root@zabbix-server ~]# export CFLAGS="-std=gnu99"
#执行configure脚本
[root@zabbix-server ~]# cd zabbix-6.0.6/
[root@zabbix-server zabbix-6.0.6]# ./configure --sysconfdir=/etc/zabbix/ --enable-server --with-mysql --with-net-snmp --with-libxml2 --with-ssh2 --with-openipmi --with-zlib --with-libpthread --with-libevent --with-openssl --with-ldap --with-libcurl --with-libpcre
#安装
[root@zabbix-server zabbix-6.0.6]# make install
#检查版本
[root@zabbix-server ~]# zabbix_server --version
修改zabbix-server配置文件
[root@zabbix-server ~]# vim /etc/zabbix/zabbix_server.conf
38 LogFile=/var/log/zabbix_server.log
123 DBPassword=zabbix123
#创建日志文件并修改属组和属主
[root@zabbix-server ~]# touch /var/log/zabbix_server.log
[root@zabbix-server ~]# chown zabbix.zabbix /var/log/zabbix_server.log
#创建并添加systemctl服务管理zabbix-server
[root@zabbix-server ~]# vim /usr/lib/systemd/system/zabbix-server.service
#添加下面这段话,直接复制
[Unit]
Description=Zabbix Server with MySQL DB
After=syslog.target network.target mysqld.service
[Service]
Type=simple
ExecStart=/usr/local/sbin/zabbix_server -f
User=zabbix
[Install]
WantedBy=multi-user.target
#启动zabbix
[root@zabbix-server ~]# systemctl start zabbix-server
[root@zabbix-server ~]# netstat -ntap | grep 10051
tcp 0 0 0.0.0.0:10051 0.0.0.0:* LISTEN 2610/zabbix_server
前端页面复制到站点
[root@zabbix-server ~]# cp -r /root/zabbix-6.0.6/ui/* /usr/share/nginx/html/ #提供网站前端
[root@zabbix-server ~]# chown -R nginx:nginx /usr/share/nginx/html/
http://192.168.108.50







默认登陆用户名:Admin
默认登陆密码:zabbix


被监控端
安装agent
通过前面mysql章节的mysql01克隆mysql001
[root@mysql001 ~]# systemctl stop firewalld.service
[root@mysql001 ~]# setenforce 0
[root@mysql001 ~]# hostnamectl set-hostname mysql001
#更新CA
[root@mysql001 ~]# yum update ca-certificates -y
#安装软件包
[root@mysql001 ~]# rpm -ivh https://repo.zabbix.com/zabbix/6.0/rhel/7/x86_64/zabbix-release-6.0-4.el7.noarch.rpm
[root@mysql001 ~]# yum install zabbix-agent2 -y
#启动服务
[root@mysql001 ~]# systemctl enable zabbix-agent2.service --now
#修改配置文件
[root@mysql001 ~]# vim /etc/zabbix/zabbix_agent2.conf
13 PidFile=/var/run/zabbix/zabbix_agent2.pid
32 LogFile=/var/log/zabbix/zabbix_agent2.log
43 LogFileSize=0
82 Server=192.168.108.50 #指向监控服务器
135 ServerActive=192.168.108.50 #指向监控服务器
146 Hostname=mysql001 #名称
283 Include=/etc/zabbix/zabbix_agent2.d/plugins.d/*.conf
#重启服务(先不重启看看配置生效不)
[root@mysql001 ~]# systemctl restart zabbix-agent2
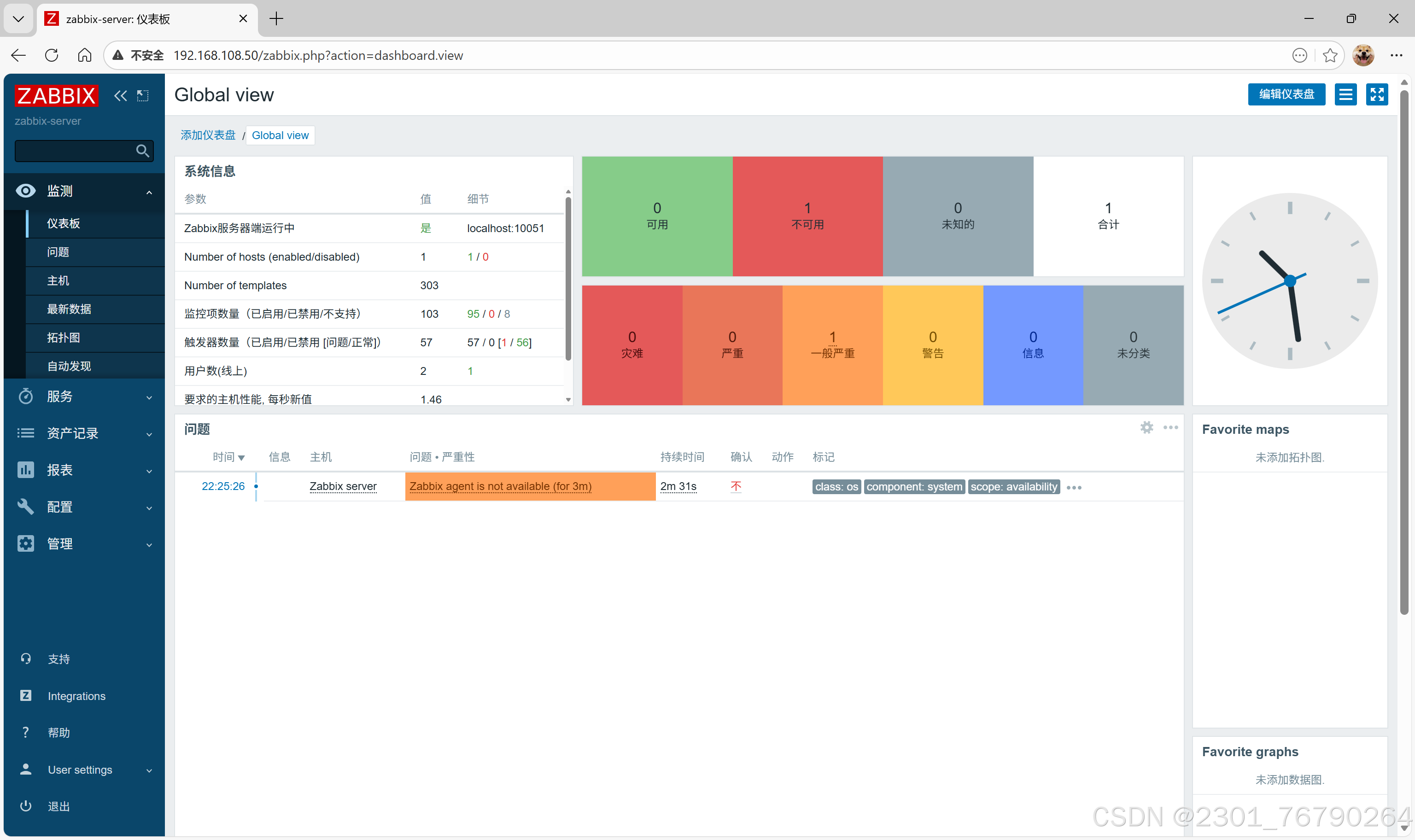
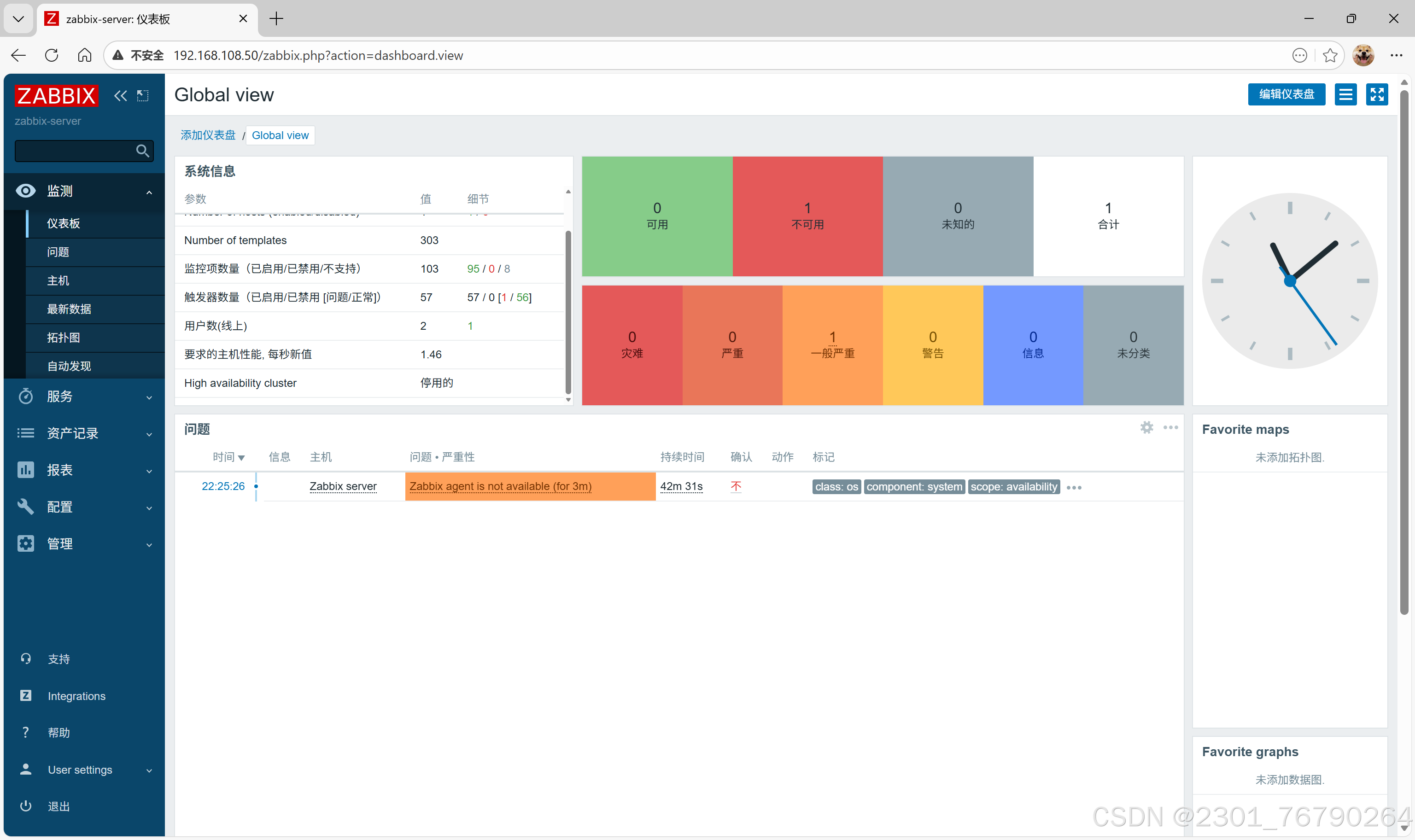
zabbix管理
http://192.168.108.50
zabbix首页登录后

监控主机
配置->模板

定义模板新名称



添加数据库信息
$MYSQL.DSN 写被监控端数据库IP

配置->主机->创建主机

群组>选择


模板>选择




被监控主机配置
Inteerfaces: 添加>客户端
端口是10050,是zabbix客户端插件监听端口


添加后直接生成
可用性:绿色正常,一开始灰色等一会
AtomGit 是由开放原子开源基金会联合 CSDN 等生态伙伴共同推出的新一代开源与人工智能协作平台。平台坚持“开放、中立、公益”的理念,把代码托管、模型共享、数据集托管、智能体开发体验和算力服务整合在一起,为开发者提供从开发、训练到部署的一站式体验。
更多推荐



所有评论(0)