Prometheus+Grafana监控Kubernetes
涉及文件下载地址:链接:https://pan.baidu.com/s/18XHK7ex_J0rzTtfW-QA2eA 密码:0qn6
文件中需要下载的镜像需要自己提前下载好,eg:prom/node-exporter:v0.16.0
Prometheus官方网址,或者百度自己了解脑补:https://prometheus.io/

官方文档说明链接
Prometheus是一个开源的系统监控工具。
根据配置的任务(job)以http/s周期性的收刮(scrape/pull)
指定目标(target)上的指标(metric)。目标(target)
可以以静态方式或者自动发现方式指定。
Prometheus将收刮(scrape)的指标(metric)保存在本地或者远程存储上。
Prometheus以pull方式来收集指标。对比push方式,
pull可以集中配置、针对不同的视角搭建不同的监控系统
Prometheus Server:核心组件,负责收刮和存储时序数据(time series data),并且提供查询接口;
Jobs/Exporters:客户端,监控并采集指标,对外暴露HTTP服务(/metrics);
目前已经有很多的软件原生就支持Prometjeus,提供/metrics,可以直接使用;
对于像操作系统已经不提供/metrics的应用,可以使用现有的exporters
或者开发自己的exporters来提供/metrics服务;
Pushgateway:针对push系统设计,Short-lived jobs定时将指标push到Pushgateway,再由Prometheus Server从Pushgateway上pull;
Alertmanager:报警组件,根据实现配置的规则(rule)进行响应,例如发送邮件;
Web UI:Prometheus内置一个简单的Web控制台,可以查询指标,查看配置信息或者Service Discovery等,实际工作中,查看指标或者创建仪表盘通常使用Grafana,Prometheus作为Grafana的数据源;
数据结构
Prometheus按照时间序列存储指标,每一个指标都由Notation + Samples组成:
Notation:通常有指标名称与一组label组成:
<metric name>{<label name>=<label value>, ...}
Samples:样品,通常包含一个64位的浮点值和一个毫秒级的时间戳
下面是在Mac上安装使用Prometheus+Grafana监控Kubernetes演示
链接==-==Kubernetes Dashboard 安装,快速,简便运行Dashboard
环境如下:Docker for Mac 或者 Edge 版本的内置的 Kubernetes 集群

- 命令查看环境信息
shenhl:~ user$ kubectl get nodes -o wide
NAME STATUS ROLES AGE VERSION EXTERNAL-IP OS-IMAGE KERNEL-VERSION CONTAINER-RUNTIME
docker-for-desktop Ready master 20d v1.9.6 <none> Docker for Mac 4.9.87-linuxkit-aufs docker://18.5.0
shenhl:~ user$ kubectl get pods --all-namespaces -o wide
NAMESPACE NAME READY STATUS RESTARTS AGE IP NODE
default kubernetes-bootcamp-5dbf48f7d4-dtn4f 1/1 Running 0 14d 10.1.0.92 docker-for-desktop
default mysql-756vx 1/1 Running 0 11d 10.1.0.96 docker-for-desktop
default myweb-494kv 1/1 Running 0 8d 10.1.0.102 docker-for-desktop
default myweb-77r2b 1/1 Running 0 8d 10.1.0.101 docker-for-desktop
default myweb-7p7h8 1/1 Running 0 8d 10.1.0.98 docker-for-desktop
default myweb-jbfs9 1/1 Running 0 8d 10.1.0.100 docker-for-desktop
default myweb-v6mnf 1/1 Running 0 8d 10.1.0.99 docker-for-desktop
docker compose-5d4f4d67b6-ttmpk 1/1 Running 0 20d 10.1.0.94 docker-for-desktop
docker compose-api-7bb7b5968f-bgvz8 1/1 Running 1 20d 192.168.65.3 docker-for-desktop
kube-system etcd-docker-for-desktop 1/1 Running 7 20d 192.168.65.3 docker-for-desktop
kube-system kube-apiserver-docker-for-desktop 1/1 Running 7 20d 192.168.65.3 docker-for-desktop
kube-system kube-controller-manager-docker-for-desktop 1/1 Running 7 20d 192.168.65.3 docker-for-desktop
kube-system kube-dns-6f4fd4bdf-bxkgg 3/3 Running 0 20d 10.1.0.95 docker-for-desktop
kube-system kube-proxy-znhpr 1/1 Running 0 20d 192.168.65.3 docker-for-desktop
kube-system kube-scheduler-docker-for-desktop 1/1 Running 7 20d 192.168.65.3 docker-for-desktop
kube-system kubernetes-dashboard-5bd6f767c7-z7zqt 1/1 Running 1 15d 10.1.0.93 docker-for-desktop
ns-monitor grafana-7bcf9c9f9-2g5bf 1/1 Running 0 8d 10.1.0.103 docker-for-desktop
ns-monitor node-exporter-vpmm8 1/1 Running 0 7h 192.168.65.3 docker-for-desktop
ns-monitor prometheus-65565d74b8-ctx7b 1/1 Running 0 8d 10.1.0.97 docker-for-desktop
shenhl:~ user$
- Kubernetes的Dashboard

- 在kubernetest中创建namespace叫做ns-monitor
创建文件名:namespace.yaml,内容如下:
【文件在百度云盘可下载链接:https://pan.baidu.com/s/18XHK7ex_J0rzTtfW-QA2eA 密码:0qn6】
apiVersion: v1
kind: Namespace
metadata:
name: ns-monitor
labels:
name: ns-monitor
在文件目录处,执行创建命令如下:

kubectl apply -f namespace.yaml
- 在kubernetest中部署node-exporter,Node-exporter用于采集kubernetes集群中各个节点的物理指标,比如:Memory、CPU等。可以直接在每个物理节点是直接安装,这里我们使用DaemonSet部署到每个节点上,使用 hostNetwork: true 和 hostPID: true 使其获得Node的物理指标信息,配置tolerations使其在master节点也启动一个pod。
创建文件名:node-exporter.yaml文件,内容如下:
【文件在百度云盘可下载链接:https://pan.baidu.com/s/18XHK7ex_J0rzTtfW-QA2eA 密码:0qn6】
kind: DaemonSet
apiVersion: apps/v1beta2
metadata:
labels:
app: node-exporter
name: node-exporter
namespace: ns-monitor
spec:
revisionHistoryLimit: 10
selector:
matchLabels:
app: node-exporter
template:
metadata:
labels:
app: node-exporter
spec:
containers:
- name: node-exporter
image: prom/node-exporter:v0.16.0
ports:
- containerPort: 9100
protocol: TCP
name: http
hostNetwork: true
hostPID: true
tolerations:
- effect: NoSchedule
operator: Exists
---
kind: Service
apiVersion: v1
metadata:
labels:
app: node-exporter
name: node-exporter-service
namespace: ns-monitor
spec:
ports:
- name: http
port: 9100
nodePort: 31672
protocol: TCP
type: NodePort
selector:
app: node-exporter
在文件目录处,执行创建命令如下:
kubectl apply -f node-exporter.yaml
查看创建是否成功:

kubectl get pods -n ns-monitor -o wide
检验node-exporter是否都成功运行
http://127.0.0.1:31672/metrics或者http://127.0.0.1:9100/metrics

- 在kubernetest中部署Prometheus
官方参考文档:/etc/prometheus/prometheus.yaml的配置
创建文件名prometheus.yaml,内容如下:
【文件在百度云盘可下载链接:https://pan.baidu.com/s/18XHK7ex_J0rzTtfW-QA2eA 密码:0qn6】
---
apiVersion: rbac.authorization.k8s.io/v1beta1
kind: ClusterRole
metadata:
name: prometheus
rules:
- apiGroups: [""] # "" indicates the core API group
resources:
- nodes
- nodes/proxy
- services
- endpoints
- pods
verbs:
- get
- watch
- list
......为节省篇幅,此处省略,请在百度云盘下载
执行创建命令
kubectl apply -f prometheus.yaml
kubectl get pods -n ns-monitor -o wide
验证prometheus的正确性:http://127.0.0.1:31710/graph 或者 http://127.0.0.1:31710/service-discovery 或者 http://127.0.0.1:31710/targets

- 在kubernetest中部署grafana
创建grafana.yaml文件,内容如下:
【文件在百度云盘可下载链接:https://pan.baidu.com/s/18XHK7ex_J0rzTtfW-QA2eA 密码:0qn6】
apiVersion: v1
kind: PersistentVolume
metadata:
name: "grafana-data-pv"
labels:
name: grafana-data-pv
release: stable
spec:
capacity:
storage: 5Gi
accessModes:
- ReadWriteOnce
persistentVolumeReclaimPolicy: Recycle
nfs:
path: /nfs/grafana/data
server: 192.168.65.3
---
apiVersion: v1
kind: PersistentVolumeClaim
metadata:
name: grafana-data-pvc
namespace: ns-monitor
spec:
accessModes:
- ReadWriteOnce
resources:
requests:
storage: 5Gi
selector:
matchLabels:
name: grafana-data-pv
release: stable
---
kind: Deployment
apiVersion: apps/v1beta2
metadata:
labels:
app: grafana
name: grafana
namespace: ns-monitor
spec:
replicas: 1
revisionHistoryLimit: 10
selector:
matchLabels:
app: grafana
template:
metadata:
labels:
app: grafana
spec:
containers:
- name: grafana
image: grafana/grafana:latest
env:
- name: GF_AUTH_BASIC_ENABLED
value: "true"
- name: GF_AUTH_ANONYMOUS_ENABLED
value: "false"
readinessProbe:
httpGet:
path: /login
port: 3000
volumeMounts:
- mountPath: /var/lib/grafana
name: grafana-data-volume
ports:
- containerPort: 3000
protocol: TCP
volumes:
- name: grafana-data-volume
persistentVolumeClaim:
claimName: grafana-data-pvc
---
kind: Service
apiVersion: v1
metadata:
labels:
app: grafana
name: grafana-service
namespace: ns-monitor
spec:
ports:
- port: 3000
targetPort: 3000
selector:
app: grafana
type: NodePort
执行创建命令、并查看
kubectl apply -f grafana.yaml
kubectl get pods -n ns-monitor -o wide
验证grafana是否成功运行:http://127.0.0.1:30591/login 默认用户名和密码:admin/admin

- 配置grafana:把prometheus配置成数据源
http://prometheus-service.ns-monitor:9090这个链接的来源:

- 然后导入Dashboard

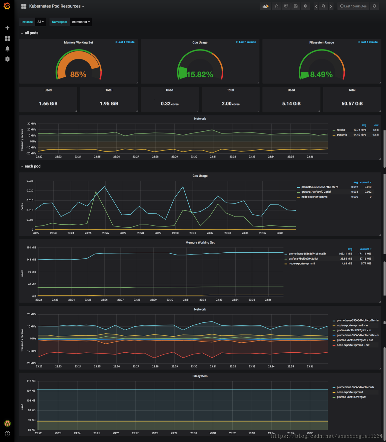
- 再把 kubernetes的Dashboard的模板导入进来显示:直接把JSON格式内容复制进来就行
【文件在百度云盘可下载链接:https://pan.baidu.com/s/18XHK7ex_J0rzTtfW-QA2eA 密码:0qn6】
{
"__inputs": [
{
"name": "DS_PROMETHEUS",
"label": "prometheus",
"description": "",
"type": "datasource",
"pluginId": "prometheus",
"pluginName": "Prometheus"
}
],
"__requires": [
{
"type": "grafana",
"id": "grafana",
"name": "Grafana",
"version": "5.0.4"
},
......为节省篇幅,此处省略内容

Dashboard中的每一个Panel可以自行编辑、保存和回滚!
如果instance下拉框显示有问题,点击右上方的设置(settings)~变量(Variables),
修改$instance变量的Regex值,可以直接清空;
配置数据源、导入Dashboard、安装插件等这些操作可以配置到grafana.yaml文件中,
但是配置过程比较麻烦,这里先提供在界面上操作的说明,后期需要再处理。


参考blog:https://blog.csdn.net/chenleiking/article/details/80009529
参考官网:https://prometheus.io/
更多推荐

所有评论(0)